Правила устройства электроустановок. Раздел 4. Распределительные устройства и подстанции

Редакция от 20.06.2003 — Действует

ПРАВИЛА УСТРОЙСТВА ЭЛЕКТРОУСТАНОВОК

Раздел 1 Общие правила

Глава 1.1 Общая часть (издание 7, утв. Приказом Минэнерго РФ от 08.07.2002 N 204)

Глава 1.2 Электроснабжение и электрические сети (издание 7, утв. Приказом Минэнерго РФ от 08.07.2002 N 204)

Глава 1.3 Выбор проводников по нагреву, экономической плотности тока и по условиям короны (издание 6, утв. Главтехуправлением, Госэнергонадзором Минэнерго СССР 05.10.79)

Глава 1.4 Выбор электрических аппаратов и проводников по условиям короткого замыкания (издание 6, утв. Главтехуправлением, Госэнергонадзором Минэнерго СССР 05.10.79)

Глава 1.5 Учет электроэнергии (издание 6, утв. Главтехуправлением, Госэнергонадзором Минэнерго СССР 05.10.79)

Глава 1.6 Измерения электрических величин (издание 6, утв. Главтехуправлением, Госэнергонадзором Минэнерго СССР 05.10.79)

Глава 1.7 Заземление и защитные меры электробезопасности (издание 7, утв. Приказом Минэнерго РФ от 08.07.2002 N 204)

Глава 1.8 Нормы приемо-сдаточных испытаний (издание 7, утв. Приказом Минэнерго РФ от 09.04.2003 N 150)

Глава 1.9 Изоляция электроустановок (издание 7, утв. Приказом Минэнерго РФ от 08.07.2002 N 204)

Раздел 2 Канализация электроэнергии

Глава 2.1. Электропроводки (издание 6, утв. Главтехуправлением, Госэнергонадзором Минэнерго СССР 05.10.79)

Глава 2.2 Токопроводы напряжением до 35 кВ (издание 6, утв. Главтехуправлением, Госэнергонадзором Минэнерго СССР 05.10.79)

Глава 2.3 Кабельные линии напряжением до 220 кВ (издание 6, утв. Главтехуправлением, Госэнергонадзором Минэнерго СССР 05.10.79)

Глава 2.4 Воздушные линии электропередачи напряжением до 1 кВ (издание 7, утв. Приказом Минэнерго РФ от 20.05.2003 N 187)

Глава 2.5 Воздушные линии электропередачи напряжением выше 1 кВ (издание 7, утв. Приказом Минэнерго РФ от 20.05.2003 N 187)

Раздел 3 Защита и автоматика

Глава 3.1 Защита электрических сетей напряжением до 1 кВ (издание 6, утв. Главтехуправлением, Госэнергонадзором Минэнерго СССР 05.10.79)

Глава 3.2 Релейная защита (издание 6, утв. Главтехуправлением, Госэнергонадзором Минэнерго СССР 05.10.79)

Глава 3.3 Автоматика и телемеханика (издание 6, утв. Главтехуправлением, Госэнергонадзором Минэнерго СССР 05.10.79)

Глава 3.4 Вторичные цепи (издание 6, утв. Главтехуправлением, Госэнергонадзором Минэнерго СССР 05.10.79)

Раздел 4 Распределительные устройства и подстанции

Глава 4.1 Распределительные устройства напряжением до 1 KB переменного тока и до 1,5 KB постоянного тока (издание 7, утв. Приказом Минэнерго РФ от 20.06.2003 N 242)

Глава 4.2 Распределительные устройства и подстанции напряжением выше 1 KB (издание 7, утв. Приказом Минэнерго РФ от 20.06.2003 N 242)

Глава 4.3 Преобразовательные подстанции и установки (издание 6, утв. Главтехуправлением, Госэнергонадзором Минэнерго СССР 05.10.79)

Глава 4.4 Аккумуляторные установки (издание 6, утв. Главтехуправлением, Госэнергонадзором Минэнерго СССР 05.10.79)

Раздел 5 Электросиловые установки

Глава 5.1 Электромашинные помещения (издание 6, утв. Главтехуправлением, Госэнергонадзором Минэнерго СССР 05.10.79)

Глава 5.2 Генераторы и синхронные компенсаторы (издание 6, утв. Главтехуправлением, Госэнергонадзором Минэнерго СССР 05.10.79)

Глава 5.3 Электродвигатели и их коммутационные аппараты (издание 6, утв. Главтехуправлением, Госэнергонадзором Минэнерго СССР 05.10.79)

Глава 5.4 Электрооборудование кранов (издание 6, утв. Главтехуправлением, Госэнергонадзором Минэнерго СССР 05.10.79)

Глава 5.5 Электрооборудование лифтов (издание 6, утв. Главтехуправлением, Госэнергонадзором Минэнерго СССР 05.10.79)

Глава 5.6 Конденсаторные установки (издание 6, утв. Главтехуправлением, Госэнергонадзором Минэнерго СССР 05.10.79)

Раздел 6 Электрическое освещение

Глава 6.1 Общая часть (издание 7, утв. Минтопэнерго РФ 06.10.99)

Глава 6.2 Внутреннее освещение (издание 7, утв. Минтопэнерго РФ 06.10.99)

Глава 6.3 Наружное освещение (издание 7, утв. Минтопэнерго РФ 06.10.99)

Глава 6.4 Световая реклама, знаки и иллюминация (издание 7, утв. Минтопэнерго РФ 06.10.99)

Глава 6.5 Управление освещением (издание 7, утв. Минтопэнерго РФ 06.10.99)

Глава 6.6 Осветительные приборы и электроустановочные устройства (издание 7, утв. Минтопэнерго РФ 06.10.99)

Раздел 7 Электрооборудование специальных установок

Глава 7.1 Электроустановки жилых, общественных, административных и бытовых зданий (издание 7, утв. Минтопэнерго РФ 06.10.99)

Глава 7.2 Электроустановки зрелищных предприятий, клубных учреждений и спортивных сооружений (издание 7, утв. Минтопэнерго РФ 06.10.99)

Глава 7.3 Электроустановки во взрывоопасных зонах (издание 6, утв. Главтехуправлением, Госэнергонадзором Минэнерго СССР 05.10.79)

Глава 7.4 Электроустановки в пожароопасных зонах (издание 6, утв. Главтехуправлением, Госэнергонадзором Минэнерго СССР 05.10.79)

Глава 7.5 Электротермические установки (издание 7, утв. Приказом Минэнерго РФ от 08.07.2002 N 204)

Глава 7.6 Электросварочные установки (издание 7, утв. Приказом Минэнерго РФ от 08.07.2002 N 204)

Глава 7.7 Торфяные электроустановки (издание 6, утв. Главтехуправлением, Госэнергонадзором Минэнерго СССР 05.10.79)

Глава 7.10 Электролизные установки и установки гальванических покрытий (издание 7), утв. Приказом Минэнерго РФ от 08.07.2002 N 204)

РАЗДЕЛ 4

РАСПРЕДЕЛИТЕЛЬНЫЕ УСТРОЙСТВА И ПОДСТАНЦИИ

УТВЕРЖДЕНО
Приказом Минэнерго России
от 20 июня 2003 г. N 242

Глава 4.1 РАСПРЕДЕЛИТЕЛЬНЫЕ УСТРОЙСТВА НАПРЯЖЕНИЕМ ДО 1 KB ПЕРЕМЕННОГО ТОКА И ДО 1,5 KB ПОСТОЯННОГО ТОКА (издание 7, утв. Приказом Минэнерго РФ от 20.06.2003 N 242)

Вводится в действие
с 1 ноября 2003 г.

Область применения

4.1.1. Настоящая глава Правил распространяется на распределительные устройства (РУ) и низковольтные комплектные устройства (НКУ) до 1 кВ переменного тока и до 1,5 кВ постоянного тока, устанавливаемые в помещениях и на открытом воздухе и выполняемые в виде щитов распределительных, управления, релейных, пультов, шкафов, шинных выводов, сборок.

Дополнительные требования к РУ специального назначения приведены в соответствующих главах разд. 7.

Термины и определения, содержащиеся в пп. 4.2.3, 4.2.4, 4.2.5, 4.2.6, 4.2.8, 4.2.11, 4.2.12, действительны и для настоящей главы.

Общие требования

4.1.2. Выбор проводов, шин, аппаратов, приборов и конструкций должен производиться как по нормальным условиям работы (соответствие рабочему напряжению и току, классу точности и т. п.) так и по условиям работы при коротком замыкании (термические и динамические воздействия, коммутационная способность).

4.1.3. Распределительные устройства и НКУ должны иметь четкие надписи, указывающие назначение отдельных цепей, панелей, аппаратов. Надписи должны выполняться на лицевой стороне устройства, а при обслуживании с двух сторон также на задней стороне устройства (см. также гл. 3.4). Распределительные устройства, как правило, должны иметь мнемосхему.

4.1.4. Относящиеся к цепям различного рода тока и различных напряжений части РУ должны быть выполнены и размещены так, чтобы была обеспечена возможность их четкого распознавания.

4.1.5. Взаимное расположение фаз и полюсов в пределах всего устройства должно быть, одинаковым. Шины должны иметь окраску, предусмотренную в гл. 1.1. В РУ должна быть обеспечена возможность установки переносных защитных заземлений.

4.1.6. Все металлические части РУ и НКУ должны иметь антикоррозийное покрытие.

4.1.7. Заземление и защитные меры безопасности должны быть выполнены в соответствии с гл. 1.7.

Установка приборов и аппаратов

4.1.8. Аппараты и приборы следует располагать так, чтобы возникающие в них при эксплуатации искры или электрические дуги не могли причинить вреда обслуживающему персоналу, воспламенить или повредить окружающие предметы, вызвать КЗ или замыкание на землю.

4.1.9. Аппараты рубящего типа должны устанавливаться так, чтобы они не могли замкнуть цепь самопроизвольно, под действием силы тяжести. Их подвижные токоведущие части в отключенном положении, как правило, не должны быть под напряжением.

4.1.10. Рубильники с непосредственным ручным управлением (без привода), предназначенные для включения и отключения тока нагрузки и имеющие контакты, обращенные к оператору, должны быть защищены несгораемыми оболочками без отверстий и щелей. Указанные рубильники, предназначенные лишь для снятия напряжения, допускается устанавливать открыто при условии, что они будут недоступны для неквалифицированного персонала.

4.1.11. На приводах коммутационных аппаратов должны быть четко указаны положения "включено", "отключено".

4.1.12. Должна быть предусмотрена возможность снятия напряжения с каждого автоматического выключателя на время его ремонта или демонтажа. Для этой цели в необходимых местах должны быть установлены рубильники или другие отключающие аппараты. Отключающий аппарат перед выключателем каждой отходящей от РУ линии не требуется предусматривать в электроустановках:

с выдвижными выключателями;

со стационарными выключателями, в которых во время ремонта или демонтажа данного выключателя допустимо снятие напряжения общим аппаратом с группы выключателей или со всего распределительного устройства;

со стационарными выключателями, если обеспечена возможность безопасного демонтажа выключателей под напряжением с помощью изолированного инструмента.

4.1.13. Резьбовые (пробочные) предохранители должны устанавливаться так, чтобы питающие провода присоединялись к контактному винту, а отходящие к электроприемникам- к винтовой гильзе (см. гл. 3.1).

4.1.14. Установку приборов и аппаратов на РУ и НКУ следует производить в зоне от 400 до 2000 мм от уровня пола. Аппараты ручного оперативного управления (переключатели, кнопки), рекомендуется располагать на высоте не более 1900 мм и не менее 700 мм от уровня пола. Измерительные приборы рекомендуется устанавливать таким образом, чтобы шкала каждого из приборов находилась на высоте 1000-1800 мм от пола.

Шины, провода, кабели

4.1.15. Открытые токоведущие части, как правило, должны иметь, изоляционное покрытие. Между неподвижно укрепленными токоведущими частями разной полярности, а также между ними и открытыми проводящими частями должны быть обеспечены расстояния не менее 20 мм по поверхности изоляции и не менее 12 мм по воздуху. От неизолированных токоведущих частей до ограждений должны быть обеспечены расстояния не менее 100 мм при сетчатых и 40 мм при сплошных съемных ограждениях.

4.1.16. В пределах панелей, щитов и шкафов, установленных в сухих помещениях, изолированные провода с изоляцией, рассчитанной на напряжение не ниже 660 В, могут прокладываться по металлическим, защищенным от коррозии поверхностям вплотную один к другому. В этих случаях для силовых цепей должны применяться снижающие коэффициенты на токовые нагрузки, приведенные в гл. 2.1.

4.1.17. Защитные (РЕ) проводники и шины могут быть проложены без изоляции. Нулевые рабочие (N) проводники, шины и совмещенные (PEN) проводники прокладываются с изоляцией.

4.1.18. Электропроводки цепей управления, измерения и другие должны соответствовать требованиям гл. 3.4. Прокладка кабелей должна соответствовать гл. 2.3. Проходы кабелей как снизу, так и сверху, внутрь панелей, шкафов и т. п. должны осуществляться через уплотняющие устройства, предотвращающие попадание внутрь пыли, влаги посторонних предметов и т. п.

Конструкции распределительных устройств

4.1.19. Конструкции РУ, НКУ и устанавливаемая в них аппаратура должны соответствовать требованиям действующих стандартов.

4.1.20. Распределительные устройства и НКУ должны быть выполнены так, чтобы вибрации, возникающие при действии аппаратов, а также от сотрясений, вызванных внешними воздействиями, не нарушали контактных соединений и не вызывали разрегулировки аппаратов и приборов.

4.1.21. Поверхности гигроскопичных изоляционных плит, на которых непосредственно монтируются неизолированные токоведущие части, должны быть защищены от проникновения в них влаги (пропиткой, окраской и т. п.)

В устройствах, устанавливаемых в сырых и особо сырых помещениях и открытых установках применение гигроскопических изоляционных материалов (например мрамора, асбестоцемента) не допускается.

4.1.22. Конструкции РУ и НКУ должны предусматривать ввод кабелей без нарушения степени защиты оболочки, места для прокладки разделки внешних присоединений, а также наименьшую в данной конструкции длину разделки кабелей. Должен быть обеспечен доступ ко всем обслуживаемым аппаратам, приборам, устройствам и их зажимам. Распределительное устройство должно иметь устройства, для подключения нулевых рабочих (N), заземляющих (РЕ) и совмещенных (PEN) проводников внешних кабелей и проводов. В случае когда внешние кабели по сечению или количеству не могут быть подключены непосредственно к зажимам аппаратов, конструкция РУ должна предусматривать дополнительные зажимы или промежуточные шины с устройствами для присоединения внешних кабелей. Распределительные устройства и НКУ должны предусматривать ввод кабелей как снизу, так и сверху, или только снизу или только сверху.

Установка распределительных устройств в электропомещениях

4.1.23. В электропомещениях (см. 1.1.5.) проходы обслуживания, находящиеся с лицевой или с задней стороны щита, должны соответствовать следующим требованиям:

1) ширина проходов в свету должна быть не менее 0,8 м, высота проходов в свету не менее 1,9 м. Ширина прохода должна обеспечивать удобное обслуживание установки и перемещение оборудования. В отдельных местах проходы могут быть стеснены выступающими строительными конструкциями, однако ширина прохода в этих местах должна быть не менее 0,6 м;

2) расстояния от наиболее выступающих неогражденных неизолированных токоведущих частей (например, отключенных ножей рубильников) при их одностороннем расположении на высоте менее 2,2 м до противоположной стены, ограждения или оборудования, не имеющего неогражденных неизолированных токоведущих частей, должны быть не менее:

1,0 м - при напряжении ниже 660 В при длине щита до 7 и 1,2 м при длине щита более 7 м;

1,5 м - при напряжении 660 В и выше.

Длиной щита в данном случае называется длина прохода между двумя рядами сплошного фронта панелей (шкафов) или между одним рядом и стеной;

3) расстояния между неогражденными неизолированными токоведущими частями и находящимися на высоте менее 2,2 м при их двухстороннем расположении должны быть не менее:

1,5 м - при напряжении ниже 660 В;

2,0 м - при напряжении 660 В и выше.

4) неизолированные токоведущие части, находящиеся на расстояниях, меньших приведенных в пп. 2 и 3, должны быть ограждены. При этом ширина прохода с учетом ограждений должна быть не менее оговоренной в п. 1;

5) неогражденные неизолированные токоведущие части, размещенные над проходами, должны быть расположены на высоте не менее 2,2 м;

6) ограждения, горизонтально размещаемые над проходами, должны быть расположены на высоте не менее 1,9 м;

7) проходы для обслуживания щитов, при длине щита более 7 м, должны иметь два выхода. Выходы из прохода с монтажной стороны щита могут быть выполнены как в щитовое помещение, так и в помещения другого назначения. При ширине прохода обслуживания более 3 м и отсутствии маслонаполненных аппаратов второй выход необязателен. Двери из помещений РУ должны открываться в сторону других помещений (за исключением РУ выше 1 кВ переменного тока и выше 1,5 кВ постоянного тока) или наружу и иметь самозапирающиеся замки, отпираемые без ключа с внутренней стороны помещения. Ширина дверей должна быть не менее 0,75 м, высота не менее 1,9 м.

4.1.24. В качестве ограждения неизолированных токоведущих частей могут служить сетки с размерами ячеек не более 25 x 25 мм, а также сплошные или смешанные ограждения. Высота ограждений должна быть не менее 1,7 м.

Установка распределительных устройств в производственных помещениях

4.1.25. Распределительные устройства, установленные в помещениях, доступных для неквалифицированного персонала, должны иметь токоведущие части, закрытые сплошными ограждениями, либо должны быть выполнены со степенью защиты не менее IP2X. В случае применения РУ с открытыми токоведущими частями оно должно быть ограждено и оборудовано местным освещением. При этом ограждение должно быть сетчатым, сплошным или смешанным высотой не менее 1,7 м. Дверцы входа за ограждение должны запираться на ключ. Расстояние от сетчатого ограждения до неизолированных токоведущих частей устройства должно быть не менее 0,7 м, а от сплошных - в соответствии с 4.1.15. Ширина проходов принимается в соответствии с 4.1.23.

4.1.26. Оконцевание проводов и кабелей должно быть выполнено так, чтобы оно находилось внутри устройства.

4.1.27. Съемные ограждения должны выполняться так, чтобы их удаление было невозможно без специального инструмента. Дверцы должны запираться на ключ.

Установка распределительных устройств на открытом воздухе

4.1.28. При установке распределительных устройств на открытом воздухе необходимо соблюдать следующие требования:

1) устройство должно быть расположено на спланированной площадке на высоте не менее 0,2 м от уровня планировки и должно иметь конструкцию, соответствующую условиям окружающей среды. В районах, где наблюдаются снежные заносы высотой 1 м и более, шкафы следует устанавливать на повышенных фундаментах;

2) Должен быть предусмотрен местный подогрев для обеспечения нормальной работы аппаратов, реле, измерительных приборов и приборов учета в соответствии с требованиями государственных стандартов и других нормативных документов. В шкафах должно быть предусмотрено местное освещение.

УТВЕРЖДЕНО
Приказом Минэнерго России
от 20 июня 2003 г. N 242

Глава 4.2 РАСПРЕДЕЛИТЕЛЬНЫЕ УСТРОЙСТВА И ПОДСТАНЦИИ НАПРЯЖЕНИЕМ ВЫШЕ 1 KB (издание 7, утв. Приказом Минэнерго РФ от 20.06.2003 N 242)

Вводится в действие
с 1 ноября 2003 г.

Область применения, определения

4.2.1. Настоящая глава Правил распространяется на стационарные распределительные устройства (РУ) и трансформаторные подстанции (ПС) переменного тока напряжением выше 1 кВ.

4.2.2. Настоящая глава не содержит требований по устройству РУ и ПС в части:

выбора площадки (кроме 4.2.35);

инженерной подготовки территории;

мероприятий по снижению шума, создаваемого работающим электрооборудованием;

определения категории взрывопожарной и пожарной опасности помещений;

определения степени огнестойкости зданий (кроме 4.2.117, 4.2.118);

охранных мероприятий;

противопожарной защиты и пожарной безопасности (кроме некоторых пунктов).

По перечисленному выше следует руководствоваться требованиями действующих строительных норм и правил и ведомственных документов.

4.2.3. Определения основных понятий, применяемых в настоящей главе, приняты по действующим стандартам, а также по 4.2.4-4.2.16.

4.2.4. Распределительное устройство (РУ) - электроустановка, служащая для приема и распределения электроэнергии и содержащая коммутационные аппараты, сборные и соединительные шины, вспомогательные устройства (компрессорные, аккумуляторные и др.), а также устройства защиты, автоматики, телемеханики, связи и измерений.

Открытое распределительное устройство (ОРУ) - РУ, все или основное оборудование которого расположено на открытом воздухе.

Закрытое распределительное устройство (ЗРУ) - РУ, оборудование которого расположено в помещении.

4.2.5. Комплектное распределительное устройство - РУ, состоящее из шкафов или блоков со встроенными в них аппаратами, устройствами измерения, защиты и автоматики и соединительных элементов (например, токопроводов), поставляемых в собранном или полностью подготовленном к сборке виде.

Комплектное распределительное устройство элегазовое (КРУЭ) - РУ, в котором основное оборудование заключено в оболочки, заполненные элегазом (SF6), служащим изолирующей и/или дугогасящей средой.

Комплектное распределительное устройство, предназначенное для внутренней установки, сокращенно обозначается КРУ, а для наружной - КРУН. Разновидностью КРУ является КСО - камера сборная одностороннего обслуживания.

4.2.6.Трансформаторная подстанция - электроустановка, предназначенная для приема, преобразования и распределения энергии и состоящая из трансформаторов, РУ, устройств управления, технологических и вспомогательных сооружений.

4.2.7. Пристроенная ПС (РУ) - ПС (РУ), непосредственно примыкающая к основному зданию электростанции или промышленного предприятия.

4.2.8. Встроенная ПС (РУ) - ПС (РУ), занимающая часть здания.

4.2.9. Внутрицеховая ПС (РУ) - ПС (РУ), расположенная внутри цеха открыто (без ограждения), за сетчатым ограждением, в отдельном помещении.

4.2.10. Комплектная трансформаторная ПС (КТП) - ПС, состоящая из трансформаторов, блоков (КРУ и КРУН) и других элементов, поставляемых в собранном или полностью подготовленном на заводе-изготовителе к сборке виде.

4.2.11. Столбовая трансформаторная ПС (СТП) - открытая трансформаторная ПС, все оборудование которой установлено на одностоечной опоре ВЛ на высоте, не требующей ограждения ПС.

Мачтовая трансформаторная ПС (МТП) - открытая трансформаторная ПС, все оборудование которой установлено на конструкциях (в том числе на двух и более стойках опор ВЛ) с площадкой обслуживания на высоте, не требующей ограждения ПС.

4.2.12. Распределительный пункт - РУ 6-500 кВ с аппаратурой для управления его работой, не входящее в состав ПС.

4.2.13. Секционирующий пункт - пункт, предназначенный для секционирования (с автоматическим или ручным управлением) участка линий 6-20 кВ.

4.2.14. Камера - помещение, предназначенное для установки аппаратов, трансформаторов и шин.

Закрытая камера - камера, закрытая со всех сторон и имеющая сплошные (не сетчатые) двери.

Огражденная камера - камера, которая имеет проемы, защищенные полностью или частично несплошными(сетчатыми или смешанными) ограждениями.

4.2.15. Биологическая защита - комплекс мероприятий и устройств для защиты людей от вредного влияния электрического и магнитного полей.

4.2.16. Здание вспомогательного назначения (ЗВН) - здание, состоящее из помещений, необходимых для организации и проведения работ по техническому обслуживанию и ремонту оборудования ПС.

Общие требования

4.2.17. Электрооборудование, токоведущие части, изоляторы, крепления, ограждения, несущие конструкции, изоляционные и другие расстояния должны быть выбраны и установлены таким образом, чтобы:

1) вызываемые нормальными условиями работы электроустановки усилия, нагрев, электрическая дуга или иные сопутствующие ее работе явления (искрение, выброс газов и т. п.) не могли причинить вред обслуживающему персоналу, а также привести к повреждению оборудования и возникновению короткого замыкания (КЗ) или замыканию на землю;

2) при нарушении нормальных условий работы электроустановки была обеспечена необходимая локализация повреждений, обусловленных действием КЗ;

3) при снятом напряжении с какой-либо цепи относящиеся к ней аппараты, токоведущие части и конструкции могли подвергаться безопасному техническому обслуживанию и ремонту без нарушения нормальной работы соседних цепей;

4) была обеспечена возможность удобного транспортирования оборудования.

4.2.18. При использовании разъединителей и отделителей при их наружной и внутренней установке для отключения и включения токов холостого хода силовых трансформаторов, зарядных токов воздушных и кабельных линий электропередачи и систем шин необходимо выполнять следующие требования:

1) разъединителями и отделителями напряжением 110-500 кВ независимо от климатических условий и степени промышленного загрязнения атмосферы при их наружной установке допускается отключать и включать ток холостого хода силовых трансформаторов и зарядные токи воздушных и кабельных линий, систем шин и присоединений, которые не превышают значений, указанных в табл. 4.2.1;

2) разъединителями и отделителями напряжением 110, 150, 220 кВ при их внутренней установке со стандартными расстояниями между осями полюсов соответственно 2; 2,5 и 3,5 м допускается отключать и включать токи холостого хода силовых (авто) трансформаторов при глухозаземленной нейтрали соответственно не более 4,2 и 2 А, а также зарядные токи присоединений не более 1,5 А;

3) указанные на рис. 4.2.1. расстояния по горизонтали а, б, в от колонок и концов горизонтально-поворотных (ГП) подвижных контактов в отключенном положении до заземленных и токоведущих частей соседних присоединений должны быть не меньше расстояний между осями полюсов д, указанных в табл. 4.2.1. и 4.2.2. Эти требования к расстояниям а, б, в по рис. 4.2.1. применимы и к разъединителям и отделителям напряжением 110-220 кВ при их внутренней установке по п. 2.

Расстояния по вертикали г от концов вертикально-рубящих (ВР) и ГП подвижных контактов до заземленных и токоведущих частей должны быть на 0,5 м больше расстояний д;

4) разъединителями и отделителями 6-35 кВ при их наружной и внутренней установке допускается отключать и включать токи холостого хода силовых трансформаторов, зарядные токи воздушных и кабельных линий электропередачи, а также токи замыкания на землю, которые не превышают значений, указанных в табл. 4.2.2. (см. рис. 4.2.1) и табл. 4.2.3 (рис. 4.2.2, a и б).

Размеры изолирующих перегородок для стандартных трехполюсных разъединителей приведены в табл. 4.2.4 в соответствии с рис. 4.2.2, а и б;

5) у разъединителей и отделителей, установленных горизонтально, спуски из гибкого провода прокладывать полого во избежание переброски на них дуги, не допуская расположения, близкого к вертикальному. Угол между горизонталью и прямой, соединяющей точку подвеса спуска и линейный зажим полюса, должен быть не более 65°.

Ошиновку из жестких шин выполнять так, чтобы на расстоянии в (см. рис. 4.2.1) шины подходили к разъединителям (отделителям) с подъемом или горизонтально. Недопустимое сближение шин с подвижными контактами у горизонтально-поворотных разъединителей и отделителей показано пунктиром;

6) для обеспечения безопасности персонала и защиты его от светового и теплового воздействия дуги над ручными приводами отделителей и разъединителей устанавливать козырьки или навесы из негорючего материала. Сооружение козырьков не требуется у разъединителей и отделителей напряжением 6-35 кВ, если отключаемый ток холостого хода не превышает 3 А, а отключаемый зарядный - 2 А;

7) приводы трехполюсных разъединителей 6-35 кВ при их внутренней установке, если они не отделены от разъединителей стеной или перекрытием, снабжать глухим щитом, расположенным между приводом и разъединителем;

8) в электроустановках напряжением 35, 110, 150 и 220 кВ с разъединителями и отделителями в одной цепи отключение ненагруженного трансформатора, автотрансформатора, системы шин, линий электропередачи производить дистанционно отделителем, включение - разъединителем.

Рис. 4.2.1. Границы расположения открытых подвижных контактов разъединителя (отделителя) по отношению к заземленным и токоведущим частям

Таблица 4.2.1

Наибольшие токи холостого хода и зарядные токи, отключаемые и включаемые разъединителями и отделителями 110-500 кВ

Номинальное напряжение, кВ Тип отделителя, разъединителя Расстояние между осями полюсов дельта, м (рис. 4.2.1) Ток, А, не более
холостого хода зарядный
  2,0 6,0 2,5
  ВР 2,5 7,0 з,о
  3,0 9,0 3,5
110 2,0 4,0 1,5
  ГП 2,5 6,0 2,0
  3,0 8,0 3,0
  3,5 10,0 3,5
  2,5 2,3 1,0
  2,7 4,0 1,5
  ВР 3,0 6,0 2,0
  3,4 7,6 2,5
150 4,0 10,0 3,0
  3,0 2,3 1,0
  ГП 3,7 5,0 1,5
  4,0 5,5 2,0
  4,4 6,0 2,5
  3,5 3,0 1,0
  ВР 4,0 5,0 1,5
220 4,5 8,0 2,0
  3,5 3,0 1,0
  ГП 4,0 5,0 1,5
  4,5 8,0 1,0
  ГП 6,0 5,0 2,0
330 ПН 6,0 3,5 1,0
  ПНЗ 6,0 4,5 1,5
  ВР 7,5 5,0 2,0
500 ГП 8,0 6,0 2,5
  ПН 8,0 5,0 2,0
  ПНЗ 7,5 5,5 2,5

Примечания: 1. ВР - вертикально-рубящий, ГП - горизонтально-поворотный, ПН - подвесной, ПНЗ - подвесной с опережающим отключением и отстающим включением полюса фазы В.

2. Приведены результирующие токи холостого хода с учетом взаимной компенсации индуктивных токов ненагруженных трансформаторов зарядными токами их присоединений и зарядных токов воздушных или кабельных присоединений индуктивными токами ненагруженных трансформаторов.

4.2.19. Выбор аппаратов, проводников и изоляторов по условиям к.з. должен производиться в соответствии с гл. 1.4.

4.2.20. Конструкции, на которых установлены электрооборудование, аппараты, токоведущие части и изоляторы, должны выдерживать нагрузки от их веса, тяжения, коммутационных операций, воздействия ветра, гололеда и КЗ, а также сейсмических воздействий.

Строительные конструкции, доступные для прикосновения персонала, не должны нагреваться от воздействия электрического тока выше 50 °С; недоступные для прикосновения - выше 70 °С.

Конструкции на нагрев могут не проверяться, если по токоведущим частям проходит переменный ток 1000 А и менее.

4.2.21. Во всех цепях РУ должна быть предусмотрена установка разъединяющих устройств с видимым разрывом, обеспечивающих возможность отсоединения всех аппаратов (выключателей, предохранителей, трансформаторов тока, трансформаторов напряжения и т. д.) каждой цепи со всех ее сторон, откуда может быть подано напряжение.

Видимый разрыв может отсутствовать в комплектных распределительных устройствах заводского изготовления (в том числе с заполнением элегазом - КРУЭ) с выкатными элементами и/или при наличии надежного механического указателя гарантированного положения контактов.

Таблица 4.2.2

Наибольшие токи холостого хода и зарядные токи, токи замыкания на землю, отключаемые и включаемые разъединителями и отделителями 6-35 кВ

Номинальное напряжение, кВ Расстояние между осями полюсов дельта, м (рис. 4.2.1) Ток, А, не более
холостого хода зарядный замыкания на землю
6 0,4 2,5 5,0 7,5
10 0,5 2,5 4,0 6,0
20 0,75 3,0 3,0 4,5
35 1,0 3,0 2,0 3,0
35 2,0 5,0 3,0 5,0

Таблица 4.2.3

Наибольшие токи холостого хода и зарядные токи, токи замыкания на землю, отключаемые и включаемые разъединителями и отделителями 6 -35 кВ

Номинальное напряжение, кВ Расстояние между осями полюсов Ж, м (рис. 4.2.2) Наименьшее расстояние до заземленных и токоведущих частей, м (рис.4.2.2.) Ток, А, не более
холостого хода зарядный замыкания на землю
А Б В
6 0,2 0,2 0,2 0,5 3,5 2,5 4,0
10 0,25 0,3 0,3 0,7 3,0 2,0 3,0
20 0,3 0,4 0,4 1,0 3,0 1,5 2,5
35 0,45 0,5 0,5 1,5 2,5 1,0 1,5
а б

Рис. 4.2.2. Установка разъединителя (отделителя):
а - вертикальная; б - наклонная; 1 - изолирующие перегородки

Примечание. При изолирующих перегородках между полюсами отключаемые и включаемые токи в 1,5 раза больше значений, указанных в табл. 4.2.3.

Таблица 4.2.4

Размеры изолирующих перегородок

Номинальное напряжение, кВ Размеры изолирующих перегородок, м (рис. 4.2.2)
Г Д Е
6 0,1 0,5 0,05
10 0,65 0,65 0,05
20 0,2 1,1 0,05
35 0,25 1,8 0,05

Указанное требование не распространяется на высокочастотные заградители и конденсаторы связи, трансформаторы напряжения, устанавливаемые на отходящих линиях, а также трансформаторы напряжения емкостного типа, присоединяемые к системам шин, разрядники и ограничители перенапряжений, устанавливаемых на выводах трансформаторов и шунтирующих реакторов и на отходящих линиях, а также на силовые трансформаторы с кабельными вводами.

В отдельных случаях, обусловленных схемными или конструктивными решениями, трансформаторы тока допускается устанавливать до разъединяющих устройств.

4.2.22. При расположении РУ и ПС в местах, где воздух может содержать вещества, ухудшающие работу изоляции или разрушающе действующие на оборудование и шины, должны быть приняты меры, обеспечивающие надежную работу установки:

применение закрытых ПС и РУ, защищенных от проникновения пыли, вредных газов или паров в помещение;

применение усиленной изоляции и шин из материала, стойкого к воздействию окружающей среды, или покраска их защитным покрытием;

расположение ПС и РУ со стороны господствующего направления ветра;

применение минимального количества открыто установленного оборудования.

При сооружении ПС и РУ вблизи морских побережий, соленых озер, химических предприятий, а также в местах, где длительным опытом эксплуатации установлено разрушение алюминия от коррозии, следует применять специальные алюминиевые и сталеалюминиевые провода, защищенные от коррозии, в том числе полимерным покрытием, или провода из меди и ее сплавов.

4.2.23. При расположении РУ и ПС в сейсмических районах для обеспечения требуемой сейсмостойкости наряду с применением имевшегося сейсмостойкого оборудования следует предусматривать специальные меры, повышающие сейсмостойкость электроустановки.

4.2.24. В ОРУ, КРУ, КРУН и неотапливаемых ЗРУ, где температура окружающего воздуха может быть ниже допустимой для оборудования, должен быть предусмотрен подогрев в соответствии с действующими стандартами на оборудование.

4.2.25. Ошиновку РУ и ПС, как правило, следует выполнять из алюминиевых и сталеалюминиевых проводов, полос, труб и шин из профилей алюминия и алюминиевых сплавов электротехнического назначения (исключения см. в 4.2.22).

При этом, когда деформации ошиновки, вызываемые изменениями температуры, могут вызывать опасные механические напряжения в проводах или изоляторах, следует предусматривать меры, исключающие возникновение таких напряжений.

Конструкция жесткой ошиновки должна предусматривать устройства для гашения вибрации шин и компенсирующие устройства для предотвращения передачи механических усилий на контактные выводы аппаратов и опорные изоляторы от температурных деформаций и неравномерной осадки опорных конструкций.

Токопроводы следует выполнять в соответствии с требованиями гл. 2.2.

4.2.26. Обозначение фаз электрооборудования и ошиновки РУ и ПС должно выполняться в соответствии с требованиями гл. 1.1.

4.2.27. Распределительные устройства должны быть оборудованы оперативной блокировкой неправильных действий при переключениях в электрических установках (сокращенно - оперативной блокировкой), предназначенной для предотвращения неправильных действий с разъединителями, заземляющими ножами <*>, отделителями и короткозамыкателями.

<*> В последующем тексте настоящей главы вместо слов "заземляющий нож" используется слово "заземлитель", под которым понимается как элемент аппарата, так и отдельно установленный аппарат.

Оперативная блокировка должна исключать:

подачу напряжения разъединителем на участок электрической схемы, заземленной включенным заземлителем, а также на участок электрической схемы, отделенной от включенных заземлителей только выключателем;

включение заземлителя на участке схемы, не отделенном разъединителем от других участков, которые могут быть как под напряжением, так и без напряжения;

отключение и включение разъединителями токов нагрузки.

Оперативная блокировка должна обеспечивать в схеме с последовательным соединением разъединителя с отделителем включение ненагруженного трансформатора разъединителем, а отключение - отделителем.

На заземлителях линейных разъединителей со стороны линии допускается иметь только механическую блокировку с приводом разъединителя.

4.2.28. Распределительные устройства и ПС, как правило, должны быть оборудованы стационарными заземлителями, обеспечивающими в соответствии с требованиями безопасности заземление аппаратов и ошиновки.

В РУ 3 кВ и выше стационарные заземлители должны быть размещены так, чтобы были не нужны переносные заземления и чтобы персонал, работающий на токоведущих частях любых участков присоединений и сборных шин, был защищен заземлителями со всех сторон, откуда может быть подано напряжение.

На случай отключения в процессе ремонта разъединителя с заземлителями или только заземлителя этого разъединителя должны быть предусмотрены заземлители у других разъединителей на данном участке схемы, расположенные со стороны возможной подачи напряжения. Последнее требование не относится к заземлителям со стороны линейных разъединителей (при отсутствии обходной системы шин или ремонтной перемычки со стороны ВЛ), а также к заземлителям в цепи секционной связи КРУ.

На заземлителях линейных разъединителей со стороны линии следует, как правило, иметь привод с дистанционным управлением для исключения травмирования персонала при ошибочном включении их и наличии на линии напряжения, в ячейках КРУЭ эти заземлители, кроме того, рекомендуется иметь быстродействующими.

Каждая секция (система) сборных шин РУ 35 кВ и выше должна иметь, как правило, два комплекта заземлителей. При наличии трансформаторов напряжения заземления сборных шин следует осуществлять, как правило, заземлителями разъединителей трансформаторов напряжения.

Применение переносных защитных заземлений предусматривается в следующих случаях:

при работе на линейных разъединителях и на оборудовании, расположенном со стороны ВЛ до линейного разъединителя;

на участках схемы, где заземлители установлены отдельно от разъединителей, на время ремонта заземлителей;

для защиты от наведенного напряжения;

4.2.29. Сетчатые и смешанные ограждения токоведущих частей и электрооборудования должны иметь высоту над уровнем планировки для ОРУ и открыто установленных трансформаторов 2 или 1,6 м (с учетом требований 4.2.57 и 4.2.58), а над уровнем пола для ЗРУ и трансформаторов, установленных внутри здания, 1,9 м; сетки должны иметь отверстия размером не более 25 x 25 мм, а также приспособления для запирания их на замок. Нижняя кромка этих ограждений в ОРУ должна располагаться на высоте 0,1-0,2 м, а в ЗРУ - на уровне пола.

Применение барьеров допускается при входе в камеры выключателей, трансформаторов и других аппаратов для их осмотра при наличии напряжения на токоведущих частях. Барьеры должны устанавливаться на высоте 1,2 м и быть съемными. При высоте пола камер над уровнем земли более 0,3 м необходимо оставить между дверью и барьером расстояние не менее 0,5 м или предусмотреть площадку перед дверью для осмотра.

Применение барьеров в качестве единственного вида ограждения токоведущих частей недопустимо.

4.2.30. Указатели уровня и температуры масла маслонаполненных трансформаторов и аппаратов и другие указатели, характеризующие состояние оборудования, должны быть расположены таким образом, чтобы были обеспечены удобные и безопасные условия для доступа к ним и наблюдения за ними без снятия напряжения (например, со стороны прохода в камеру).

Для отбора проб масла расстояние от уровня пола или поверхности земли до крана трансформатора или аппарата должно быть не менее 0,2 м или должен быть предусмотрен соответствующий приямок.

4.2.31. Электропроводка цепей защиты автоматики, измерения, сигнализации и освещения, проложенная по электротехническим устройствам с масляным наполнением, должна быть выполнена проводами с маслостойкой изоляцией.

4.2.32. Расчетный уровень высоких (паводковых) вод принимается с обеспеченностью: 2 % (повторяемость 1 раз в 50 лет) для ПС 330 кВ и ниже и 1 % (повторяемость 1 раз в 100 лет) для ПС 500 кВ и выше.

4.2.33. Распределительные устройства и ПС должны быть оборудованы электрическим освещением. Осветительная арматура должна быть установлена таким образом, чтобы было обеспечено ее безопасное обслуживание.

4.2.34. Распределительные устройства и ПС должны быть обеспечены телефонной и другими видами связи в соответствии с принятой системой обслуживания.

4.2.35. Размещение РУ и ПС, генеральный план и инженерная подготовка территории и защита их от затопления, оползней, лавин и т. п. должны быть выполнены в соответствии с требованиями СНиП Госстроя России.

4.2.36. Компоновка и конструктивное выполнение ОРУ и ЗРУ должны предусматривать возможность применения механизмов, в том числе специальных, для производства монтажных и ремонтных работ.

4.2.37. Расстояния между РУ (ПС) и деревьями высотой более 4 м должны быть такими, чтобы исключались повреждения оборудования и ошиновки при падении дерева (с учетом роста деревьев за 25 лет).

4.2.38. Для РУ и ПС, размещаемых в районе жилой и промышленной застройки, должны предусматриваться мероприятия по снижению шума, создаваемого работающим электрооборудованием (трансформаторами, синхронными компенсаторами и т. п.), до значений, допустимых санитарными нормами.

4.2.39. Подстанции с постоянным дежурством персонала, а также при наличии вблизи них жилых зданий должны быть обеспечены питьевой водой путем устройства хозяйственно-питьевого водопровода, сооружения артезианских скважин или колодцев.

4.2.40. Для РУ и ПС с постоянным дежурством персонала, имеющих водопровод, должны быть устроены утепленные уборные с канализацией. При отсутствии вблизи ПС канализационных магистралей допускается выполнение местных канализационных устройств (отстойники, фильтры). Для ПС без постоянного дежурства персонала допускается устройство неутепленных уборных с водонепроницаемыми выгребами.

При расположении ПС 110 кВ и выше без постоянного дежурства персонала вблизи существующих систем водоснабжения и канализации (на расстоянии до 0,5 км) в здании ОПУ должны предусматриваться санитарные канализационные узлы.

4.2.41. Территория ПС должна быть ограждена внешним забором в соответствии с требованиями норм технологического проектирования ПС.

На территории ПС следует ограждать ОРУ и силовые трансформаторы внутренним забором высотой 1,6 м (см. также 4.2.58).

ОРУ разных напряжений и силовые трансформаторы могут иметь общее ограждение.

При расположении ОРУ (ПС) на территории электростанций эти ОРУ (ПС) должны быть ограждены внутренним забором высотой 1,6 м.

Заборы могут не предусматриваться для закрытых ПС, а также для столбовых, мачтовых и комплектных ПС наружной установки с высшим напряжением до 35 кВ при условии соблюдения требований 4.2.132.

4.2.42. На территории ОРУ, ПС и электростанций следует предусматривать устройства по сбору и удалению масла (при наличии маслонаполненного оборудования) с целью исключения возможности растекания его по территории и попадания в водоемы.

4.2.43. Расстояния от электрооборудования до взрывоопасных зон и помещений следует принимать по гл. 7.3.

4.2.44. На ПС применяются постоянный и переменный оперативные токи.

Переменный ток должен применяться во всех случаях, когда это возможно и ведет к упрощению и удешевлению электроустановок при обеспечении необходимой надежности их работы.

Открытые распределительные устройства

4.2.45. В ОРУ 110 кВ и выше должен быть предусмотрен проезд для передвижных монтажно-ремонтных механизмов и приспособлений, а также передвижных лабораторий.

4.2.46. Соединения гибких проводов в пролетах должно выполняться опрессовкой с помощью соединительных зажимов, а соединения в петлях у опор, присоединение ответвлений в пролете и присоединение к аппаратным зажимам - опрессовкой или сваркой. При этом присоединение ответвлений в пролете выполняется, как правило, без разрезания проводов пролета.

Пайка и скрутка проводов не допускаются.

Болтовые соединения допускаются только на зажимах аппаратов и на ответвлениях к разрядникам, ОПН, конденсаторам связи и трансформаторам напряжения, а также для временных установок, для которых применение неразъемных соединений требует большого объема работ по перемонтажу шин.

Гирлянды изоляторов для подвески шин в ОРУ могут быть одноцепными. Если одноцепная гирлянда не удовлетворяет условиям механических нагрузок, то следует применять двухцепную.

Разделительные (врезные) гирлянды не допускаются, за исключением гирлянд, с помощью которых осуществляется подвеска высокочастотных заградителей.

Закрепление гибких шин и тросов в натяжных и подвесных зажимах в отношении прочности должны соответствовать требованиям, приведенным в 2.1.15.

4.2.47. Соединения жестких шин в пролетах следует выполнять сваркой, а соединение шин соседних пролетов следует выполнять с помощью компенсирующих устройств, присоединяемых к шинам, как правило, сваркой. Допускается присоединение компенсирующих устройств к пролетам с помощью болтовых соединений.

Ответвления от жестких шин могут выполняться как гибкими, так и жесткими, а присоединение их к пролетам следует выполнять, как правило, сваркой. Присоединение с помощью болтовых соединений разрешается только при обосновании.

4.2.48. Ответвления от сборных шин ОРУ, как правило, должны располагаться ниже сборных шин.

Подвеска ошиновки одним пролетом над двумя и более секциями или системами сборных шин не допускается.

4.2.49. Нагрузки на шины и конструкции от ветра и гололеда, а также расчетные температуры воздуха должны определяться в соответствии с требованиями строительных норм и правил. При этом прогиб жестких шин не должен превышать 1/80 длины пролета.

При определении нагрузок на конструкции дополнительно следует учитывать вес человека с инструментами и монтажными приспособлениями при применении:

натяжных гирлянд изоляторов - 2,0 кН;

поддерживающих гирлянд - 1,5 кН;

опорных изоляторов - 1,0 кН.

Тяжение спусков к аппаратам ОРУ не должно вызывать недопустимых механических напряжений и недопустимого сближения проводов при расчетных климатических условиях.

4.2.50. Расчетные механические усилия, передающиеся при КЗ жесткими шинами на опорные изоляторы, следует принимать в соответствии с требованиями гл. 1.4.

4.2.51. Коэффициент запаса механической прочности при нагрузках, соответствующих 4.2.49, следует принимать:

для гибких шин - не менее 3 по отношению к их временному сопротивлению разрыва;

для подвесных изоляторов - не менее 4 по отношению к гарантированной минимальной разрушающей нагрузке целого изолятора (механической или электромеханической в зависимости от требований стандартов на примененный тип изолятора);

для сцепной арматуры гибких шин - не менее 3 по отношению к минимальной разрушающей нагрузке;

для опорных изоляторов жесткой ошиновки - не менее 2,5 по отношению к гарантированной минимальной разрушающей нагрузке изолятора.

4.2.52. Опоры для крепления шин ОРУ должны рассчитываться как промежуточные или концевые в соответствии с гл. 2.5.

4.2.53. Компоновки ОРУ 35 кВ и выше рекомендуется выполнять без верхнего яруса шин, проходящего над выключателями.

4.2.54. Наименьшие расстояния в свету между неизолированными токоведущими частями разных фаз, от неизолированных токоведущих частей до земли, заземленных конструкций и ограждений, а также между неизолированными токоведущими частями разных цепей следует принимать по табл. 4.2.5 (рис. 4.2.3 - 4.2.12).

В случае, если в установках, расположенных в высокогорье, расстояния между фазами увеличиваются по сравнению с приведенными в табл. 4.2.5 по результатам проверки на корону, соответственно должны быть увеличены и расстояния до заземленных частей.

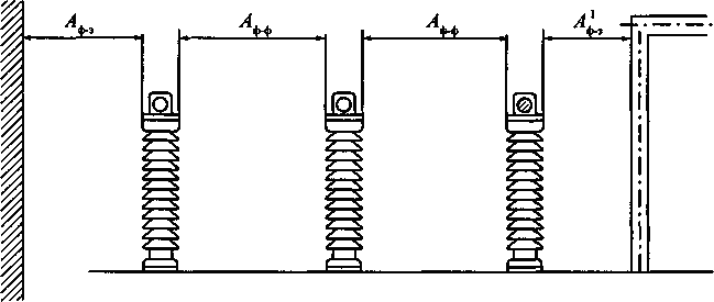
4.2.55. Наименьшие расстояния в свету при жестких шинах (см. рис. 4.2.3.) между токоведущими и заземленными частями и между токоведущими частями разных фаз A_ф-ф следует принимать по табл. 4.2.5, а при гибких (см. рис. 4.2.4) - следует определять следующим образом:

; ; ,

где a = f sin альфа; f - стрела провеса проводов при температуре +15 °С, м; альфа = arctg P/Q; Q - расчетная нагрузка от веса провода на 1 м длины провода, даН/м; Р - расчетная линейная ветровая нагрузка на провод, даН/м; при этом скорость ветра принимается равной 60 % значения, выбранного при расчете строительных конструкций.

Рис. 4.2.3. Наименьшие расстояния в свету при жестких шинах между токоведущими и заземленными частями (A_ф-з, ) и между токоведущими частями разных фаз (A_ф-ф )

Рис. 4.2.4. Наименьшие расстояния в свету при гибких шинах между токоведущими и заземленными частями и между токоведущими частями разных фаз,
расположенными в одной горизонтальной плоскости

Таблица 4.2.5.

Наименьшие расстояния в свету от токоведущих частей до различных элементов ОРУ (подстанций) 10 -750 кВ, защищенных разрядниками, и ОРУ 220-750 кВ, защищенных ограничителями перенапряжений, (в знаменателе) (рис. 4.2.3-4.2.12)

Номер рисунка Наименование расстояния Обозначение Изоляционное расстояние, мм, для номинального напряжения, кВ
до 10 20 35 110 150   220     330     500     750  
4.2.3   200 300 400 900 1300   1800     2500     3750     5500  
4.2.4     1200     2000     3300     5000  
4.2.5 От токоведущих частей, элементов оборудования и изоляции, находящихся под напряжением, до протяженных заземленных конструкций и до постоянных внутренних ограждений высотой не менее 2 м, а также до стационарных межъячейковых экранов и противопожарных перегородок                
4.2.3   200 300 400 900 1300   1600     2200     3300     5000  
4.2.4 От токоведущих частей, элементов оборудования и изоляции, находящихся под напряжением, до заземленных конструкций: головка аппарата-опора, провод-стойка, траверса, провод-кольцо, стержень   1200     1800     2700     4500  
4.2.3   A_ф-ф 220 330 440 100 1400   2000     1800     4200     8000  
4.2.4 Между токоведущими частями разных фаз   1600     2200     3400     6500  
4.2.11                
4.2.5   Б 950 1050 1150 1650 2050   2550     3250     4500     6300  
4.2.7 От токоведущих частей, элементов оборудования и изоляции, находящихся под напряжением, до постоянных внутренних ограждений высотой до 1,6 м и до транспортируемого оборудования     2000     3000     4100     5800  
4.2.8   В 960 1050 1150 1650 2050   3000     4000     5000     7000  
Между токоведущими частями разных цепей в разных плоскостях при обслуживаемой нижней цепи и неотключенной верхней   2400     3500     3950     6000  
4.2.6   Г 2900 3000 3100 3600 4000   4500     5000     6450     8200  
4.2.12 От неогражденных токоведущих частей до земли или до кровли зданий при наибольшем провисании проводов   3900     4700     6000     7200  
4.2.8   Д(1) 2200 2300 2400 2900 3300   3600     4200     5200     7000  
4.2.9 Между токоведущими частями разных цепей в разных плоскостях, а также между токоведущими частями разных цепей по горизонтали при обслуживании одной цепи и неотключенной другой   3200     3800     4700     6500  
4.2.10   Д 2200 2300 2400 2900 3300   3800     4500     5750     7500  
4.2.12 От токоведущих частей до верхней кромки внешнего забора или до здания и сооружения   3200     4000     5300     6500  
4.2.11   Ж 240 365 485 1100 1550   2200     3100     4600     7500  
От контакта и ножа разъединителя в отключенном положении до ошиновки, присоединенной ко второму контакту   1800     2600     3800     6100  

Примечания:

1. Для элементов изоляции, находящихся под распределенным потенциалом, изоляционные расстояния следует принимать с учетом фактических значений потенциалов в разных точках поверхности. При отсутствии данных о распределении потенциала следует условно принимать прямолинейный закон падения потенциала вдоль изоляции от полного номинального напряжения (со стороны токоведущих частей) до нуля (со стороны заземленных частей).

2. Расстояние от токоведущих частей или элементов изоляции (со стороны токоведущих частей), находящихся под напряжением, до габаритов трансформаторов, транспортируемых по железнодорожным путям, допускается принять менее размера Б, но не менее размера .

3. Расстояния Aф-з, , и A_ф-ф для ОРУ 220 кВ и выше, расположенных на высоте более 1000 м над уровнем моря, должны быть увеличены в соответствии с требованиями государственных стандартов, а расстояния A_ф-ф, В и Д(1) должны быть проверены по условиям ограничения короны.

4. Для напряжения 750 кВ в таблице даны расстояния A_ф-ф между параллельными проводами длиной более 20 м; расстояния A_ф-ф, между экранами, скрещивающимися проводами, параллельными проводами длиной до 20 м для ОРУ 750 кВ с разрядниками равны 7000 мм, а для ОРУ 750 кВ с ОПН - 5500 мм.

5. Ограничители перенапряжений имеют защитный уровень ограничения коммутационных перенапряжений фаза-земля 1,8 U_ф.

4.2.56. Наименьшие допустимые расстояния в свету между находящимися под напряжением соседними фазами в момент их наибольшего сближения под действием токов КЗ должны быть не менее приведенных в табл. 2.5.17, принимаемым по наибольшему рабочему напряжению.

В гибкой ошиновке, выполненной из нескольких проводов в фазе, следует устанавливать внутрифазовые дистанционные распорки.

4.2.57. Наименьшие расстояния от токоведущих частей и изоляторов, находящихся под напряжением, до постоянных внутренних ограждений должны быть (табл. 4.2.5, рис. 4.2.5);

по горизонтали - не менее размера Б при высоте ограждения 1,6 м и не менее размера при высоте ограждения 2,0 м. Второй вариант рекомендуется для применения в стесненных условиях площадки ПС;

по вертикали - не менее размера Aф-з, отмеряемого в плоскости ограждения от точки, расположенной на высоте 2,7 м от земли.

4.2.58. Токоведущие части (выводы, шины, спуски и т. п.) могут не иметь внутренних ограждений, если они расположены над уровнем планировки или наземных коммуникационных сооружений на высоте не менее значений, соответствующих размеру Г по табл. 4.2.5 (рис. 4.2.6.).

Неогражденные токоведущие части, соединяющие конденсатор устройств высокочастотной связи, телемеханики и защиты с фильтром, должны быть расположены на высоте не менее 2,5 м. При этом рекомендуется устанавливать фильтр на высоте, позволяющей производить ремонт (настройку) фильтра без снятия напряжения с оборудования присоединения.

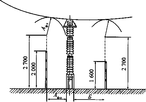
Трансформаторы и аппараты, у которых нижняя кромка фарфора (полимерного материала) изоляторов расположена над уровнем планировки или наземных коммуникационных сооружений на высоте не менее 2,5 м, разрешается не ограждать (см. рис. 4.2.6). При меньшей высоте оборудование должно иметь постоянные ограждения, удовлетворяющие требованиям 4.2.29, располагаемые от трансформаторов и аппаратов на расстояниях не менее приведенных в 4.2.57. Вместо постоянных ограждений допускается устройство козырьков, предотвращающих прикосновение обслуживающего персонала к изоляции и элементам оборудования, находящимся под напряжением.

Рис. 4.2.5. Наименьшие расстояния от токоведущих частей и элементов изоляции, находящихся под напряжением, до постоянных внутренних ограждений

Рис. 4.2.6. Наименьшие расстояния от неогражденных токоведущих частей и от нижней кромки фарфора изоляторов до земли

4.2.59. Расстояния от неогражденных токоведущих частей до габаритов машин, механизмов и транспортируемого оборудования должны быть не менее размера Б по табл. 4.2.5 (рис. 4.2.7.).

Рис. 4.2.7. Наименьшие расстояния от токоведущих частей до транспортируемого оборудования

4.2.60. Расстояния между ближайшими неогражденными токоведущими частями разных цепей должны выбираться из условия безопасного обслуживания одной цепи при неотключенной второй. При расположении неогражденных токоведущих частей разных цепей в разных (параллельных или перпендикулярных) плоскостях расстояния по вертикали должны быть не менее размера В, а по горизонтали - размера Д(1) по табл. 4.2.5 (рис. 4.2.8). При наличии разных напряжений размеры В и Д(1) принимаются по более высокому напряжению.

Размер В определен из условия обслуживания нижней цепи при неотключенной верхней, а размер Д(1) - обслуживания одной цепи при неотключенной другой. Если такое обслуживание не предусматривается, расстояние между токоведущими частями разных цепей в разных плоскостях должно приниматься в соответствии с 4.2.53; при этом должна быть учтена возможность сближения проводов в условиях эксплуатации (под влиянием ветра, гололеда, температуры).

Рис. 4.2.8. Наименьшие расстояния между токоведущими частями разных цепей, расположенными в различных плоскостях с обслуживанием нижней цепи при неотключенной верхней

Рис. 4.2.9. Наименьшие расстояния по горизонтали между токоведущими частями разных цепей с обслуживанием одной цепи при неотключенной другой

4.2.61. Расстояния между токоведущими частями и верхней кромкой внешнего забора должны быть не менее размера Д по табл. 4.2.5 (рис. 4.2.10).

Рис. 4.2.10. Наименьшие расстояния от токоведущих частей до верхней кромки внешнего ограждения

4.2.62. Расстояния от подвижных контактов разъединителей в отключенном положении до заземленных частей должны быть не менее размеров А_ф-з и ; до ошиновки своей фазы, присоединенной ко второму контакту - не менее размера Ж; до ошиновки других присоединений - не менее размера A_ф-ф по табл. 4.2.5 (рис. 4.2.11).

Рис. 4.2.11. Наименьшие расстояния от подвижных контактов разъединителей в отключенном положении до заземленных и токоведущих частей

4.2.63. Расстояния между токоведущими частями ОРУ и зданиями или сооружениями (ЗРУ, помещение щита управления, трансформаторная башня и др.) по горизонтали должны быть не менее размера Д, а по вертикали при наибольшем провисании проводов - не менее размера Г по табл. 4.2.5 (рис. 4.2.12).

Рис. 4.2.12. Наименьшие расстояния между токоведущими частями и зданиями и сооружениями

4.2.64. Прокладка воздушных осветительных линий, воздушных линий связи и цепей сигнализации над и под токоведущими частями ОРУ не допускается.

4.2.65. Расстояния от складов водорода до ОРУ, трансформаторов, синхронных компенсаторов должны быть не менее 50 м; до опор ВЛ - не менее 1,5 высоты опоры; до зданий ПС при количестве хранимых на складе баллонов до 500 шт. - не менее 20 м, свыше 500 шт. - не менее 25 м; до внешней ограды ПС - не менее 5,5 м.

4.2.66. Расстояния от открыто установленных электротехнических устройств до водоохладителей ПС должны быть не менее значений, приведенных в табл. 4.2.6.

Для районов с расчетными температурами наружного воздуха ниже минус 36 °С приведенные в табл. 4.2.6. расстояния должны быть увеличены на 25 %, а с температурами выше минус 20 °С - уменьшены на 25 %. Для реконструируемых объектов приведенные в табл. 4.2.6. расстояния допускается уменьшать, но не более чем на 25 %.

Таблица 4.2.6

Наименьшее расстояние от открыто установленных электротехнических устройств до водоохладителей ПС

Водоохладитель Расстояние, м
Брызгальные устройства и открытые градирни 80
Башенные и одновентиляторные градирни 30
Секционные вентиляторные градирни 42

4.2.67. Расстояния от оборудования РУ и ПС до зданий ЗРУ и других технологических зданий и сооружений, до КБ, СТК, СК определяются только технологическими требованиями и не должны увеличиваться по пожарным условиям.

4.2.68. Противопожарные расстояния от маслонаполненного оборудования с массой масла в единице оборудования 60 кг и более до производственных зданий с категорией помещения В1-В2, Г и Д, а также до жилых и общественных зданий должны быть не менее:

16 м - при степени огнестойкости этих зданий I и II;

20 м - при степени III;

24 м - при степени IV и V.

При установке у стен производственных зданий с категорией помещения Г и Д маслонаполненных трансформаторов с массой масла 60 кг и более, электрически связанных с оборудованием, установленным в этих зданиях, разрешаются расстояния менее указанных. При этом, на расстоянии от них более 10 м и вне пределов участков шириной Б (рис. 4.2.13) специальных требований к стенам, окнам и дверям зданий не предъявляется.

При расстоянии менее 10 м до трансформаторов в пределах участков шириной Б должны выполняться следующие требования:

1) до высоты Д (до уровня ввода трансформаторов) окна не допускаются;

2) при расстоянии г менее 5 м и степенях огнестойкости зданий IV и V стена здания должна быть выполнена по I степени огнестойкости и возвышаться над кровлей, выполненной из сгораемого материала, не менее чем на 0,7 м;

3) при расстоянии г менее 5 м и степенях огнестойкости зданий I, II, III а также при расстоянии г 5 м и более без ограничения по огнестойкости на высоте от д до д+е допускаются неоткрывающиеся окна с заполнением армированным стеклом или стеклоблоками с рамами из несгораемого материала; выше д+е - окна, открывающиеся внутрь здания, с проемами, снабженными снаружи металлическими сетками с ячейками не более 25 x 25 мм;

4) при расстоянии г менее 5 м на высоте менее д, а при г 5 м и более на любой высоте допускаются двери из несгораемых или трудносгораемых материалов с пределом огнестойкости не менее 60 мин;

5) вентиляционные приемные отверстия в стене здания при расстоянии г менее 5 м не допускаются; вытяжные отверстия с выбросом незагрязненного воздуха в указанном пределе допускаются на высоте д;

6) при расстоянии г от 5 до 10 м вентиляционные отверстия в ограждающих конструкциях кабельных помещений со стороны трансформаторов на участке шириной Б не допускаются.

Приведенные на рис. 4.2.13 размеры а-ги А принимаются до наиболее выступающих частей трансформаторов на высоте не более 1,9 м от поверхности земли. При единичной мощности трансформаторов до 1,6 МВ·А расстояния в => 1,5 м; е => 8 м; более 1,6 MB·А в => 2 м; е => 10 м. Расстояние б принимается по 4.2.217, расстояние г должно быть не менее 0,8 м.

Требования настоящего пункта распространяются также на КТП наружной установки.

Первый вариант (дельта < 4 м)

Второй вариант (дельта > 4 м)

Обычное окно Неоткрывающееся окно с армированным стеклом или стеклоблоками Окно, открывающееся внутрь здания, с металлической сеткой снаружи Несгораемая дверь

Рис. 4.2.13. Требования к открытой установке маслонаполненных трансформаторов у зданий с производствами категорий Г и Д

4.2.69. Для предотвращения растекания масла и распространения пожара при повреждениях маслонаполненных силовых трансформаторов (реакторов) с количеством масла более 1 т в единице должны быть выполнены маслоприемники, маслоотводы и маслосборники с соблюдением следующих требований:

1) габариты маслоприемника должны выступать за габариты трансформатора (реактора) не менее чем на 0,6 м при массе масла до 2 т; 1 м при массе от 2 до 10 т; 1,5 м при массе от 10 до 50 т; 2 м при массе более 50 т. При этом габарит маслоприемника может быть принят меньше на 0,5 м со стороны стены или перегородки, располагаемой от трансформатора (реактора) на расстоянии менее 2 м.

2) объем маслоприемника с отводом масла следует рассчитывать на единовременный прием 100 % масла, залитого в трансформатор (реактор).

Объем маслоприемника без отвода масла следует рассчитывать на прием 100 % объема масла, залитого в трансформатор (реактор), и 80 % воды от средств пожаротушения из расчета орошения площадей маслоприемника и боковых поверхностей трансформатора (реактора) с интенсивностью 0,2 л/с·м2 в течение 30 мин;

3) устройство маслоприемников и маслоотводов должно исключать переток масла (воды) из одного маслоприемника в другой, растекание масла по кабельным и др. подземным сооружениям, распространение пожара, засорение маслоотвода и забивку его снегом, льдом и т.п.;

4) маслоприемники под трансформаторы (реакторы) с объемом масла до 20 т допускается выполнять без отвода масла. Маслоприемники без отвода масла должны выполняться заглубленной конструкции и закрываться металлической решеткой, поверх которой должен быть насыпан слой чистого гравия или промытого гранитного щебня толщиной не менее 0,25 м, либо непористого щебня другой породы с частицами от 30 до 70 мм. Уровень полного объема масла в маслоприемнике должен быть ниже решетки не менее чем на 50 мм.

Удаление масла и воды из маслоприемника без отвода масла должно предусматриваться передвижными средствами. При этом рекомендуется выполнение простейшего устройства для проверки отсутствия масла (воды) в маслоприемнике;

5) маслоприемники с отводом масла могут выполняться как заглубленными, так и незаглубленными (дно на уровне окружающей планировки). При выполнении заглубленного телеприемника устройство бортовых ограждений не требуется, если при этом обеспечивается объем маслоприемника, указанный в п. 2.

Маслоприемники с отводом масла могут выполняться:

с установкой металлической решетки на маслоприемнике, поверх которой насыпан гравий или щебень толщиной слоя 0,25 м;

без металлической решетки с засыпкой гравия на дно маслоприемника толщиной слоя не менее 0,25 м.

Незаглубленный маслоприемник следует выполнять в виде бортовых ограждений маслонаполненного оборудования. Высота бортовых ограждений должна быть не более 0,5 м над уровнем окружающей планировки.

Дно маслоприемника (заглубленного и незаглубленного) должно иметь уклон не менее 0,005 в сторону приямка и быть засыпано чисто промытым гранитным (либо другой непористой породы) гравием или щебнем фракцией от 30 до 70 мм. Толщина засыпки должна быть не менее 0,25 м.

Верхний уровень гравия (щебня) должен быть не менее чем на 75 мм ниже верхнего края борта (при устройстве маслоприемников с бортовыми ограждениями) или уровня окружающей планировки (при устройстве маслоприемников без бортовых ограждений).

Допускается не производить засыпку дна маслоприемников по всей площади гравием. При этом на системах отвода масла от трансформаторов (реакторов) следует предусматривать установку огнепреградителей;

6) при установке маслонаполненного электрооборудования на железобетонном перекрытии здания (сооружения) устройство маслоотвода является обязательным;

7) маслоотводы должны обеспечивать отвод из маслоприемника масла и воды, применяемой для тушения пожара, автоматическими стационарными устройствами и гидрантами на безопасное в пожарном отношении расстояние от оборудования и сооружений: 50 % масла и полное количество воды должны удаляться не более чем за 0,25 ч. Маслоотводы могут выполняться в виде подземных трубопроводов или открытых кюветов и лотков;

8) маслосборники должны предусматриваться закрытого типа и должны вмещать полный объем масла единичного оборудования (трансформаторов, реакторов), содержащего наибольшее количество масла, а также 80 % общего (с учетом 30-минутного запаса) расхода воды от средств пожаротушения. Маслосборники должны оборудоваться сигнализацией о наличии воды с выводом сигнала на щит управления. Внутренние поверхности маслоприемника, ограждений маслоприемника и маслосборника должны быть защищены маслостойким покрытием.

4.2.70. На ПС с трансформаторами 110 -150 кВ единичной мощностью 63 МВ·А и более и трансформаторами 220 кВ и выше единичной мощностью 40 МВ·А и более, а также на ПС с синхронными компенсаторами для тушения пожара следует предусматривать противопожарный водопровод с питанием от существующей внешней сети или от самостоятельного источника водоснабжения. Допускается вместо противопожарного водопровода предусматривать забор воды из прудов, водохранилищ, рек и других водоемов, расположенных на расстоянии до 200 м от ПС с помощью передвижных средств пожарной техники.

На ПС с трансформаторами 35-150 кВ единичной мощностью менее 63 МВ·А и трансформаторами 220 кВ единичной мощностью менее 40 МВ·А противопожарный водопровод и водоем не предусматривается.

4.2.71. КРУН и КТП наружной установки должны быть расположены на спланированной площадке на высоте не менее 0,2 м от уровня планировки с выполнением около шкафов площадки для обслуживания. В районах с высотой расчетного снежного покрова 1,0 м и выше и продолжительностью его залегания не менее 1 мес. рекомендуется установка КРУН и КТП наружной установки на высоте не менее 1 м.

Расположение устройства должно обеспечивать удобные выкатывание и транспортировку трансформаторов и выкатной части ячеек.

Биологическая защита от воздействия электрических и магнитных полей

4.2.72. На ПС и в ОРУ 330 кВ и выше в зонах пребывания обслуживающего персонала (пути передвижения обслуживающего персонала, рабочие места) напряженность электрического поля (ЭП) должна быть в пределах допустимых уровней, установленных государственными стандартами.

4.2.73. На ПС и в РУ напряжением 1-20 кВ в зонах пребывания обслуживающего персонала напряженность магнитного поля (МП) должна соответствовать требованиям санитарных правил и норм.

4.2.74. В ОРУ 330 кВ и выше допустимые уровни напряженности ЭП в зонах пребывания обслуживающего персонала должны обеспечиваться, как правило, конструктивно-компоновочными решениями с использованием стационарных и инвентарных экранирующих устройств. Напряженность ЭП в этих зонах следует определять по результатам измерений в ОРУ с идентичными конструктивно-компоновочными решениями или расчетным путем.

4.2.75. На ПС и в ОРУ напряжением 330 кВ и выше в целях снижения воздействия ЭП на персонал необходимо:

применять металлоконструкции ОРУ из оцинкованных, алюминированных или алюминиевых элементов;

лестницы для подъема на траверсы металлических порталов располагать, как правило, внутри их стоек (лестницы, размещенные снаружи, должны быть огорожены экранирующими устройствами, обеспечивающими внутри допустимые уровни напряженности ЭП).

4.2.76. На ПС и в ОРУ 330 кВ и выше для снижения уровня напряженности ЭП следует исключать соседство одноименных фаз в смежных ячейках.

4.2.77. На ПС напряжением 330 кВ и выше производственные и складские здания следует размещать вне зоны влияния ЭП. Допускается их размещение в этой зоне при обеспечении экранирования подходов к входам в эти здания. Экранирование подходов, как правило, не требуется, если вход в здание, расположенное в зоне влияния, находится с внешней стороны по отношению к токоведущим частям.

4.2.78. Производственные помещения, рассчитанные на постоянное пребывание персонала, не должны размещаться в непосредственной близости от токоведущих частей ЗРУ и других электроустановок, а также под и над токоведущими частями оборудования (например, токопроводами), за исключением случаев, когда рассчитываемые уровни магнитных полей не превышают предельно допустимых значений.

Зоны пребывания обслуживающего персонала должны быть расположены на расстояниях от экранированных токопроводов и (или) шинных мостов, обеспечивающих соблюдение предельно допустимых уровней магнитного поля.

4.2.79. Токоограничивающие реакторы и выключатели не должны располагаться в соседних ячейках распредустройств 6-10 кВ.

При невозможности обеспечения этого требования между ячейками токоограничивающих реакторов и выключателей должны устанавливаться стационарные ферромагнитные экраны.

4.2.80. Экранирование источников МП или рабочих мест при необходимости обеспечения допустимых уровней МП должно осуществляться посредством ферромагнитных экранов, толщина и геометрические размеры которых следует рассчитывать по требуемому коэффициенту экранирования:

K_э = H_в/H_доп,

где H_в - наибольшее возможное значение напряженности МП на экранируемом рабочем месте, А/м; H_доп = 80 А/м - допустимое значение напряженности МП. Для рабочих мест, где пребывание персонала по характеру и условиям выполнения работ является непродолжительным, H_доп определяется исходя из требований санитарных правил и норм.

Закрытые распределительные устройства и подстанции

4.2.81. Закрытые распределительные устройства и подстанции могут располагаться как в отдельно стоящих зданиях, так и быть встроенными или пристроенными. Пристройка ПС к существующему зданию с использованием стены здания в качестве стены ПС допускается при условии принятия специальных мер, предотвращающих нарушение гидроизоляции стыка при осадке пристраиваемой ПС. Указанная осадка должна быть также учтена при креплении оборудования на существующей стене здания.

Дополнительные требования к сооружению встроенных и пристроенных ПС в жилых и общественных зданиях см. в гл. 7.1.

4.2.82. В помещениях ЗРУ 35-220 кВ и в закрытых камерах трансформаторов следует предусматривать стационарные устройства или возможность применения передвижных либо инвентарных грузоподъемных устройств для механизации ремонтных работ и технического обслуживания оборудования.

В помещениях с КРУ следует предусматривать площадку для ремонта и наладки выкатных элементов. Ремонтная площадка должна быть оборудована средствами для опробования приводов выключателей и систем управления.

4.2.83. Закрытые РУ разных классов напряжений, как правило, следует размещать в отдельных помещениях. Это требование не распространяется на КТП 35 кВ и ниже, а также на КРУЭ.

Допускается размещать РУ до 1 кВ в одном помещении с РУ выше 1 кВ при условии, что части РУ или ПС до 1 кВ и выше будут эксплуатироваться одной организацией.

Помещения РУ, трансформаторов, преобразователей и т. п. должны быть отделены от служебных и других вспомогательных помещений (исключения см. в гл. 4.3, 5.1 и 7.5).

4.2.84. При компоновке КРУЭ в ЗРУ должны предусматриваться площадки обслуживания на разных уровнях в случае, если они не поставляются заводом-изготовителем.

4.2.85. Трансформаторные помещения и ЗРУ не допускается размещать:

1) под помещением производств с мокрым технологическим процессом, под душевыми, ванными и т. п.;

2) непосредственно над и под помещениями, в которых в пределах площади, занимаемой РУ или трансформаторными помещениями, одновременно может находиться более 50 чел. в период более 1 ч. Это требование не распространяется на трансформаторные помещения с трансформаторами сухими или с негорючим наполнением, а также РУ для промышленных предприятий.

4.2.86. Расстояния в свету между неизолированными токоведущими частями разных фаз, от неизолированных токоведущих частей до заземленных конструкций и ограждений, пола и земли, а также между неогражденными токоведущими частями разных цепей должно быть не менее значений, приведенных в табл. 4.2.7 (рис. 4.2.14-4.2.17).

Гибкие шины в ЗРУ следует проверять на их сближение под действием токов КЗ в соответствии с требованиями 4.2.56.

4.2.87. Расстояния от подвижных контактов разъединителей в отключенном положении до ошиновки своей фазы, присоединенной ко второму контакту, должно быть не менее размера Ж по табл. 4.2.7 (см. рис. 4.2.16).

4.2.88. Неизолированные токоведущие части должны быть защищены от случайных прикосновений (помещены в камеры, ограждены сетками и т.п.).

При размещении неизолированных токоведущих частей вне камер и расположении их ниже размера Д по табл. 4.2.7 от пола они должны быть ограждены. Высота прохода под ограждением должна быть не менее 1,9 м (рис. 4.2.17).

Токоведущие части, расположенные выше ограждений до высоты 2,3 м от пола, должны располагаться от плоскости ограждения на расстояниях, приведенных в табл. 4.2.7 для размера В (см. рис. 4.2.16).

Аппараты, у которых нижняя кромка фарфора (полимерного материала) изоляторов расположена над уровнем пола на высоте 2,2 м и более, разрешается не ограждать, если при этом выполнены приведенные выше требования.

Применение барьеров в огражденных камерах не допускается.

Рис. 4.2.14. Наименьшие расстояния в свету между неизолированными токоведущими частями разных фаз в ЗРУ и между ними и заземленными частями (по табл. 4.2.9)

Рис. 4.2.15. Наименьшие расстояния между неизолированными токоведущими частями в ЗРУ и сплошными ограждениями (по табл. 4.2.9)

Рис. 4.2.16. Наименьшие расстояния от неизолированных токоведущих частей в ЗРУ до сетчатых ограждений и между неогражденными неизолированными токоведущими частями разных цепей (по табл. 4.2.9)

Рис. 4.2.17. Наименьшие расстояния от пола до неогражденных неизолированных токоведущих частей и до нижней кромки фарфора изолятора и высота прохода в ЗРУ. Наименьшее расстояние от земли до неогражденных линейных выводов из ЗРУ вне территории ОРУ и при отсутствии проезда транспорта под выводами

4.2.89. Неогражденные неизолированные ведущие части различных цепей, находящиеся на высоте, превышающей размер Д по табл. 4.2.7 должны быть расположены на таком расстоянии одна от другой, чтобы после отключения какой либо цепи (например, секции шин) было обеспечено ее безопасное обслуживание при наличии напряжения в соседних цепях. В частности, расстояние между неогражденными токоведущими частями, расположенными с двух сторон коридора обслуживания, должно соответствовать размеру Г по табл. 4.2.7 (см. рис. 4.2.16).

4.2.90. Ширина коридора обслуживания должна обеспечивать удобное обслуживание установки и перемещение оборудования, причем она должна быть не менее (считая в свету между ограждениями): 1 м - при одностороннем расположении оборудования; 1,2 м - при двустороннем расположении оборудования.

В коридоре обслуживания, где находятся приводы выключателей или разъединителей, указанные выше размеры должны быть увеличены соответственно до 1,5 и 2 м. При длине коридора до 7 м допускается уменьшение ширины коридора при двустороннем обслуживании до 1,8 м.

Таблица 4.2.7

Наименьшие расстояния в свету от токоведущих частей до различных элементов ЗРУ (подстанций) 3-330 кВ, защищенных разрядниками, и ЗРУ 110-330 кВ, защищенных ограничителями перенапряжений <*>, (в знаменателе) (рис. 4.2.14-4.2.17)

<*> Ограничители перенапряжений имеют защитный уровень коммутационных перенапряжений фаза-земля 1,8 U_ф.

Номер рисунка Наименование расстояния Обозначение Изоляционное расстояние, мм, для номинального напряжения, кВ
3 6 10 20 35   110     150     220     330  
4.2.14     65 90 120 180 290   700     1100     1700     2400  
От токоведущих частей до заземленных конструкций и частей зданий   600     800     1200     2000  
4.2.14   A_ф-ф 70 100 130 200 320   800     1200     1800     2600  
Между проводниками разных фаз   750     1050     1600     2200  
4.2.15   Б 95 120 150 210 320   730     1130     1730     2430  
От токоведущих частей до сплошных ограждений   630     830     1230     2030  
4.2.16   В 165 190 220 280 390   800     1200     1800     2500  
От токоведущих частей до сетчатых ограждений   700     900     1300     2100  
4.2.16   Г 2000 2000 2000 2200 2200   2900     3300     3800     4600  
Между неогражденными токоведущими частями разных цепей   2800     3000     3400     4200  
4.2.17   Д 2500 2500 2500 2700 2700   3400     3700     4200     5000  
От неогражденных токоведущих частей до пола   3300         3700      
4.2.17   Е 4500 4500 4500 4750 4750   5500     6000     6500     7200  
От неогражденных выводов из ЗРУ до земли при выходе их не на территорию ОРУ и при отсутствии проезда транспорта под выводами   5400     5700     6000     6800  
4.2.16   Ж 80 110 150 220 350   900     1300     2000     3000  
От контакта и ножа разъединителя в отключенном положении до ошиновки, присоединенной к второму контакту   850     1150     1800     2500  
-   - 2500 2500 - - -   3800     4500     5750     7500  
От неогражденных кабельных выводов из ЗРУ до земли при выходе кабелей на опору или портал не на территории ОРУ и при отсутствии проезда транспорта под выводами   3200     4000     5300     6500  

4.2.91. Ширина коридора обслуживания КРУ с выкатными элементами и КТП должна обеспечивать удобство управления, перемещения и разворота оборудования и его ремонта.

При установке КРУ и КТП в отдельных помещениях ширину коридора обслуживания следует определять, исходя из следующих требований:

при однорядной установке - длина наибольшей из тележек КРУ (со всеми выступающими частями) плюс не менее 0,6 м;

при двухрядной установке - длина наибольшей из тележек КРУ (со всеми выступающими частями) плюс не менее 0,8 м.

При наличии коридора с задней стороны КРУ и КТП для их осмотра ширина его должна быть не менее 0,8 м; допускаются отдельные местные сужения не более чем на 0,2 м.

При открытой установке КРУ и КТП в производственных помещениях ширина свободного прохода должна определяться расположением производственного оборудования, обеспечивать возможность транспортирования наиболее крупных элементов КРУ к КТП и в любом случае она должна быть не менее 1 м.

Высота помещения должна быть не менее высоты КРУ, КТП, считая от шинных вводов, перемычек или выступающих частей шкафов, плюс 0,8 м до потолка или 0,3 м до балок.

Допускается меньшая высота помещения, если при этом обеспечиваются удобство и безопасность замены, ремонта и наладки оборудования КРУ, КТП, шинных вводов и перемычек.

4.2.92. Расчетные нагрузки на перекрытия помещений по пути транспортировки электрооборудования должны приниматься с учетом массы наиболее тяжелого оборудования (например, трансформатора), а проемы должны соответствовать их габаритам.

4.2.93. При воздушных вводах в ЗРУ, КТП и закрытые ПС, не пересекающих проездов или мест, где возможно движение транспорта и т. п., расстояния от низшей точки провода до поверхности земли должны быть не менее размера Е (табл. 4.2.7 и рис. 4.2.17).

При меньших расстояниях от провода до земли на соответствующем участке под вводом должны быть предусмотрены либо ограждение территории забором высотой 1,6 м, либо горизонтальное ограждение под вводом. При этом расстояние от земли до провода в плоскости забора должно быть не менее размера Е.

При воздушных вводах, пересекающих проезды или места, где возможно движение транспорта и т. п., расстояния от низшей точки провода до земли следует принимать в соответствии с 2.5.212 и 2.5.213.

При воздушных выводах из ЗРУ на территорию ОРУ указанные расстояния должны приниматься по табл. 4.2.5 для размера Г (см. рис. 4.2.6).

Расстояния между смежными линейными выводами двух цепей должны быть не менее значений, приведенных в табл. 4.2.3 для размера Д, если не предусмотрены перегородки между выводами соседних цепей.

На кровле здания ЗРУ в случае неорганизованного водостока над воздушными вводами следует предусматривать козырьки.

4.2.94. Выходы из РУ следует выполнять исходя: из следующих требований:

1) при длине РУ до 7 м допускается один выход;

2) при длине РУ более 7 до 60 м должны быть предусмотрены два выхода по его концам; допускается располагать выходы из РУ на расстоянии до 7 м от его торцов;

3) при длине РУ более 60 м, кроме выходов по концам его, должны быть предусмотрены дополнительные выходы с таким расчетом, чтобы расстояние от любой точки коридора обслуживания до выхода было не более 30 м.

Выходы могут быть выполнены наружу, на лестничную клетку или в другое производственное помещение категории Г или Д, а также в другие отсеки РУ, отделенные от данного противопожарной дверью II степени огнестойкости. В многоэтажных РУ второй и дополнительные выходы могут быть предусмотрены также на балкон с наружной пожарной лестницей.

Ворота камер с шириной створки более 1,5 м должны иметь калитку, если они используются для выхода персонала.

4.2.95. Полы помещений РУ рекомендуется выполнять по всей площади каждого этажа на одной отметке. Конструкция полов должна исключать возможность образования цементной пыли. Устройство порогов в дверях между отдельными помещениями и в коридорах не допускается (исключения - см. в 4.2.100 и 4.2.103).

4.2.96. Двери из РУ должны открываться в направлении других помещений или наружу и иметь самозапирающиеся замки, открываемые без ключа со стороны РУ

Двери между отсеками одного РУ или между смежными помещениями двух РУ должны иметь устройство, фиксирующее двери в закрытом положении и не препятствующее открыванию дверей в обоих направлениях.

Двери между помещениями (отсеками) РУ разных напряжений должны открываться в сторону РУ с низшим напряжением.

Замки в дверях помещений РУ одного напряжения должны открываться одним и тем же ключом; ключи от входных дверей РУ и других помещений не должны подходить к замкам камер, а также к замкам дверей в ограждениях электрооборудования.

Требование о применении самозапирающихся замков не распространяется на РУ городских и сельских распределительных электрических сетей напряжением 10 кВ и ниже.

4.2.97. Ограждающие конструкции и перегородки КРУ и КТП собственных нужд электростанции следует выполнять из негорючих материалов.

Допускается установка КРУ и КТП собственных нужд в технологических помещениях ПС и электростанций в соответствии с требованиями 4.2.121.

4.2.98. В одном помещении РУ напряжением от 0,4 кВ и выше допускается установка до двух масляных трансформаторов мощностью каждый до 0,63 МВ·А, отделенных друг от друга и от остальной части помещения РУ перегородкой из негорючих материалов с пределом огнестойкости 45 мин высотой не менее высоты трансформатора, включая вводы высшего напряжения.

4.2.99. Аппараты, относящиеся к пусковым устройствам электродвигателей, синхронных компенсаторов и т. п. (выключатели, пусковые реакторы, трансформаторы и т. п.) допускается устанавливать в общей камере без перегородок между ними.

4.2.100. Трансформаторы напряжения независимо от массы масла в них допускается устанавливать в огражденных камерах РУ. При этом в камере должен быть предусмотрен порог или пандус, рассчитанный на удержание полного объема масла, содержащегося в трансформаторе напряжения.

4.2.101. Ячейки выключателей следует отделять от коридора обслуживания сплошными или сетчатыми ограждениями, а друг от друга - сплошными перегородками из негорючих материалов. Такими же перегородками или щитами эти выключатели должны быть отделены от привода.

Под каждым масляным выключателем с массой масла 60 кг и более в одном полюсе требуется устройство маслоприемника на полный объем масла в одном полюсе.

4.2.102. В закрытых отдельно стоящих, пристроенных и встроенных в производственные помещения ПС, в камерах трансформаторов и других маслонаполненных аппаратов с массой масла в одном баке до 600 кг при расположении камер на первом этаже с дверями, выходящими наружу, маслосборные устройства не выполняются.

При массе масла или негорючего экологически безопасного диэлектрика в одном баке более 600 кг должен быть устроен маслоприемник, рассчитанный на полный объем масла, или на удержание 20 % масла с отводом в маслосборник.

4.2.103. При сооружении камер над подвалом, на втором этаже и выше (см. также 4.2.118), а также при устройстве выхода из камер в коридор под трансформаторами и другими маслонаполненными аппаратами должны выполняться маслоприемники по одному из следующих способов:

1) при массе масла в одном баке (полюсе) до 60 кг выполняется порог или пандус для удержания полного объема масла;

2) при массе масла от 60 до 600 кг под трансформатором (аппаратом) выполняется маслоприемник, рассчитанный на полный объем масла, либо у выхода из камеры - порог или пандус для удержания полного объема масла;

3) при массе масла более 600 кг:

маслоприемник, вмещающий не менее 20 % полного объема масла трансформатора или аппарата, с отводом масла в маслосборник. Маслоотводные трубы от маслоприемников под трансформаторами должны иметь диаметр не менее 10 см. Со стороны маслоприемников маслоотводные трубы должны быть защищены сетками. Дно маслоприемника должно иметь уклон 2 % в сторону приямка;

маслоприемник без отвода масла в маслосборник. В этом случае маслоприемник должен быть перекрыт решеткой со слоем толщиной 25 см чистого промытого гранитного (либо другой непористой породы) гравия или щебня фракцией от 30 до 70 мм и должен быть рассчитан на полный объем масла; уровень масла должен быть на 5 см ниже решетки. Верхний уровень гравия в маслоприемнике под трансформатором должен быть на 7,5 см ниже отверстия воздухоподводящего вентиляционного канала. Площадь маслоприемника должна быть более площади основания трансформатора или аппарата.

4.2.104. Вентиляция помещений трансформаторов и реакторов должна обеспечивать отвод выделяемого ими тепла в таких количествах, чтобы при их нагрузке, с учетом перегрузочной способности и максимальной расчетной температуре окружающей среды, нагрев трансформаторов и реакторов не превышал максимально допустимого для них значения.

Вентиляция помещений трансформаторов и реакторов должна быть выполнена таким образом, чтобы разность температур воздуха, выходящего из помещения и входящего в него, не превосходила: 15 °С для трансформаторов, 30 °С для реакторов на токи до 1000 А, 20 °С для реакторов на токи более 1000 А.

При невозможности обеспечить теплообмен естественной вентиляцией необходимо предусматривать принудительную, при этом должен быть предусмотрен контроль ее работы с помощью сигнальных аппаратов.

4.2.105. Приточно-вытяжная вентиляция с забором на уровне пола и на уровне верхней части помещения должна выполняться в помещении, где расположены КРУЭ и баллоны с элегазом.

4.2.106. Помещения РУ, содержащие оборудование, заполненное маслом, элегазом или компаундом, должны быть оборудованы вытяжной вентиляцией, включаемой извне и не связанной с другими вентиляционными устройствами.

В местах с низкими зимними температурами приточные и вытяжные вентиляционные отверстия должны быть снабжены утепленными клапанами, открываемыми извне.

4.2.107. В помещениях, в которых дежурный персонал находится 6 ч и более, должна быть обеспечена температура воздуха не ниже +18 °С и не выше +28 °С.

В ремонтной зоне ЗРУ на время проведения ремонтных работ должна быть обеспечена температура не ниже +5 °С.

При обогреве помещений, в которых имеется элегазовое оборудование, не должны применяться обогревательные приборы с температурой нагревательной поверхности, превышающей 250 °С (например, нагреватели типа ТЭН).

4.2.108. Отверстия в ограждающих конструкциях зданий и помещений после прокладки токопроводов и других коммуникаций следует заделывать материалом, обеспечивающим огнестойкость не ниже огнестойкости самой ограждающей конструкции, но не менее 45 мин.

4.2.109. Прочие отверстия в наружных стенах для предотвращения проникновения животных и птиц должны быть защищены сетками или решетками с ячейками размером 10 x 10 мм.

4.2.110. Перекрытия кабельных каналов и двойных полов должны быть выполнены съемными плитами из несгораемых материалов вровень с чистым полом помещения. Масса отдельной плиты перекрытия должна быть не более 50 кг.

4.2.111. Прокладка в камерах аппаратов и трансформаторов транзитных кабелей и проводов, как правило, не допускается. В исключительных случаях допускается прокладка их в трубах.

Электропроводки освещения и цепей управления и измерения, расположенные внутри камер или же находящихся вблизи неизолированных токоведущих частей, могут быть допущены лишь в той мере, в какой это необходимо для осуществления присоединений (например, к измерительным трансформаторам).

4.2.112. Прокладка в помещения РУ относящихся к ним (не транзитных) трубопроводов отопления допускается при условии применения цельных сварных труб без вентилей и т. п., а вентиляционных сварных коробов - без задвижек и других подобных устройств. Допускается также транзитная прокладка трубопроводов отопления при условии, что каждый трубопровод заключен в сплошную водонепроницаемую оболочку.

4.2.113. При выборе схемы РУ, содержащего элегазовые аппараты, следует применять более простые схемы, чем в РУ с воздушной изоляцией.

Внутрицеховые распределительные устройства и трансформаторные подстанции

4.2.114. Требования, приведенные в 4.2.115-4.2.121, учитывают особенности внутрицеховых РУ и ПС напряжением до 35 кВ промышленных предприятий, которые должны также отвечать другим требованиям настоящей главы в той мере, в какой они не изменены.

Распределительные устройства и подстанции, специальные электроустановки промышленных предприятий, в том числе во взрывоопасных и пожароопасных зонах, электротермические установки должны также отвечать требованиям соответствующих глав разд. 7.

4.2.115. Внутрицеховые РУ и ПС с маслонаполненным оборудованием могут размещаться на первом и втором этажах в основных и вспомогательных помещениях производств, которые согласно противопожарным требованиям отнесены к категории Г или Д I или II степени огнестойкости как открыто, так и в отдельных помещениях (см. также 4.2.118 и 4.2.119).

Распределительные устройства и подстанции без маслонаполненного оборудования могут размешаться в помещениях с производствами категории В по противопожарным требованиям.

На ПС могут быть установлены сухие, с негорючим экологически чистым диэлектриком или масляные трансформаторы.

В обоснованных случаях допускается в производственных зданиях I и II степени огнестойкости предусматривать выкатку внутрь помещений сухих трансформаторов, трансформаторов с негорючим диэлектриком, а также масляных трансформаторов с массой масла не более 6,5 т, при условии выкатки и транспортировки трансформаторов до ворот цеха предприятия не через взрывоопасные или пожароопасные зоны.

4.2.116. Под каждым трансформатором и аппаратом с массой масла или жидкого диэлектрика 60 кг и более должен быть устроен маслоприемник в соответствии с требованиями 4.2.103 п. 3, как для трансформаторов и аппаратов с массой масла более 600 кг.

4.2.117. Ограждающие конструкции помещений ПС и закрытых камер с масляными трансформаторами и аппаратами, а также РУ с масляными выключателями с массой масла в одном полюсе (баке) 60 кг и более, должны иметь предел огнестойкости не менее 0,75 ч, а сами помещения и камеры могут быть пристроены или встроены в здании I или II степени огнестойкости.

Строительные конструкции помещений РУ с масляными выключателями в одном полюсе (баке) менее 60 кг должны иметь предел огнестойкости не менее 0,25 ч. Такие помещения разрешается пристраивать или встраивать в здания степени огнестойкости I и II. В здания степени огнестойкости IIIа такие помещения допускается пристраивать или встраивать, если эти помещения имеют непосредственный выход наружу и если наружные стены этого помещения на высоту 4 м или до покрытия здания выполнены из негорючего материала или отделены негорючим козырьком, выступающим за плоскость стены не менее чем на 1 м.

Ограждающие конструкции помещений ПС с трансформаторами сухими или с негорючими диэлектриками должны иметь предел огнестойкости не менее 0,25 ч, а сами помещения пристроены или встроены в здания степени огнестойкости не ниже IIIа.

4.2.118. Внутрицеховые, пристроенные и встроенные ПС, в том числе КТП, установленные в отдельном помещении или открыто в производственном помещении, должны отвечать следующим требованиям:

а) ПС (в том числе КТП) с масляными трансформаторами и закрытые камеры с масляными трансформаторами разрешается устанавливать только на первом этаже основных и вспомогательных помещений производств, отнесенных к категории Г и Д, в зданиях I или II степени огнестойкости. При этом в одном помещении допускается устанавливать масляные трансформаторы с суммарной массой масла не более 6,5 т, а на каждой открыто установленной КТП могут быть применены масляные трансформаторы с суммарной массой масла не более 3,0т;

б) расстояния между отдельными помещениями разных ПС или между закрытыми камерами масляных трансформаторов не нормируются;

в) ограждающие конструкции помещения внутрицеховой или встроенной ПС, в которой устанавливаются КТП с масляными трансформаторами, а также закрытых камер масляных трансформаторов должны быть выполнены из негорючих материалов и иметь предел огнестойкости не менее 0,75 ч;

г) для ПС с трансформаторами сухими или с негорючим экологически чистым диэлектриком единичная или суммарная мощность трансформаторов, их количество, расстояния между ними, расстояния между ПС, этаж установки не ограничиваются.

4.2.119. Вентиляция ПС, размещаемых в отдельных помещениях, должна отвечать требованиям 4.2.104-4.2.106.

При устройстве вентиляции камер трансформаторов и помещений ПС (КТП), размещаемых в производственных помещениях с нормальной средой, разрешается забирать воздух непосредственно из цеха.

Для вентиляции камер трансформаторов и помещений ПС (КТП), размещаемых в помещениях пыльных или с воздухом, содержащим проводящие или разъедающие смеси, воздух должен забираться извне, либо очищаться фильтрами. Система вентиляции должна предотвращать подсос неочищенного воздуха из производственного помещения.

В зданиях с негорючими перекрытиями отвод воздуха из камер трансформаторов и помещений ПС (КТП), сооружаемых внутри цеха, допускается непосредственно в цех.

В зданиях с трудногорючими перекрытиями отвод воздуха из камер трансформаторов и помещений ПС (КТП), сооружаемых внутри цеха, должен производиться по вытяжным шахтам, выведенным выше кровли здания не менее чем на 1 м.

4.2.120. Полы внутрицеховых, встроенных и пристроенных ПС должны быть не ниже уровня пола цеха.

4.2.121. Открыто размещенные в цеху КТП и КРУ должны иметь сетчатые ограждающие конструкции. Внутри ограждений должны быть предусмотрены проходы не менее указанных в 4.2.91.

Как правило, КТП и КРУ следует размещать в пределах "мертвой зоны" работы цеховых подъемно-транспортных механизмов. При расположении ПС и РУ в непосредственной близости от путей проезда внутрицехового транспорта, движения подъемно-транспортных механизмов должны быть приняты меры для защиты ПС и РУ от случайных повреждений (отбойные устройства, световая сигнализация и т. п.).

Комплектные, столбовые, мачтовые трансформаторные подстанции и сетевые секционирующие пункты

4.2.122. Требования, приведенные в 4.2.123-4.2.132, отражают особенности трансформаторных подстанций наружной установки комплектных (КТП), столбовых (СТП), мачтовых (МТП) с высшим напряжением до 35 кВ и низшим напряжением до 1 кВ, а также сетевых секционирующих пунктов (ССП) напряжением до 35 кВ.

Во всем остальном, не оговоренном в 4.2.123-4.2.132 следует руководствоваться требованиями других параграфов данной главы.

4.2.123. Присоединение трансформатора к сети высшего напряжения должно осуществляться при помощи предохранителей и разъединителя (выключателя нагрузки) или комбинированного аппарата "предохранитель-разъединитель" с видимым разрывом цепи.

Управление коммутационным аппаратом должно осуществляться с поверхности земли. Привод коммутационного аппарата должен запираться на замок. Коммутационный аппарат должен иметь заземлители со стороны трансформатора.

4.2.124. Коммутационный аппарат МТП и СТП, как правило, должен устанавливаться на концевой (или ответвительной) опоре ВЛ.

Коммутационный аппарат КТП и ССП может устанавливаться как на концевой (ответвительной) опоре ВЛ, так и внутри КТП и ССП.

4.2.125. На подстанциях и ССП без ограждения расстояние по вертикали от поверхности земли до неизолированных токоведущих частей при отсутствии движения транспорта под выводами должно быть не менее 3,5 м для напряжений до 1 кВ, а для напряжений 10 (6) и 35 кВ - по табл. 4.2.7 размер Е.

На подстанциях и ССП с ограждением высотой не менее 1,8 м указанные расстояния до неизолированных токоведущих частей напряжением 10 (6) и 35 кВ могут быть уменьшены до размера Г, указанного в табл. 4.2.5. При этом в плоскости ограждения расстояние от ошиновки до кромки внешнего забора должно быть не менее размера Д, указанного в той же таблице.

При воздушных вводах, пересекающих проезды или места, где возможно движение транспорта, расстояние от низшего провода до земли следует принимать в соответствии с 2.5.111 и 2.5.112.

4.2.126. Для обслуживания МТП на высоте не менее 3 м должна быть устроена площадка с перилами. Для подъема на площадку рекомендуется применять лестницы с устройством, запрещающим подъем по ней при включенном коммутационном аппарате.

Для СТП устройство площадок и лестниц не обязательно.

4.2.127. Части МТП, остающиеся под напряжением при отключенном коммутационном аппарате, должны находиться вне зоны досягаемости (1.7.70) с уровня площадки. Отключенное положение аппарата должно быть видно с площадки.

4.2.128. Со стороны низшего напряжения трансформатора рекомендуется устанавливать аппарат, обеспечивающий видимый разрыв.

4.2.129. Электропроводка в МТП и СТП между трансформатором и низковольтным шитом, а также между щитом и ВЛ низшего напряжения должна быть защищена от механических повреждений и выполняться в соответствии с требованиями, приведенными в гл. 2.1.

4.2.130. Для подстанций мощностью 0,25 МВ·А и менее допускается освещение низковольтного щита не предусматривать. Освещение и розетки для включения переносных приборов, инструментов на подстанциях мощностью более 0,25 МВ·А должны иметь питание напряжением не выше 25 В.

4.2.131. По условию пожарной безопасности подстанции должны быть расположены на расстоянии не менее 3 м от зданий I, II, III степеней огнестойкости и 5 м от зданий IV и V степеней огнестойкости.

Также необходимо руководствоваться требованиями, приведенными в 4.2.68.

Расстояние от жилых зданий до трансформаторных подстанций следует принимать не менее 10 м при условии обеспечения допустимых нормальных уровней звукового давления (шума).

4.2.132. В местах возможного наезда транспорта подстанции должны быть защищены отбойными тумбами.

Защита от грозовых перенапряжений

4.2.133. Защита от грозовых перенапряжений РУ и ПС осуществляется:

от прямых ударов молнии - стержневыми и тросовыми молниеотводами;

от набегающих волн с отходящих линий - молниеотводами от прямых ударов молнии на определенной длине этих линий защитными аппаратами, устанавливаемыми на подходах и в РУ, к которым относятся разрядники вентильные (РВ), ограничители перенапряжений (ОПН), разрядники трубчатые (РТ) и защитные искровые промежутки (ИП).

Ограничители перенапряжений, остающиеся напряжения которых при номинальном разрядном токе не более чем на 10 % ниже остающегося напряжения РВ или среднего пробивного напряжения РТ или ИП, называются далее соответствующими.

4.2.134. Открытые РУ и ПС 20-750 кВ должны быть защищены от прямых ударов молнии. Выполнение защиты от прямых ударов молнии не требуется для ПС 20 и 35 кВ с трансформаторами единичной мощностью 1,6 МВ·А и менее независимо от количества таких трансформаторов и от числа грозовых часов в году, для всех ОРУ ПС 20 и 35 кВ в районах с числом грозовых часов в году не более 20, а также для ОРУ и ПС 220 кВ и ниже на площадках с эквивалентным удельным сопротивлением земли в грозовой сезон более 2000 Ом·м при числе грозовых часов в году не более 20.

Здания закрытых РУ и ПС следует защищать от прямых ударов молнии в районах с числом грозовых часов в году более 20.

Защиту зданий закрытых РУ и ПС, имеющих металлические покрытия кровли, следует выполнять заземлением этих покрытий. При наличии железобетонной кровли и непрерывной электрической связи отдельных ее элементов защита выполняется заземлением ее арматуры.

Защиту зданий закрытых РУ и ПС, крыша которых не имеет металлических или железобетонных покрытий с непрерывной электрической связью отдельных ее элементов, следует выполнять стержневыми молниеотводами, либо укладкой молниеприемной сетки непосредственно на крыше зданий.

При установке стержневых молниеотводов на защищаемом здании от каждого молниеотвода должно быть проложено не менее двух токоотводов по противоположным сторонам здания.

Молниеприемная сетка должна быть выполнена из стальной проволоки диаметром 6-8 мм и уложена на кровлю непосредственно или под слой негорючих утеплителя, или гидроизоляции. Сетка должна иметь ячейки площадью не более 150 м2 (например, ячейка 12 x 12 м). Узлы сетки должны быть соединены сваркой. Токоотводы, соединяющие молниеприемную сетку с заземляющим устройством, должны быть проложены не реже чем через каждые 25 м по периметру здания.

В качестве токоотводов следует использовать металлические и железобетонные (при наличии хотя бы части ненапряженной арматуры) конструкции зданий. При этом должна быть обеспечена непрерывная электрическая связь от молниеприемника до заземлителя. Металлические элементы здания (трубы, вентиляционные устройства и пр.) следует соединять с металлической кровлей или молниеприемной сеткой.

При расчете числа обратных перекрытий на опоре следует учитывать увеличение индуктивности опоры пропорционально отношению расстояния по токоотводу от опоры до заземления к расстоянию от заземления до верха опоры.

При вводе в закрытые РУ и ПС ВЛ через проходные изоляторы, расположенные на расстоянии менее 10 м от токопроводов и других связанных с ним токоведущих частей, указанные вводы должны быть защищены РВ или соответствующими ОПН. При присоединении к магистралям заземления ПС на расстоянии менее 15 м от силовых трансформаторов необходимо выполнение условий 4.2.136.

Для расположенных на территории ПС электролизных зданий, помещений для хранения баллонов с водородом и установок с ресиверами водорода молниеприемная сетка должна иметь ячейки площадью не более 36 м2 (например, 6 x 6 м).

Защита зданий и сооружений, в том числе взрывоопасных и пожароопасных, а также труб, расположенных на территории электростанции, осуществляется в соответствии с технической документацией, утвержденной в установленном порядке.

4.2.135. Защита ОРУ 35 кВ и выше от прямых ударов молнии должна быть выполнена отдельно стоящими или установленными на конструкциях стержневыми молниеотводами. Рекомендуется использовать защитное действие высоких объектов, которые являются молниеприемниками (опоры ВЛ, прожекторные мачты, радиомачты и т. п.).

На конструкциях ОРУ 110 кВ и выше стержневые молниеотводы могут устанавливаться при эквивалентном удельном сопротивлении земли в грозовой сезон: до 1000 Ом·м - независимо от площади заземляющего устройства ПС; более 1000 до 2000 Ом·м - при площади заземляющего устройства ПС 10000 м2 и более.

Установка молниеотводов на конструкциях ОРУ 35 кВ допускается при эквивалентном удельном сопротивлении земли в грозовой сезон: до 500 Ом·м - независимо от площади заземляющего контура ПС, более 500 Ом·м - при площади заземляющего контура ПС 10000 м2 и более.

От стоек конструкций ОРУ 35 кВ и выше с молниеотводами должно быть обеспечено растекание тока молнии по магистралям заземления не менее чем в двух направлениях с углом не менее 90° между соседними. Кроме того, должно быть установлено не менее одного вертикального электрода длиной 3-5 м на каждом направлении, на расстоянии не менее длины электрода от места присоединения к магистрали заземления стойки с молниеотводом.

Если зоны защиты стержневых молниеотводов не закрывают всю территорию ОРУ, дополнительно используют тросовые молниеотводы, расположенные над ошиновкой.

Гирлянды подвесной изоляции на порталах ОРУ 20 и 35 кВ с тросовыми или стержневыми молниеотводами, а также на концевых опорах ВЛ должны иметь следующее количество изоляторов:

1) на порталах ОРУ с молниеотводами:

не менее шести изоляторов при расположении вентильных разрядников или соответствующих им по уровню остающихся напряжений ОПН не далее 15 м по магистралям заземляющего устройства от места присоединения к нему;

не менее семи изоляторов в остальных случаях;

2) на концевых опорах:

не менее семи изоляторов при подсоединении к порталам троса ПС;

не менее восьми изоляторов, если трос не заходит на конструкции ПС и при установке на концевой опоре стержневого молниеотвода.

Число изоляторов на ОРУ 20 и 35 кВ и концевых опорах должно быть увеличено, если это требуется по условиям гл. 1.9.

При установке молниеотводов на концевых опорах ВЛ 110 кВ и выше специальных требований к выполнению гирлянд изоляторов не предъявляется. Установка молниеотводов на концевых опорах ВЛ 3-20 кВ не допускается.

Расстояние по воздуху от конструкций ОРУ, на которых установлены молниеотводы, до токоведущих частей должно быть не менее длины гирлянды.

Место присоединения конструкции со стержневым или тросовым молниеотводом к заземляющему устройству ПС должно быть расположено на расстоянии не менее 15 м по магистралям заземления от места присоединения к нему трансформаторов (реакторов) и конструкций КРУН 6-10 кВ.

Расстояние в земле между точкой заземления молниеотвода и точкой заземления нейтрали или бака трансформатора должно быть не менее 3 м.

4.2.136. На трансформаторных порталах, порталах шунтирующих реакторов и конструкциях ОРУ, удаленных от трансформаторов или реакторов по магистралям заземления на расстоянии менее 15 м, молниеотводы могут устанавливаться при эквивалентном удельном сопротивлении земли в грозовой сезон не более 350 Ом·м и при соблюдении следующих условий:

1) непосредственно на всех выводах обмоток 3-35 кВ трансформаторов или на расстоянии не более 5 м от них по ошиновке, включая ответвления к защитным аппаратам, должны быть установлены соответствующие ОПН 3-35 кВ или РВ;

2) должно быть обеспечено растекание тока молнии от стойки конструкции с молниеотводом по трем-четырем направлениям с углом не менее 90° между ними;

3) на каждом направлении, на расстоянии 3-5 м от стойки с молниеотводом, должно быть установлено по одному вертикальному электроду длиной 5 м;

4) на ПС с высшим напряжением 20 и 35 кВ при установке молниеотвода на трансформаторном портале сопротивление заземляющего устройства не должно превышать 4 Ом без учета заземлителей, расположенных вне контура заземления ОРУ;

5) заземляющие проводники РВ или ОПН и силовых трансформаторов рекомендуется присоединять к заземляющему устройству ПС поблизости один от другого или выполнять их так, чтобы место присоединения РВ или ОПН к заземляющему устройству находилось между точками присоединения заземляющих проводников портала с молниеотводом и трансформатора. Заземляющие проводники измерительных трансформаторов тока необходимо присоединить к заземляющему устройству РУ в наиболее удаленных от заземления РВ или ОПН местах.

4.2.137. Защиту от прямых ударов молнии ОРУ, на конструкциях которых установка молниеотводов не допускается или нецелесообразна по конструктивным соображениям, следует выполнять отдельно стоящими молниеотводами, имеющими обособленные заземлители с сопротивлением не более 80 Ом при импульсном токе 60 кА.

Расстояние S_3, м, между обособленным заземлителем молниеотвода и заземляющим устройством ОРУ (ПС) должно быть равным (но не менее 3 м):

S_3 > 0,2R_u,

где R_u - импульсное сопротивление заземления, Ом, отдельно стоящего молниеотвода.

Расстояние по воздуху S_в.о, м, от отдельностоящего молниеотвода с обособленным заземлителем до токоведущих частей, заземленных конструкций и оборудования ОРУ (ПС) должно быть равным (но не менее 5 м):

S_в.о > 0,12R_u+ 0,1H,

где Н - высота рассматриваемой точки на токоведущей части или оборудовании над уровнем земли, м.

Заземлители отдельно стоящих молниеотводов в ОРУ могут быть присоединены к заземляющему устройству ОРУ (ПС) при соблюдении указанных в 4.2.135 условий установки молниеотводов на конструкциях ОРУ. Место присоединения заземлителя отдельно стоящего молниеотвода к заземляющему устройству ПС должно быть удалено по магистралям заземления на расстояние не менее 15 м от места присоединения к нему трансформатора (реактора). В месте присоединения заземлителя отдельно стоящего молниеотвода к заземляющему устройству ОРУ 35-150 кВ магистрали заземления должны быть выполнены по двум-трем направлениям с углом не менее 90° между ними.

Заземлители молниеотводов, установленных на прожекторных мачтах, должны быть присоединены к заземляющему устройству ПС. В случае несоблюдения условий, указанных в 4.2.135 дополнительно к общим требованиям присоединения заземлителей отдельно стоящих молниеотводов должны быть соблюдены следующие требования:

1) в радиусе 5 м от молниеотвода следует установить три вертикальных электрода длиной 3-5 м;

2) если расстояние по магистрали заземления от места присоединения заземлителя молниеотвода к заземляющему устройству до места присоединения к нему трансформатора (реактора) превышает 15 м, но менее 40 м, то на выводах обмоток напряжением до 35 кВ трансформатора должны быть установлены РВ или ОПН.

Расстояние по воздуху S_в.с отдельно стоящего молниеотвода, заземлитель которого соединен с заземляющим устройством ОРУ (ПС), до токоведущих частей должно составлять:

S_в.с > 0,1H + m,

где H - высота токоведущих частей над уровнем земли, м; m - длина гирлянды изоляторов, м.

4.2.138. Тросовые молниеотводы ВЛ 110 кВ и выше, как правило, следует присоединять к заземленным конструкциям ОРУ (ПС).

От стоек конструкций ОРУ 110-220 кВ, к которым присоединены тросовые молниеотводы, должны быть выполнены магистрали заземления не менее чем по двум-трем направлениям с углом не менее 90° между ними.

Тросовые молниеотводы, защищающие подходы ВЛ 35 кВ, разрешается присоединять к заземленным конструкциям ОРУ при эквивалентном удельном сопротивлении земли в грозовой сезон: до 750 Ом·м -независимо от площади заземляющего контура ПС; более 750 Ом·м - при площади заземляющего контура ПС 10000 м2 и более.

От стоек конструкций ОРУ 35 кВ, к которым присоединены тросовые молниеотводы, магистрали заземления должны быть выполнены не менее чем по двум-трем направлениям с углом не менее 90° между ними. Кроме того, на каждом направлении должно быть установлено по одному вертикальному электроду длиной 3-5 м на расстоянии не менее 5 м.

Сопротивление заземлителей ближайших к ОРУ опор ВЛ напряжением 35 кВ не должно превышать 10 Ом.

Тросовые молниеотводы на подходах ВЛ 35 кВ к тем ОРУ, к которым не допускается их присоединение, должно заканчиваться на ближайшей к ОРУ опоре. Первый от ОРУ бестросовый пролет этих ВЛ должен быть защищен стержневыми молниеотводами, устанавливаемыми на ПС, опорах ВЛ или около ВЛ.

Гирлянды изоляторов на порталах ОРУ 35 кВ и на концевых опорах ВЛ 35 кВ следует выбирать в соответствии с 4.2.135.

4.2.139. Устройство и защита подходов ВЛ к ОРУ и ПС должны отвечать требованиям, приведенным в 4.2.138, 4.2.142-4.2.146, 4.2.153-4.2.157.

4.2.140. Не допускается установка молниеотводов на конструкциях:

трансформаторов, к которым открытыми токопроводами присоединены вращающиеся машины;

опор открытых токопроводов, если к ним присоединены вращающиеся машины.

Порталы трансформаторов и опоры открытых токопроводов, связанных с вращающимися машинами, должны входить в зоны защиты отдельно стоящих или установленных на других конструкциях молниеотводов.

Указанные требования относятся и к случаям соединения открытых токопроводов с шинами РУ, к которым присоединены вращающиеся машины.

4.2.141. При использовании прожекторных мачт в качестве молниеотводов электропроводку к ним на участке от точки выхода из кабельного сооружения до мачты и далее по ней следует выполнять кабелями с металлической оболочкой либо кабелями без металлической оболочкой в трубах. Около конструкции с молниеотводом эти кабели должны быть проложены непосредственно в земле на протяжении не менее 10 м.

В месте ввода кабелей в кабельное сооружение металлическая оболочка кабелей, броня и металлическая труба должны быть соединены с заземляющим устройством ПС.

4.2.142. Защита ВЛ 35 кВ и выше от прямых ударов молнии на подходах к РУ (ПС) должна быть выполнена тросовыми молниеотводами в соответствии с табл. 4.2.8.

На каждой опоре подхода, за исключением случаев, предусмотренных в 2.5.122, трос должен быть присоединен к заземлителю опоры.

Допускается увеличение по сравнению с приведенными в табл. 4.2.8 сопротивлений заземляющих устройств опор на подходах ВЛ 35 кВ и выше к ПС при числе грозовых часов в году не менее 20 - в 1,5 раза; менее 10 - в 3 раза.

Если выполнение заземлителей с требуемыми сопротивлениями заземления оказывается невозможным, должны быть применены горизонтальные заземлители, прокладываемые вдоль оси ВЛ от опоры к опоре (заземлители-противовесы) и соединяемые с заземлителями опор.

В особо гололедных районах и в районах с эквивалентным удельным сопротивлением земли более 1000 Ом·м допускается выполнение защиты подходов ВЛ к РУ (ПС) отдельно стоящими стержневыми молниеотводами, сопротивление заземлителей которых не нормируется.

Таблица 4.2.8

Защита ВЛ от прямых ударов молнии на подходах к РУ и подстанциям

Номинальное напряжение ВЛ, кВ Подходы ВЛ на опорах с горизонтальным расположением проводов Подходы ВЛ на опорах с негоризонтальным расположением проводов Наибольшее допустимое сопротивление заземляющего устройства опор, Ом, при эквивалентном удельном сопротивлении земли, Ом·м <**>
Длина защищенного подхода, км <*> Число тросов, шт. Защитный угол троса, град. Длина защищенного подхода, км <*> Кол-во тросов, шт. Защитный угол троса, град. До 100 Более 100 до 500 Более 500
1 2 3 4 5 6 7 8 9 10
35 1-2 2 30 1-2 1-2 30 10 15 20
110 1-3 2 20 <***> 1-3 1-2 20 <***> 10 15 20 <****>
150 2-3 2 20 <***> 2-3 1-2 20 <***> 10 15 20 <****>
220 2-3 2 20 2-3 2 20 <***> 10 15 20 <****>
330 2-4 2 20 2-4 2 20 10 15 20 <****>
500 3-4 2 25 - - - 10 15 20 <****>
750 4-5 2 20-22 - - - 10 15 20 <****>

<*> Выбор длины защищаемого подхода производится с учетом табл. 4.2.10-4.2.13.

<**> На подходах ВЛ 110-330 кВ с двухцепными опорами заземляющие устройства опор рекомендуется выполнять с сопротивлением вдвое меньшим указанного в табл. 4.2.8.

<***> На железобетонных опорах допускается угол защиты до 30°.

<****> Для опор с горизонтальным расположением проводов, устанавливаемых в земле с эквивалентным удельным сопротивлением более 1000 Ом·м, допускается сопротивление заземляющего устройства 30 Ом.

4.2.143. В районах, имеющих не более 60 грозовых часов в году, допускается не выполнять защиту тросом подхода ВЛ 35 кВ к ПС 35 кВ с двумя трансформаторами мощностью до 1,6 МВ·А каждый или с одним трансформатором мощностью до 1,6 МВ·А и наличием резервного питания.

При этом опоры подхода ВЛ к ПС на длине не менее 0,5 км должны иметь заземлители с сопротивлением, указанным в табл. 4.2.8. При выполнении ВЛ на деревянных опорах, кроме того, требуется на подходе длиной 0,5 км присоединять крепления изоляторов к заземлителю опор и устанавливать комплект трубчатых разрядников на первой опоре подхода со стороны ВЛ. Расстояние между РВ или соответствующими ОПН и трансформатором должно быть не более 10 м.

При отсутствии резервного питания на ПС с одним трансформатором мощностью до 1,6 MB·А подходы ВЛ 35 кВ к ПС должны быть защищены тросом на длине не менее 0,5 км.

4.2.144. На первой опоре подхода ВЛ 35-220 кВ к ПС, считая со стороны линии, должен быть установлен комплект трубчатых разрядников (РТ1) или соответствующих защитных аппаратов в следующих случаях:

1) линия по всей длине, включая подход, построена на деревянных опорах;

2) линия построена на деревянных опорах, подход линии - на металлических или железобетонных опорах;

3) на подходах ВЛ 35 кВ на деревянных опорах к ПС 35 кВ, защита выполняется в соответствии с 4.2.155.

Установка РТ1 в начале подходов ВЛ, построенных по всей длине на металлических или железобетонных опорах, не требуется.

Сопротивления заземляющего устройства опор с трубчатыми разрядниками должны быть не более 10 Ом при удельном сопротивлении земли не выше 1000 Ом·м и не более 15 Ом при более высоком удельном сопротивлении. На деревянных опорах заземляющие спуски от этих аппаратов должны быть проложены по двум стойкам или с двух сторон одной стойки.

На ВЛ 35-110 кВ, которые имеют защиту тросом не по всей длине и в грозовой сезон могут быть длительно отключены с одной стороны, как правило, следует устанавливать комплект трубчатых разрядников (РТ2) или соответствующих защитных аппаратов на входных порталах или на первой от ПС опоре того конца ВЛ, который может быть отключен. При наличии на отключенном конце ВЛ трансформаторов напряжения вместо РТ2 должны быть установлены РВ или соответствующие ОПН.

Расстояние от РТ2 до отключенного конца линии (аппарата) должно быть не более 60 м для ВЛ 110 кВ и не более 40 м для ВЛ 35 кВ.

4.2.145. На ВЛ, работающих на пониженном относительно класса изоляции напряжении, на первой опоре защищенного подхода ее к ПС, считая со стороны линии, т. е. на расстоянии от ПС, определяемом табл. 4.2.10-4.2.12 в зависимости от удаления РВ или ОПН от защищаемого оборудования, должны быть установлены РТ или ИП класса напряжения, соответствующего рабочему напряжению линии.

Допускается устанавливать защитные промежутки или шунтировать перемычками часть изоляторов в гирляндах на нескольких смежных опорах (при отсутствии загрязнения изоляции промышленными, солончаковыми, морскими и другими уносами). Число изоляторов в гирляндах, оставшихся незашунтированными, должно соответствовать рабочему напряжению.

На ВЛ с изоляцией, усиленной по условию загрязнения атмосферы, если начало защищенного подхода к ПС в соответствии с табл. 4.2.10-4.2.12 находится в зоне усиленной изоляции, на первой опоре защищенного подхода должен устанавливаться комплект защитных аппаратов, соответствующих рабочему напряжению ВЛ. 4.2.146. Трубчатые разрядники должны быть выбраны по току КЗ в соответствии со следующими требованиями:

1) для сетей до 35 кВ верхний предел тока, отключаемого трубчатым разрядником, должен быть не менее наибольшего действующего значения тока трехфазного КЗ в данной точке сети (с учетом апериодической составляющей), а нижний предел - не более наименьшего возможного в данной точке сети значения установившегося (без учета апериодической составляющей) тока двухфазного КЗ;

2) для сетей 110 кВ и выше верхний предел тока, отключаемого трубчатым разрядником, должен быть не менее наибольшего возможного эффективного значения тока однофазного или трехфазного КЗ в данной точке сети (с учетом апериодической составляющей), а нижний предел -не более наименьшего возможного в данной точке сети значения установившегося (без учета апериодической составляющей) тока однофазного или двухфазного КЗ. При отсутствии трубчатого разрядника на требуемые значения токов КЗ допускается применять вместо них ИП.

На ВЛ 220 кВ с деревянными опорами при отсутствии трубчатых разрядников должны быть заземлены на одной-двух опорах подвески гирлянд, при этом число изоляторов должно быть таким же, как для металлических опор.

4.2.147. На ВЛ с деревянными опорами 3-35 кВ в заземляющих спусках защитных промежутков следует выполнять дополнительные защитные промежутки, установленные на высоте не менее 2,5 м от земли. Рекомендуемые размеры защитных промежутков приведены в табл. 4.2.9.

4.2.148. В РУ 35 кВ и выше, к которым присоединены ВЛ, должны быть установлены РВ или ОПН.

Разрядники вентильные или ОПН следует выбирать с учетом координации их защитных характеристик с изоляцией защищаемого оборудования, соответствия наибольшего рабочего напряжения наибольшему рабочему напряжению сети с учетом высших гармоник и неравномерности распределения напряжения по поверхности, а также допустимых повышений напряжения в течение времени действия резервных релейных защит при однофазном замыкании на землю, при одностороннем включении линии или переходном резонансе на высших гармониках.

При увеличенных расстояниях от защитных аппаратов до защищаемого оборудования с целью сокращения числа устанавливаемых аппаратов могут быть применены РВ или ОПН с более низким уровнем остающихся напряжений, чем это требуется по условиям координации изоляции.

Таблица 4.2.9

Рекомендуемые размеры основных и дополнительных защитных промежутков

Номинальное напряжение, кВ Размеры защитных промежутков, м
основных дополнительных
3 20 5
6 40 10
10 60 15
20 140 20
35 250 30
110 650 -
150 930 -
220 1350 -
330 1850 -
500 3000 -

Расстояния по шинам, включая ответвления, от разрядников до трансформаторов и другого оборудования должны быть не более указанных в табл.4.2.10-4.2.13 (см. также 4.2.136). При превышении указанных расстояний должны быть дополнительно установлены защитные аппараты на шинах или линейных присоединениях.

Приведенные в табл. 4.2.10-4.2.13 наибольшие допустимые расстояния до электрооборудования соответствуют его изоляции категории "б" по государственному стандарту.

Наибольшие допустимые расстояния между РВ или ОПН и защищаемым оборудованием определяют, исходя из числа линий и разрядников, включенных в нормальном режиме работы ПС.

Количество и места установки РВ или ОПН следует выбирать, исходя из принятых на расчетный период схем электрических соединений, числа ВЛ и трансформаторов. При этом расстояния от защищаемого оборудования до РВ или ОПН должны быть в пределах допустимых и на промежуточных этапах с длительностью, равной грозовому сезону или более. Аварийные и ремонтные работы при этом не учитываются.

4.2.149. В цепях трансформаторов и шунтирующих реакторов РВ или ОПН должны быть установлены без коммутационных аппаратов между ними и защищаемым оборудованием.

Защитные аппараты при нахождении оборудования под напряжением должны быть постоянно включены.

Таблица 4.2.10

Наибольшие допустимые расстояния от вентильных разрядников до защищаемого оборудования 35-220 кВ

Номинальное напряжение, кВ Тип опор на подходах ВЛ к РУ и подстанциям Длина защищенного тросом подхода ВЛ, км Расстояния до силовых трансформаторов, м Расстояния до остального оборудования, м
Тупиковые РУ РУ с двумя постоянно включенными ВЛ РУ с тремя или более постоянно включенными ВЛ Тупиковые РУ РУ с двумя или более постоянно включенными ВЛ
Разрядники III гр. Разрядники II гр. Разрядники III гр. Разрядники II гр. Разрядники III гр. Разрядники II гр. Разрядники III гр. Разрядники II гр. Разрядники III гр. Разрядники II гр.
1 x РВС 2 x РВС 1 x РВМГ 2 x РВМГ 1 x РВС 2 x РВС 1 x РВМГ 2 x РВМГ 1 x РВС 2 x РВС 1 x
РВМГ
2 x РВМГ 1 x РВС 2 x РВС 1 x РВМГ 2 x РВМГ 1 x РВС 2 x РВС 1 x РВМГ 2 x РВМГ
35 Опоры с горизонтальным расположением проводов 0,5 20 30 - - 30 40 - - 35 45 - - 25 40 - - 30 50 - -
1,0 40 60 - - 50 100 - - 90 120 - - 75 100 - - 100 150 - -
1,5 60 90 - - 80 120 - - 120 150 - - 100 130 - - 125 200 - -
2,0 и более 75 100 - - 100 150 - - 150 180 - - 125 150 - - 150 200 - -
Опоры с негоризонтальным расположением проводов 1,0 20 30 - - 30 40 - - 40 50 - - 40 60 - - 50 100 - -
1,5 30 50 - - 50 60 - - 60 70 - - 60 90 - - 80 120 - -
2,0 и более 45 70 - - 70 90 - - 90 100 - - 70 120 - - 90 150 - -
110 Опоры с горизонтальным расположением проводов 1,0 30 50 40 100 50 70 60 120 70 90 80 125 120 140 130 180 130 150 140 190
1,5 50 80 70 150 70 90 80 160 90 110 100 175 140 170 150 200 200 200 180 200
2,0 70 100 90 180 80 120 100 200 110 135 120 250 170 200 180 220 200 200 200 200
2,5 90 165 120 220 95 150 125 250 125 180 135 250 190 200 220 250 200 200 200 200
3,0 и более 100 180 150 250 110 200 160 250 140 200 170 250 200 200 250 250 200 200 250 250
Опоры с негоризонтальным расположением проводов 1,0 15 20 20 50 20 30 30 75 30 40 40 100 70 90 80 110 100 130 120 170
1,5 30 55 40 80 40 60 50 100 50 70 60 130 110 130 120 160 150 180 160 200
2,0 50 75 70 120 60 90 70 150 70 100 90 190 120 150 140 180 200 200 180 250
2,5 65 100 90 160 70 115 100 200 80 125 120 250 130 200 160 230 200 200 200 200
3,0 и более 80 140 120 200 80 140 130 250 95 150 140 250 150 200 180 250 200 220 220 250
150-220 Опоры с горизонтальным расположением проводов 2,0 - - 20 65 - - 60 100 - - 90 110 90 160 100 210 150 220 200 280
2,5 - - 35 75 - - 70 140 - - 100 150 110 180 120 250 170 280 250 350
3,0 и более - - 80 100 - - 90 170 - - 120 180 120 200 160 280 190 310 270 400
Опоры с негоризонтальным расположением проводов 2,0 - - 10 35 - - 35 60 - - 45 65 60 90 75 130 90 120 100 150
2,5 - - 15 70 - - 65 90 - - 80 90 80 120 100 180 120 160 140 220
3,0 - - 40 90 - - 85 110 - - 100 120 100 160 140 230 150 200 180 300

Примечания: 1. Расстояния от РВ до электрооборудования, кроме силовых трансформаторов, не ограничиваются при числе параллельно работающих ВЛ: на напряжении 110 кВ - 7 и более; на 150 кВ - 6 и более; на 220 кВ - 4 и более.

2. Допустимые расстояния определяются до ближайшего РВ.

3. При использовании ОПН вместо РВ или при изменении испытательных напряжений защищаемого оборудования расстояние до силовых трансформаторов или другого электрооборудования определяется по формуле

L_опн = L_рв(U_исп- U_опн)/(U_исп -U_рв),

где L_опн- расстояние от ОПН до защищаемого оборудования, м;

L_рв - расстояние от разрядника до защищаемого оборудования, м;

U_исп - испытательное напряжение защищаемого оборудования при полном грозовом импульсе, кВ;

U_опн, U_рв- остающееся напряжение на ОПН (РВ) при токе 5 кА - для классов напряжения 110-220 кВ; 10 кА - для классов напряжения 330 кВ и выше.

4. При отличающихся данных защищенного тросом подхода допускается линейная интерполяция допустимого расстояния.

Таблица 4.2.11

Наибольшие допустимые расстояния от вентильных разрядников до защищаемого оборудования 330 кВ

 

Тип подстанции, число ВЛ Число комплектов вентильных разрядников, тип, место установки Длина защищенного тросом подхода ВЛ, км Расстояние <*>, м
до силовых трансформаторов (автотрансформаторов) и шунтирующих реакторов до трансформаторов напряжения до остального оборудования
Опоры с горизонтальным расположением проводов Опоры с негоризонтальным расположением проводов Опоры с горизонтальным расположением проводов Опоры с негоризонтальным расположением проводов Опоры с горизонтальным расположением проводов Опоры с негоризонтальным расположением проводов
Тупиковая, по схеме блока трансформатор - линия Один комплект вентильных разрядников II гр. у силового трансформатора 2,5 45 - 75 - 130 100
3,0 70 20 90 30 140 110
4,0 100 50 115 85 150 130
Два комплекта вентильных разрядников II гр.: один комплект - у силового трансформатора, другой - в линейной ячейке 2,5 70 - 250 <**> - 330 <**> 232 <**>
3,0 120 20 320 <**> 100 380 <**> 270 <**>
4,0 160 90 400 <**> 250 450 <**> 340 <**>
Тупиковая, по схеме объединенный блок Два комплекта вентильных разрядников II гр. у силовых трансформаторов 2,0 70 - 210 - 335 280
2,5 110 20 240 100 340 320
3,0 150 65 260 200 355 340
Проходная с двумя ВЛ и одним трансформатором, по схеме треугольник Один комплект вентильных разрядников II гр. у силового трансформатора 2,0 80 - 160 - 390 300
2,5 110 50 210 120 410 350
3,0 150 80 250 150 425 380
Проходная с двумя ВЛ и двумя трансформаторами по схеме мостик Два комплекта вентильных разрядников II гр. у силовых трансформаторов 2,0 60 - 320 - 420 300
2,5 80 20 400 260 500 360
3,0 130 60 475 310 580 415
Проходная, с двумя ВЛ и двумя трансформаторами, по схеме четырехугольник Два комплекта вентильных разрядников II гр. у силовых трансформаторов 2,0 150 - 500 - 1000 1000
2,5 200 80 700 320 1000 1000
3,0 240 140 750 470 1000 1000
Подстанция с тремя и более отходящим ВЛ и двумя трансформаторами Два комплекта вентильных разрядников II гр. у силовых трансформаторов 2,0 150 40 960 - 1000 1000
2,5 220 80 1000 400 1000 1000
3,0 300 140 1000 1000 1000 1000
Подстанция с тремя и более отходящими ВЛ и одним трансформатором Один комплект вентильных разрядников II гр. у силового трансформатора 2,0 100 30 700 - 1000 750
2 175 70 800 200 1000 1000
3,0 250 100 820 700 1000 1000

<*> Соответственно п. 3 примечания к табл. 4.2.10.

<**> От РВ, установленных у силовых трансформаторов.

Примечание. При отличающихся длинах защищенного подхода допускается линейная интерполяция значения допустимого расстояния.

Таблица 4.2.12

Наибольшие допустимые расстояния от вентильных разрядников до защищаемого оборудования 500 кВ

Тип подстанции, число ВЛ Число комплектов разрядников, тип, место установки Расстояние <*>, м
до силовых трансформаторов (автотрансформаторов) и шунтирующих реакторов до трансформаторов напряжения до остального электрооборудования
Тупиковая, по схеме блока трансформатор-линия Два комплекта вентильных разрядников II гр.: один комплект - у силового трансформатора, другой - в линейной ячейке или на реакторном присоединении 95 150/700 150/700
Проходная, с двумя ВЛ и одним трансформатором, по схеме треугольник Два комплекта вентильных разрядников II гр.: один комплект - у силового трансформатора, другой - на шинах, в линейной ячейке или на реакторном присоединении 130 350/700 350/900
Проходная, с двумя ВЛ и двумя трансформаторами, по схеме четырехугольник Два комплекта вентильных разрядников II гр. у силовых трансформаторов 160 350 800
Подстанция с тремя и более отходящими ВЛ и двумя трансформаторами То же 240 450 900
Подстанция с тремя и более отходящими ВЛ и одним трансформатором Один комплект вентильных разрядников II гр. у силового трансформатора 175 400 600

<*> Соответственно п. 3 примечания к табл. 4.2.10. В значениях, указанных дробью, числитель - допустимое расстояние до ближайшего РВ (в линейной ячейке, на шинах или на реакторном присоединении), знаменатель - до РВ, установленного у силового трансформатора.

Таблица 4.2.13

Наибольшие допустимые расстояния от вентильных разрядников до защищаемого оборудования 750 кВ

Тип подстанции, число ВЛ Число комплектов разрядников, тип, место установки Расстояние <*>, м
до силовых трансформаторов (автотрансформаторов) и шунтирующих реакторов до трансформаторов напряжения до остального электрооборудования
Тупиковая, по схеме блок трансформатор-линия с одним шунтирующим реактором Три комплекта вентильных разрядников: один комплект - у силового трансформатора, другой - у реактора, третий - в линейной ячейке 75 <***> 200 <***> 1000
Тупиковая по схеме трансформатор-линия с двумя шунтирующими реакторами Три комплекта вентильных разрядников: первый комплект - у силового трансформатора, второй и третий - у реактора 75 <***> 140 <***> 350 <***>
То же Четыре комплекта вентильных разрядников: первый комплект - у силового трансформатора, второй и третий - у реакторов; четвертый - в линейной ячейке 140 230 1000
Тупиковая по схеме два трансформатора - линия с одним шунтирующим реактором Три комплекта вентильных разрядников: два комплекта - у силовых трансформаторов, третий - у реактора 50 <***> 140 <***> 350 <*>
То же Четыре комплекта вентильных разрядников: два комплекта - у силовых трансформаторов, третий комплект - у реактора, четвертый комплект - в линейной ячейке 130 230 1000
Проходная по схеме трансформатор - две линии с шунтирующими реакторами Три комплекта вентильных разрядников: один комплект - у силового трансформатора, два комплекта - у реактора 100 120 350 <**>
Проходная по схеме два трансформатора - две линии с шунтирующими реакторами Четыре комплекта вентильных разрядников: два комплекта - у силовых трансформаторов, два комплекта - у реакторов 120 120 350 <**>

<*> При расстоянии от оборудования, установленного на вводе ВЛ на подстанцию (конденсатор связи, линейный разъединитель и др.), до точки присоединения ВЛ к ошиновке подстанции - не более 45 м.

<**> То же, не более 90 м.

<***> При использовании ОПН, в том числе в РУ с уменьшенными воздушными изоляционными промежутками, или при изменении испытательных напряжений допустимые расстояния до силовых трансформаторов (автотрансформаторов) и шунтирующих реакторов и другого электрооборудования определяются согласно п. 3 примечания к табл. 4.2.10

4.2.150. При присоединении трансформатора к РУ кабельной линией 110 кВ и выше в месте присоединения кабеля к шинам РУ с ВЛ должен быть установлен комплект РВ или ОПН. Заземляющий зажим РВ или ОПН должен быть присоединен к металлическим оболочкам кабеля. В случае присоединения к шинам РУ нескольких кабелей, непосредственно соединенных с трансформаторами, на шинах РУ устанавливается один комплект РВ или ОПН. Место их установки следует выбирать возможно ближе к местам присоединения кабелей.

При длине кабеля больше удвоенного расстояния, указанного в табл. 4.2.10-4.2.13, РВ или ОПН с такими же остающимися напряжениями, как у защитного аппарата в начале кабеля, устанавливается у трансформатора.

4.2.151. Неиспользуемые обмотки низшего и среднего напряжений силовых трансформаторов (автотрансформаторов), а также обмотки, временно отключенные от шин РУ в грозовой период, должны быть соединены в звезду или треугольник и защищены РВ или ОПН, включенными между вводами каждой фазы и землей. Защита неиспользуемых обмоток низшего напряжения, расположенных первыми от магнитопровода, может быть выполнена заземлением одной из вершин треугольника, одной из фаз или нейтрали звезды либо установкой РВ или ОПН соответствующего класса напряжения на каждой фазе.

Защита неиспользуемых обмоток не требуется, если к ним постоянно присоединена кабельная линия длиной не менее 30 м, имеющая заземленную оболочку или броню.

4.2.152. Для защиты нейтралей обмоток 110-150 кВ силовых трансформаторов, имеющих изоляцию, пониженную относительно изоляции линейного конца обмотки и допускающую работу с разземленной нейтралью, следует устанавливать ОПН, обеспечивающие защиту их изоляции и выдерживающие в течение нескольких часов квазиустановившиеся перенапряжения при обрыве фазы линии.

В нейтрали трансформатора, изоляция которой не допускает разземления, установка разъединителей не допускается.

4.2.153. Распредустройства3-20 кВ, к которым присоединены ВЛ, должны быть защищены РВ или ОПН, установленными на шинах или у трансформаторов. В обоснованных случаях могут быть дополнительно установлены защитные емкости. Вентильный разрядник или ОПН в одной ячейке с трансформатором напряжения должен быть присоединен до его предохранителя.

При применении воздушной связи трансформаторов с шинами РУ 3-20 кВ расстояния от РВ и ОПН до защищаемого оборудования не должны превышать 60 м при ВЛ на деревянных опорах и 90 м при ВЛ на металлических опорах.

При присоединении трансформаторов к шинам кабелями расстояния от установленных на шинах РВ или ОПН до трансформаторов не ограничиваются.

Защита подходов ВЛ 3-20 кВ к ПС молниеотводами по условиям грозозащиты не требуется.

На подходах ВЛ 3-20 кВ с деревянными опорами к ПС на расстоянии 200-300 м от ПС должен быть установлен комплект защитных аппаратов (РТ1). На ВЛ 3-20 кВ, которые в грозовой сезон могут быть длительно отключены с одной стороны, следует устанавливать защитные аппараты (РТ2) на конструкции ПС или на концевой опоре того конца ВЛ, который может быть длительно отключен. Расстояние от РТ2 до отключенного выключателя по ошиновке должно быть не более 10 м. При мощности трансформатора до 0,63 MB·A допускается не устанавливать трубчатые разрядники на подходах ВЛ 3-20 кВ с деревянными опорами.

При невозможности выдержать указанные расстояния, а также при наличии на отключенном конце ВЛ трансформаторов напряжения вместо РТ2 должны быть установлены РВ или ОПН. Расстояние от РВ до защищаемого оборудования должно быть при этом не более 10 м, для ОПН - увеличенное пропорционально разности испытательного напряжения ТН и остающегося напряжения ОПН. При установке РВ или ОПН на всех вводах ВЛ в ПС и их удалении от подстанционного оборудования в пределах допустимых значений по условиям грозозащиты защитные аппараты на шинах ПС могут не устанавливаться. Сопротивление заземления разрядников РТ1 и РТ2 не должны превышать 10 Ом при удельном сопротивлении земли до 1000 Ом·м и 15 Ом при более высоком удельном напряжении.

На подходах к подстанциям ВЛ 3-20 кВ с металлическими и железобетонными опорами установка защитных аппаратов не требуется. Однако, при применении на ВЛ 3-20 кВ изоляции, усиленной более чем на 30 % (например, из-за загрязнения атмосферы), на расстоянии 200-300 м от ПС и на ее вводе должны быть установлены ИП.

Металлические и железобетонные опоры на протяжении 200-300 м подхода к ПС должны быть заземлены с сопротивлением не более приведенных в табл.2.5.35.

Защита ПС 3-20 кВ с низшим напряжением до 1 кВ, присоединенных к ВЛ 3-20 кВ, должна выполняться РВ или ОПН, устанавливаемыми со стороны высокого и низкого напряжения ПС.

В случае присоединения ВЛ 3-20 кВ к ПС с помощью кабельной вставки в месте присоединения кабеля к ВЛ должен быть установлен комплект РВ или ОПН. В этом случае заземляющий зажим разрядника, металлические оболочки кабеля, а также корпус кабельной муфты должны быть соединены между собой по кратчайшему пути. Заземляющий зажим разрядника должен быть соединен с заземлителем отдельным спуском. Если ВЛ выполнена на деревянных опорах, на расстоянии 200-300 м от конца кабеля следует устанавливать комплект защитных аппаратов. При длине кабельной вставки более 50 м установка РВ или ОПН на ПС не требуется. Сопротивление заземлителя аппарата должно быть не более значений, приведенных в табл. 2.5.35. Молниезащита токопроводов 3-20 кВ осуществляется как молниезащита ВЛ соответствующего класса напряжения.

4.2.154. Кабельные вставки 35-220 кВ при их длине менее 1,5 км должны быть защищены с обеих сторон защитными аппаратами. Кабели 35-110 кВ защищаются РВС III группы или РТ, а кабели напряжением 220 кВ - РВ II группы или соответствующими ОПН. При длине кабеля 1,5 км и более на ВЛ с металлическими и железобетонными опорами установка разрядников или ограничителей по концам кабеля не требуется.

4.2.155. Защиту ПС 35-110 кВ с трансформаторами мощностью до 40 МВ·А, присоединенных к ответвлениям протяженностью менее требуемой длины защищаемого подхода (см. табл. 4.2.8 и 4.2.10) от действующих ВЛ без троса, допускается выполнять по упрощенной схеме (рис.4.2.18), включающей:

разрядники вентильные; устанавливаются на ПС на расстоянии от силового трансформатора не более 10 м при использовании РВ III группы и не более 15 м при использовании РВ II группы. При этом расстояние от РВ до остального оборудования не должно превышать соответственно 50 и 75 м. Расстояние до ограничителей определяется так же, как было указано ранее в табл. 4.2.10-4.2.13;

тросовые молниеотводы подхода к ПС на всей длине ответвления; при длине ответвления менее 150 м следует дополнительно защищать тросовыми или стержневыми молниеотводами по одному пролету действующей ВЛ в обе стороны от ответвления;

комплекты защитных аппаратов РТ1, РТ2 с сопротивлением заземлителя не более 10 Ом, устанавливаемые на деревянных опорах: РТ2 - на первой опоре с тросом со стороны ВЛ или на границе участка, защищаемого стержневыми молниеотводами; РТ1 - на незащищенном участке ВЛ на расстоянии 150-200 м от РТ2.

При длине подхода более 500 м установка комплекта трубчатых разрядников РТ1 не требуется.

Защита ПС, на которых расстояния между РВ и трансформатором превышают 10 м, выполняется в соответствии с требованиями, приведенными в 4.2.148.

Рис.4.2.18. Схемы защиты от грозовых перенапряжений ПС, присоединенных к ВЛ ответвлениями длиной до 150 и более 150 м

Упрощенную защиту ПС, в соответствии с указанными выше требованиями, допускается выполнять и в случае присоединения ПС к действующим ВЛ с помощью коротких подходов (рис. 4.2.19). При этом трансформаторы должны быть защищены РВ II группы или соответствующими ОПН.

Выполнение упрощенной защиты ПС, присоединенных к вновь сооружаемым ВЛ, не допускается.

Рис.4.2.19. Схемы защиты от грозовых перенапряжений ПС, присоединенных к ВЛ с помощью заходов длиной до 150 и более 150 м

4.2.156. В районах с удельным сопротивлением земли 1000 Ом·м и более сопротивление заземления разрядников РТ1 и РТ2 35-110 кВ, устанавливаемых для защиты ПС, которые присоединяются к действующим ВЛ на ответвления или с помощью коротких заходов, должно быть не более 30 Ом. При этом заземлитель РТ2 должен быть соединен с заземляющим устройством ПС.

4.2.157. Коммутационные аппараты, устанавливаемые на опорах ВЛ до 110 кВ, имеющих защиту тросом не по всей длине, как правило, должны быть защищены защитными аппаратами, устанавливаемыми на тех же опорах со стороны потребителя. Если коммутационный аппарат нормально отключен, разрядники должны быть установлены на той же опоре с каждой стороны, находящейся под напряжением.

При установке коммутационных аппаратов на расстоянии до 25 м по длине ВЛ от места подключения линии к ПС или распределительному пункту установка защитных аппаратов на опоре, как правило, не требуется. Если коммутационные аппараты в грозовой сезон нормально отключены, то со стороны ВЛ на опоре должны быть установлены защитные аппараты.

На ВЛ напряжением до 20 кВ с железобетонными и металлическими опорами допускается не устанавливать защитные аппараты для защиты коммутационных аппаратов, имеющих изоляцию того же класса, что и ВЛ.

Установка коммутационных аппаратов в пределах защищаемых тросом подходов ВЛ, которые указаны в 4.2.155, 4.2.162 и расстояний по табл. 4.2.10 допускается на первой опоре со стороны линии, а также на следующих опорах подхода при условии равной прочности их изоляции.

Сопротивление заземляющих устройств аппаратов должно удовлетворять требованиям, приведенным в 2.5.129.

4.2.158. Ответвление от ВЛ, выполняемое на металлических и железобетонных опорах, должно быть защищено тросом по всей длине, если оно присоединено к ВЛ, защищенной тросом по всей длине. При выполнении ответвлений на деревянных опорах в месте их присоединений к ВЛ должен быть установлен комплект защитных аппаратов.

4.2.159. Для защиты секционирующих пунктов 3-10 кВ должны быть установлены защитные аппараты - по одному комплекту на концевой опоре каждой питающей ВЛ с деревянными опорами. При этом заземляющие спуски защитных аппаратов следует присоединять к заземляющему устройству переключательного пункта.

Защита вращающихся электрических машин от грозовых перенапряжений

4.2.160. Воздушные линии на металлических и железобетонных опорах допускается непосредственно присоединять к генераторам (синхронным компенсаторам) мощностью до 50 МВт (до 50 МВ·А) и соответствующим РУ.

Воздушные линии на деревянных опорах допускается присоединять к генераторам (синхронным компенсаторам) мощностью до 25 МВт (до 25 МВ·А) и соответствующим РУ.

Присоединение воздушных линий к генераторам (синхронным компенсаторам) мощностью более 50 МВт (более 50 МВ·А) должно осуществляться только через трансформатор.

Для защиты блочных трансформаторов, связанных с генераторами мощностью 100 МВт и выше со стороны ВН должны быть установлены РВ не ниже II группы или соответствующие ОПН.

4.2.161. Для защиты генераторов и синхронных компенсаторов, а также электродвигателей мощностью более 3 МВт, присоединенных к общим шинам воздушными линиями или токопроводами, должны быть установлены РВ I группы или ОПН с соответствующим остающимся напряжением грозового импульса тока и емкости не менее 0,5 мкФ на фазу. При выборе РВ или ОПН с более низкими значениями остающихся напряжений допускается устанавливать емкости менее 0,5 мкФ на фазу. Кроме того, защита подходов ВЛ к РУ электростанций, ПС и токопроводов к машинам должна быть выполнена с уровнем грозоупорности не менее 50 кА. Разрядники вентильные или ОПН следует устанавливать для защиты: генераторов (синхронных компенсаторов) мощностью более 15 МВт (более 15 МВ·А) - на присоединении каждого генератора (синхронного компенсатора); 15 МВт и менее (15 МВ·А и менее) - на шинах (секциях шин) генераторного напряжения; электродвигателей мощностью более 3 МВт - на шинах РУ.

При защите генераторов (синхронных компенсаторов) с выведенной нейтралью, не имеющих витковой изоляции (машины со стержневой обмоткой) мощностью 25 МВт и более (25 МВ·А и более), вместо емкостей 0,5 мкФ на фазу может быть применен РВ или ОПН в нейтрали генератора (синхронного компенсатора) на номинальное напряжение машины. Установка защитных емкостей не требуется, если суммарная емкость присоединенных к генераторам (синхронных компенсаторам) участков кабелей длиной до 100 м составляет 0,5 мкФ и более на фазу.

4.2.162. Если вращающиеся машины и ВЛ присоединены к общим шинам РУ электростанций или ПС, то подходы этих ВЛ должны быть защищены от грозовых воздействий с соблюдением следующих требований:

1) подход ВЛ с металлическими и железобетонными опорами должен быть защищен тросом на протяжении не менее 300 м, в начале подхода должен быть установлен комплект РВ IV группы (рис. 4.2.20, а) или соответствующих ОПН. Сопротивление заземления РВ или ОПН не должно превышать 3 Ом, а сопротивление заземления опор на тросовом участке - 10 Ом. Рекомендуется использование деревянных траверс с расстоянием не менее 1 м по дереву от точки крепления гирлянды изоляторов до стойки опоры.

На подходах ВЛ с деревянными опорами дополнительно к средствам защиты, применяемым на ВЛ с железобетонными опорами, следует устанавливать комплект РВ IV группы или соответствующих ОПН на расстоянии 150 м от начала тросового подхода в сторону линии (рис. 4.2.20, б). Сопротивление заземления разрядников должно быть не более 3 Ом. Допускается установка РТ в начале подхода. Сопротивление заземления таких разрядников не должно превышать 5 Ом;

2) на ВЛ, присоединенных к электростанциям и ПС кабельными вставками длиной до 0,5 км, защита подхода должна быть выполнена так же, как на ВЛ без кабельных вставок (см. п. 1) и дополнительно должен быть установлен комплект РВ2 IV группы или соответствующих ОПН в месте присоединения ВЛ к кабелю. Заземляемый вывод защитного аппарата кратчайшим путем следует присоединить к броне, металлической оболочке кабеля и к заземлителю (рис. 4.2.20, в, г).Сопротивление заземления аппарата не должно превышать 5 Ом;

3) если подход ВЛ на длине не менее 300 м защищен от прямых ударов молнии зданиями, деревьями или другими высокими предметами и находится в их зоне защиты, то подвеска троса на подходе ВЛ не требуется. При этом в начале защищенного участка ВЛ (со стороны линии) должен быть установлен комплект РВ1 IV группы (рис. 4.2.20, д) или соответствующих ОПН. Сопротивление заземления разрядника не должно превышать 3 Ом. Спуски заземления РВ1 кратчайшим путем должны быть соединены с контуром заземления ПС (электростанции);

4) при наличии токоограничивающего реактора на присоединении ВЛ подход на длине 100-150 м должен быть защищен от прямых ударов молнии тросовым молниеотводом (рис. 4.2.20, е). В начале подхода, защищенного молниеотводом, а также у реактора должны быть установлены комплекты РВ 1 и РВ2 IV группы (рис. 4.2.20, а) или соответствующих ОПН. Сопротивление заземления аппарата, установленного в начале подхода со стороны линии, должно быть не более 3 Ом;

5) при присоединении ВЛ к шинам РУ с вращающимися машинами через токоограничивающий реактор и кабельную вставку длиной более 50 м защита подхода ВЛ от прямых ударов молнии не требуется. В месте присоединения ВЛ к кабелю и перед реактором должны быть установлены комплекты РВ1 и РВ2 IV группы или ОПН с сопротивлением заземления не более 3 Ом (рис. 4.2.20, ж);

6) на ВЛ, присоединенных к шинам РУ с вращающимися машинами мощностью менее 3 МВт (менее 3 MB·А), подходы которых на длине не менее 0,5 км выполнены на железобетонных или металлических опорах с сопротивлением заземления не более 5 Ом, должен быть установлен комплект РВ IV группы или соответствующих ОПН на расстоянии 100-150 м от ПС (электростанции) (рис. 4.2.20, з). Сопротивление заземления защитных аппаратов должно быть не более 3 Ом. При этом защита подхода ВЛ тросом не требуется.

а

б

в

г

д

е

ж

з

Рис.4.2.20. Схемы защиты вращающихся электрических машин от грозовых перенапряжений

4.2.163. При применении открытых токопроводов для соединения генераторов (синхронных компенсаторов) с трансформаторами токопроводы должны входить в зоны защиты молниеотводов и сооружений ПС (электростанций). Место присоединения молниеотводов к заземляющему устройству ПС (электростанций) должно быть удалено от места присоединения к нему заземляемых элементов токопровода, считая по магистралям заземления, не менее чем на 20 м.

Если открытые токопроводы не входят в зоны защиты молниеотводов ОРУ, то они должны быть защищены от прямых ударов молнии отдельно стоящими молниеотводами или тросами, подвешенными на отдельных опорах с защитным углом не более 20°. Заземление отдельно стоящих молниеотводов и тросовых опор должно выполняться обособленными заземлителями, не имеющими соединения с заземляющими устройствами опор токопроводов, или путем присоединения к заземляющему устройству РУ в точках, удаленных от места присоединения к нему заземляемых элементов токопровода на расстояние не менее 20 м.

Расстояние от отдельно стоящих молниеотводов (тросовых опор) до токоведущих или заземленных элементов токопровода по воздуху должно быть не менее 5 м. Расстояние в земле от обособленного заземлителя и подземной части молниеотвода до заземлителей и подземной части токопровода должно быть не менее 5 м.

4.2.164. При присоединении открытого токопровода к РУ генераторного напряжения через реактор перед реактором должен быть установлен комплект РВ IV группы или соответствующий ОПН.

Для защиты генераторов от волн грозовых перенапряжений, набегающих по токопроводу, и от индуктированных перенапряжений должны быть установлены РВ I группы или ОПН и защитные емкости, значение которых на три фазы при номинальном напряжении генераторов должно составлять не менее: при напряжении 6 кВ - 0,8 мкФ, при 10 кВ - 0,5 мкФ и при 13,8-20 кВ - 0,4 мкФ.

Защитные емкости не требуется устанавливать, если суммарная емкость генератора и кабельной сети на шинах генераторного напряжения имеет требуемое значение. При определении емкости кабельной сети в этом случае учитываются участки кабелей на длине до 750 м.

Если РУ ПС присоединено открытыми токопроводами к РУ генераторного напряжения ТЭЦ, имеющей генераторы мощностью до 120 МВт, то защита токопровода от прямых ударов молнии должна быть выполнена так, как указано в 4.2.163.

4.2.165. Допускается не выполнять защиту подходов от прямых ударов молнии при присоединении ВЛ или открытых токопроводов:

1) к электродвигателям мощностью до 3 МВт;

2) к генераторам дизельных электростанций мощностью до 1 МВт, расположенным в районах с интенсивностью грозовой деятельности до 20 грозовых часов в году.

При этом требуется установка на подходе ВЛ двух комплектов РВ IV группы или соответствующих ОПН на расстояниях 150 (РВ2) и 250 м (РВ1) от шин ПС (рис. 4.2.21, а). Сопротивление заземления защитных аппаратов должно быть не более 3 Ом. Спуски заземления кратчайшим путем должны быть соединены с заземляющим устройством ПС или электростанции.

При наличии кабельной вставки любой длины непосредственно перед кабелем должен быть установлен РВ IV группы или соответствующий ОПН. Их заземляющий зажим должен быть кратчайшим путем присоединен к металлическим оболочкам кабеля и к заземлителю(рис. 4.2.21, б).

На шинах, питающих электродвигатели через кабельные вставки, должны быть установлены РВ I группы или соответствующие ОПН и защитные емкости не менее 0,5 мкФ на фазу.

На подходах ВЛ или открытых токопроводов с железобетонными или металлическими опорами установки РВ не требуется, если сопротивление заземления каждой опоры подхода на длине не менее 250 м составляет не более 10 Ом.

а

б

Рис.4.2.21. Схемы защиты электродвигателей мощностью до 3 МВт
при подходе ВЛ на деревянных опорах

Защита от внутренних перенапряжений

4.2.166. Электрические сети 3-35 кВ должны работать с изолированной, заземленной через резистор или дугогасящий реактор нейтралью. В электрических сетях 3-35 кВ с компенсацией емкостного тока однофазного замыкания на землю степень несимметрии емкостей фаз относительно земли не должна превышать 0,75 %. Выравнивание емкостей фаз относительно земли должно осуществляться транспозицией проводов и распределением конденсаторов высокочастотной связи. Число дугогасящих реакторов и места их установки должны определяться для нормального режима работы сети с учетом возможных делений ее части и вероятных аварийных режимов.

Дугогасящие реакторы могут устанавливаться на всех ПС, кроме тупиковых, связанных с электрической сетью не менее чем двумя линиями электропередачи. Установка реакторов на тупиковых ПС не допускается. Дугогасящие реакторы не допускается включать в нейтрали трансформаторов, присоединенных к шинам через предохранители. Мощность дугогасящих реакторов выбирается по значению полного емкостного тока замыкания на землю с учетом развития сети в ближайшие 10 лет. Рекомендуется использование автоматически настраиваемой компенсации емкостного тока замыкания на землю.

4.2.167. В электрических сетях 3-35 кВ следует принимать меры для предотвращения феррорезонансных процессов и самопроизвольных смещений нейтрали.

В электрических схемах 3-35 кВ, в которых имеются генераторы (синхронные компенсаторы) с непосредственным водяным охлаждением обмотки статора, вследствие значительной активной проводимости изоляции генератора на землю защита от феррорезонансных процессов не требуется.

4.2.168. Обмотки трансформаторов (автотрансформаторов) должны быть защищены от коммутационных перенапряжений с помощью РВ или ОПН, установленными в соответствии с требованиями 4.2.153.

4.2.169. В сетях 330, 500 и 750 кВ в зависимости от схемы сети, количества линий и трансформаторов следует предусматривать меры по ограничению длительных повышений напряжения и внутренних перенапряжений. Необходимость ограничения квазиустановившихся и внутренних перенапряжений и параметры средств защиты от них определяются на основании расчетов перенапряжений.

4.2.170. С целью ограничения опасных для оборудования коммутационных перенапряжений следует применять комбинированные РВ или ОПН, выключатели с предвключаемыми резисторами, электромагнитные трансформаторы напряжения или другие средства, а также сочетания их с мероприятиями по ограничению длительных повышений напряжения (установка шунтирующих и компенсационных реакторов, схемные мероприятия, системная и противоаварийная автоматики, в частности автоматики от повышения напряжения).

Коммутационные перенапряжения на шинах ПС 330, 500 и 750 кВ должны быть ограничены в зависимости от уровня изоляции оборудования.

4.2.171. Для РУ 110-500 кВ должны предусматриваться технические решения, исключающие появление феррорезонансных перенапряжений, возникающих при последовательных включениях электромагнитных трансформаторов напряжения и емкостных делителей напряжения выключателей.

К этим решениям относится в частности:

применение выключателей без емкостных делителей напряжения;

применение вместо электромагнитных трансформаторов емкостных;

применение антирезонансных трансформаторов напряжения;

увеличение в 1,5-2 раза емкости ошиновки РУ путем установки на шинах дополнительных конденсаторов, например связи.

Пневматическое хозяйство

4.2.172. Для снабжения сжатым воздухом коммутационных аппаратов (воздушных выключателей, пневматических приводов к выключателям, разъединителям) РУ электрических станций и ПС должна предусматриваться установка сжатого воздуха, состоящая из стационарной компрессорной установки и воздухораспределительной сети.

Вывод в ремонт или выход из строя любого элемента установки сжатого воздуха не должны приводить к нарушению воздухообеспечения коммутационных аппаратов.

4.2.173. Получение в компрессорной установке осушенного воздуха осуществляется применением термодинамического способа осушки воздуха, для чего предусматриваются две ступени давления:

компрессорное (повышенное) - для компрессоров и воздухосборников-аккумуляторов сжатого воздуха, выбираемое из условия обеспечения требуемой относительной влажности воздуха в коммутационных аппаратах;

рабочее (номинальное) - для воздухораспределительной сети, в соответствии с номинальным давлением воздуха коммутационных аппаратов.

Системы компрессорного и рабочего давления должны быть связаны между собой перепускными клапанами.

Для снабжения сжатым воздухом с требуемой температурой точки росы выключателей допускается дополнительно применять физико-химический (адсорбционный) способ осушки воздуха. При этом число блоков очистки воздуха должно быть не менее двух.

4.2.174. Производительность рабочих компрессоров должна быть выбрана такой, чтобы обеспечить:

1) в установках с компрессорами давлением до 10 МПа:

0,5 ч непрерывной работы с 2-часовой паузой;

восстановление давления в воздухосборниках, сниженного на вентилирование воздушных выключателей и на утечки всей системы, за 2 ч, пока компрессоры не работают, - в течение 0,5ч;

2) в установках с компрессорами давлением 23 МПа:

1,5 ч непрерывной работы с 2-часовой паузой;

восстановление давления в воздухосборниках (условия аналогичны изложенным в п. 1) - в течение 1,5 ч.

При любом количестве рабочих компрессоров, исходя из условий надежности воздухообеспечения коммутационных аппаратов, должны быть предусмотрены один или два резервных в зависимости от местных условий.

Указанное не распространяется на ПС с одним коммутационным аппаратом, имеющим пневмопривод, где должны устанавливаться два компрессора, один из которых резервный.

Для снабжения сжатым воздухом коммутационных аппаратов ПС и РУ промышленных предприятий допускается использование заводской пневматической установки при условии обеспечения ею требований настоящей главы.

4.2.175. Пополнение воздуха в резервуарах коммутационных аппаратов в рабочем и аварийном режимах должно осуществляться за счет запаса воздуха в воздухосборниках компрессорного давления.

Емкость воздухосборников должна обеспечивать покрытие суммарного расхода воздуха (при неработающих компрессорах):

в рабочем режиме - на вентилирование воздушных выключателей и на утечки всей системы за 2 ч, пока компрессоры не работают. При этом остаточное давление в воздухосборниках должно быть таким, чтобы обеспечивалось допустимое влагосодержание воздуха в коммутационных аппаратах;

в аварийном режиме - на восстановление давления в резервуарах воздушных выключателей (до наименьшего допустимого значения по условиям работы выключателей) при одновременном отключении наибольшего числа выключателей, возможного по режиму работы электроустановок с учетом действия релейной защиты и автоматики. При этом наименьшее давление сжатого воздуха в воздухосборниках должно быть выше номинального давления сжатого воздуха в аппаратах:

на 30 % - в установках с компрессорами давлением до 10 МПа;

на 80 % - в установках с компрессорами давлением 23 МПа.

4.2.176. В расчетах следует принимать, что начало аварийного режима с массовым отключением выключателей совпадает с моментом периодического включения в работу компрессорной установки (т. е. когда давление в воздухосборниках снизилось до пускового давления компрессора).

4.2.177. Для каждого значения номинального давления коммутационных аппаратов РУ должна выполняться своя воздухораспределительная сеть, питающаяся не менее чем двумя перепускными клапанами от компрессорной установки.

4.2.178. Перепускные клапаны должны поддерживать в воздухораспределительной сети и в резервуарах воздушных выключателей давление в заданных пределах.

Пропускная способность перепускных клапанов и воздухопроводов распределительной сети должна обеспечивать восстановление давления воздуха (до наименьшего допустимого значения по условиям работы выключателей) в резервуаре выключателя, который может отключаться в цикле неуспешного АПВ (в том числе при наличии двукратного АПВ).

Перепускной клапан в нормальном режиме, как правило, должен обеспечивать непрерывный перепуск небольшого количества воздуха для покрытия расхода на утечки и вентилирование в системе после клапана.

4.2.179. Перепускные клапаны должны выполняться с электромагнитным управлением.

Управление автоматикой включения и отключения перепускных клапанов необходимо осуществлять независимо от режима работы компрессоров. Управление электромагнитными приводами перепускных клапанов следует производить электроконтактными манометрами, устанавливаемыми в помещении компрессорной установки.

4.2.180. Компрессорная установка, за исключением блока очистки воздуха, должна быть автоматизирована и работать без постоянного дежурного персонала.

В схеме управления компрессорной установкой должны быть предусмотрены: автоматический запуск и останов рабочих и резервных компрессоров, поддерживающих в воздухосборниках и в резервуарах выключателей давление в установленных пределах; автоматическая продувка (удаление влаги и масла) водомаслоотделителей; автоматическое управление перепускными клапанами; защита компрессорных агрегатов при нарушениях нормального режима работы.

Установка сжатого воздуха должна быть оборудована сигнализацией, действующей при нарушениях нормальной ее работы.

4.2.181. Устройство автоматизированных компрессорных установок с машинами производительностью до 5 м3/мин в РУ регламентируется действующими правилами устройства и безопасной эксплуатации стационарных компрессорных установок, воздухопроводов и газопроводов Госгортехнадзора России.

4.2.182. Воздухосборники должны удовлетворять Правилам устройства и безопасной эксплуатации сосудов, работающих под давлением, Госгортехнадзора России.

4.2.183. Воздухосборники должны устанавливаться на открытом воздухе на расстоянии не менее 1 м от стены компрессорной, желательно с теневой стороны. Специальный навес над ними (для защиты от солнечной радиации) не требуется. Должна предусматриваться возможность монтажа и демонтажа любого воздухосборника без нарушения нормальной эксплуатации остальных. Допускается установка воздухосборников в отдельном помещении того здания, в котором размещается ЗРУ с воздушными выключателями.

4.2.184. Спускные клапаны водомаслоотделителей компрессора и продувочные клапаны баллонов 23 МПа присоединяются к системе дренажа, выводимой наружу в специально предусмотренный для этого колодец.

4.2.185. Для нормальной работы компрессоров в помещении компрессорной установки должна поддерживаться температура не ниже +10 °С и не выше +40 °С, для чего должны быть предусмотрены отопление и приточно-вытяжная механическая вентиляция.

4.2.186. Воздухораспределительная сеть должна, как правило, выполняться кольцевой, разделенной на участки при помощи запорных вентилей.

Питание воздухопроводной сети должно осуществляться двумя магистралями от компрессорной установки.

4.2.187. Для защиты воздухораспределительной сети давлением 2,0 МПа компрессорной установки до 10 МПа в ней должны быть установлены предохранительные клапаны, срабатывающие при превышении давления в обеих нитках питающей магистрали воздухораспределительной сети.

4.2.188. Линейные водоотделители устанавливаются в обеих нитках питающей магистрали воздухораспределительной сети давлением 2,0 МПа компрессорной установки до 10 МПа. Линейный водоотделитель должен иметь спускной вентиль и штуцеры с фланцами для присоединения подводящего и отводящего воздухопроводов.

4.2.189. Прокладка воздухопроводов распределительной сети может выполняться открыто по конструкциям и стойкам под оборудование, в кабельных туннелях, каналах и лотках совместно с кабелями, а в закрытых помещениях - также по стенам и потолкам.

4.2.190. Воздухопроводы следует прокладывать с уклоном не менее 0,3 % с установкой в нижних точках спускных вентилей для продувки сети. Ответвления к аппаратам следует прокладывать с уклоном не менее 0,3 % в направлении главной магистрали.

4.2.191. Для компенсации температурных деформаций в воздухопроводной распределительной сети должны быть предусмотрены компенсаторы, выполняемые из труб того же диаметра. Конструкция компенсаторов определяется проектной организацией.

4.2.192. Воздухопроводы компрессорной установки, распределительной сети и ответвления к шкафам управления должны выполняться из стальных бесшовных труб, причем на давление 23 МПа из нержавеющей стали; воздухопроводы от шкафов управления к резервуарам воздушных выключателей - из медных труб, допускается применение бесшовных труб из коррозионностойкой стали. Воздухопроводы между шкафами и пневматическими приводами разъединителей из стальных труб.

Воздухопроводы компрессорного давления, расположенные вне помещения компрессорной установки до воздухосборников и в пределах стены, через которую они проходят, должны быть покрыты теплоизоляцией.

4.2.193. Стальные воздухопроводы должны соединяться сваркой встык; соединения с арматурой - фланцевые.

Для труб с внутренним диаметром 6-8 мм допускаются фланцевые соединения или соединения при помощи ниппелей.

4.2.194. Внутренние поверхности воздухосборников и линейных водоотделителей должны иметь антикоррозийное покрытие.

4.2.195. Наружные поверхности воздухосборников и линейных водоотделителей, устанавливаемых на открытом воздухе, должны быть окрашены устойчивой краской светлого тона.

4.2.196. Все элементы установки сжатого воздуха должны быть доступны для разборки и чистки.

Масляное хозяйство

4.2.197. Для обслуживания маслонаполненного оборудования должны быть организованы централизованные масляные хозяйства, оборудованные резервуарами для хранения масла, насосами, оборудованием для очистки, осушки и регенерации масел, передвижными маслоочистительными и дегазационными установками, емкостями для транспортировки масла. Местоположение и объем централизованных масляных хозяйств определяется схемой организации эксплуатации энергосистемы.

4.2.198. На электростанциях, ПС 500 кВ и выше независимо от мощности установленных трансформаторов и ПС 330 кВ с трансформаторами мощностью 200 МВ·А и более предусматриваются масляные хозяйства, состоящие из склада масла и мастерской маслохозяйства с оборудованием для обработки и анализа масла.

Склады масла таких маслохозяйств на ПС должны иметь три резервуара изоляционного масла.

Емкость каждого резервуара должна быть не менее емкости одного наиболее крупного трансформатора с запасом 10 %.

В зависимости от оснащенности энергосистемы передвижными установками по обработке масла и транспортных связей между ПС и централизованным маслохозяйством энергосистемы мастерская маслохозяйства может оснащаться не всеми стационарными установками по обработке масла или совсем не сооружаться. В последнем случае необходимо предусматривать аппаратную маслохозяйства с коллектором для присоединения передвижных маслообрабатывающих установок изоляционного масла.

4.2.199. На ПС с синхронными компенсаторами должны сооружаться два стационарных резервуара турбинного масла вне зависимости от количества и объема резервуаров изоляционного масла. Системы турбинного и изоляционного масла должны быть независимыми.

Объем каждого резервуара должна быть не менее 110 % объема масляной системы наибольшего синхронного компенсатора, устанавливаемого на данной подстанции.

4.2.200. На остальных ПС, кроме оговоренных в 4.2.198 и 4.2.199, маслохозяйство или маслосклады не должны сооружаться. Доставка на них сухого масла осуществляется в передвижных емкостях или автоцистернах с централизованных масляных хозяйств.

4.2.201. Проектирование собственного масляного хозяйства ПС промышленных предприятий должно производиться в соответствии с требованиями настоящего раздела и ведомственных норм.

4.2.202. Расстояния от резервуаров открытых складов масла должно быть не менее:

1) до зданий и сооружений электростанций и ПС (в том числе до трансформаторной мастерской): 12 м - для складов общей емкостью до 100 т масла; 18 м -для складов более 100 т;

2) до жилых и общественных зданий - на 25 % больше расстояний, указанных в п. 1;

3) до аппаратной маслохозяйства - 8 м;

4) до складов баллонов водорода - 20 м;

5) до внешней ограды ПС: 6,5 м - при устройстве охранной периметральной сигнализации, 4 м - в остальных случаях.

Установка силовых трансформаторов и реакторов

4.2.203. Требования, приведенные в 4.2.204-4.2.236, распространяются на стационарную установку в помещениях и на открытом воздухе силовых трансформаторов (автотрансформаторов), регулировочных трансформаторов и маслонаполненных реакторов с высшим напряжением 3 кВ и выше и не распространяются на электроустановки специального назначения.

Трансформаторы, автотрансформаторы и реакторы, указанные в настоящем параграфе, поименованы в 4.2.204-4.2.236 термином "трансформаторы".

Установка вспомогательного оборудования трансформаторов (электродвигателей системы охлаждения, контрольно-измерительной аппаратуры, устройств управления) должна отвечать требованиям соответствующих глав настоящих Правил.

Требования 4.2.212, 4.2.217, 4.2.218 не относятся к установке трансформаторов, входящих в КТП с высшим напряжением до 35 кВ.

4.2.204. В регионах с холодным климатом, с повышенной сейсмичностью должны применяться трансформаторы соответствующего исполнения.

4.2.205. Установка трансформаторов должна обеспечивать удобные и безопасные условия его осмотра без снятия напряжения.

4.2.206. Фундаменты трансформаторов напряжением 35-500 кВ должны предусматривать их установку непосредственно на фундамент без кареток (катков) и рельс.

Трансформаторы на подстанциях, имеющих стационарные устройства для ремонта трансформаторов (башни) и рельсовые пути перекатки, а также на подстанциях с размещением трансформаторов в закрытых помещениях, следует устанавливать на каретках (катках).

Сейсмостойкие трансформаторы устанавливаются непосредственно на фундамент с креплением их к закладным элементам фундамента для предотвращения их смещений в горизонтальном и вертикальном направлениях.

На фундаментах трансформаторов должны быть предусмотрены места для установки домкратов.

4.2.207. Уклон масляного трансформатора, необходимый для обеспечения поступления газа к газовому реле, должен создаваться путем установки подкладок.

4.2.208. При установке расширителя на отдельной конструкции она должна располагаться таким образом, чтобы не препятствовать выкатке трансформатора с фундамента.

В этом случае газовое реле должно располагаться вблизи трансформатора в пределах удобного и безопасного обслуживания со стационарной лестницы. Для установки расширителя можно использовать портал ячейки трансформатора.

4.2.209. Трансформаторы необходимо устанавливать так, чтобы отверстие защитного устройства выброса масла не было направлено на близко установленное оборудование. Для защиты оборудования допускается установка заградительного щита между трансформатором и оборудованием.

4.2.210. Вдоль путей перекатки, а также у фундаментов трансформаторов массой более 20 т, должны быть предусмотрены анкеры, позволяющие закреплять за них лебедки, направляющие блоки, полиспасты, используемые при перекатке трансформаторов в обоих направлениях. В местах изменения направления движения должны быть предусмотрены места для установки домкратов.

4.2.211. Расстояния в свету между открыто установленными трансформаторами определяются технологическими требованиями и должны быть не менее 1,25 м.

4.2.212. Разделительные перегородки между открыто установленными трансформаторами напряжением 110 кВ и выше единичной мощностью 63 МВ·А и более, должны предусматриваться:

при расстояниях менее 15 м между трансформаторами (реакторами), а также между ними и трансформаторами любой мощности, включая регулировочные и собственных нужд;

при расстояниях менее 25 м между трансформаторами, установленными вдоль наружных стен зданий электростанции на расстоянии от стен менее 40 м.

Разделительные перегородки должны иметь предел огнестойкости не менее 1,5 ч, ширину - не менее ширины маслоприемника и высоту - не менее высоты вводов высшего напряжения более высокого трансформатора. Перегородки должны устанавливаться за пределами маслоприемника. Расстояние в свету между трансформатором и перегородкой должно быть не менее 1,5 м.

Указанные расстояния принимаются до наиболее выступающих частей трансформаторов.

Если трансформаторы собственных нужд или регулировочные установлены с силовым трансформатором, оборудованным автоматическим стационарным устройством пожаротушения, и присоединены в зоне действия защиты от внутренних повреждений силового трансформатора, то допускается вместо разделительной перегородки выполнять автоматическую стационарную установку пожаротушения трансформатора собственных нужд или регулировочного, объединенную с установкой пожаротушения силового трансформатора; при этом допускается сооружение общего маслоприемника.

4.2.213. Регулировочные трансформаторы должны устанавливаться в непосредственной близости от регулируемых автотрансформаторов, за исключением случая, когда между автотрансформатором и регулировочным трансформатором предусматривается установка токоограничивающего реактора.

4.2.214. Автоматическими установками пожаротушения оснащаются:

трансформаторы напряжением 500-750 кВ, независимо от мощности, а напряжением 220-330 кВ мощностью 250 МВ·А и более;

трансформаторы напряжением 110 кВ и выше мощностью 63 МВ·А и более, устанавливаемые в камерах подстанций и у зданий ГЭС;

трансформаторы напряжением 110 кВ и выше любой мощности, устанавливаемые в подземном здании ГЭС и ГАЭС.

4.2.215. Пуск установки пожаротушения должен осуществляться автоматически, вручную и дистанционно со щита управления. Устройство ручного пуска должно располагаться вблизи установки в безопасном при пожаре месте.

Включение установки пожаротушения группы однофазных трансформаторов должно производиться только на поврежденные фазы.

4.2.216. Каждый масляный трансформатор, размещаемый внутри помещений следует устанавливать в отдельной камере (исключение 4.2.98), расположенной на первом этаже. Допускается установка масляных трансформаторов на втором этаже, а также ниже уровня пола первого этажа на 1 м в незатопляемых зонах при условии обеспечения возможности транспортирования трансформаторов наружу и удаления масла в аварийных случаях в соответствии с требованиями, приведенными в 4.2.103, как для трансформаторов с объемом масла более 600 кг.

При необходимости установки трансформаторов внутри помещений выше второго этажа или ниже пола первого этажа более чем на 1 м, они должны быть с негорючим экологически чистым диэлектриком или сухими в зависимости от условий окружающей среды и технологии производства. При размещении трансформаторов внутри помещений следует руководствоваться также 4.2.85.

Допускается установка в одной общей камере двух масляных трансформаторов с объемом масла до 3 т каждый, имеющих общее назначение, управление, защиту и рассматриваемых как один агрегат.

Сухие трансформаторы и имеющие негорючее заполнение устанавливаются в соответствии с 4.2.118.

4.2.217. Для трансформаторов, устанавливаемых внутри помещений, расстояния в свету от наиболее выступающих частей трансформаторов, расположенных на высоте 1,9 м и менее от пола, должны быть:

до задней и боковых стен не менее - 0,3 м для трансформаторов мощностью до 0,63 МВ·А и 0,6 м - для трансформаторов большей мощности;

со стороны входа до полотна двери или выступающих частей стены не менее: 0,6 м - для трансформаторов мощностью до 0,63 МВ·А; 0,8 м - для трансформаторов до 1,6 МВ·А и 1 м - для трансформаторов мощностью более 1,6 МВ·А.

4.2.218. Пол камер масляных трансформаторов должен иметь 2%-ный уклон в сторону маслоприемника.

4.2.219. В камерах трансформаторов могут устанавливаться относящиеся к ним разъединители, предохранители и выключатели нагрузки, вентильные разрядники, ОПН, заземляющие дугогасящие реакторы, а также оборудование системы охлаждения.

4.2.220. Каждая камера масляных трансформаторов должна иметь отдельный выход наружу или в смежное помещение категорий Г или Д.

4.2.221. Расстояние по горизонтали от проема ворот трансформаторной камеры встроенной или пристроенной ПС до проема ближайшего окна или двери помещения должно быть не менее 1 м.

Выкатка трансформаторов мощностью 0,25 МВ·А и более из камер во внутренние проезды шириной менее 5 м между зданиями не допускается. Это требование не распространяется на камеры, выходящие в проходы и проезды внутри производственных помещений.

4.2.222. Вентиляционная система камер трансформаторов должна обеспечивать отвод выделяемого ими тепла (4.2.104) и не должна быть связана с другими вентиляционными системами.

Стенки вентиляционных каналов и шахт должны быть выполнены из материалов с пределом огнестойкости не менее 45 мин.

Вентиляционные шахты и проемы должны быть расположены таким образом, чтобы в случае образования или попадания в них влаги, она не могла стекать на трансформаторы, либо должны быть применены меры для защиты трансформатора от попадания влаги из шахты.

Вентиляционные проемы должны быть закрыты сетками с размером ячейки не более 1 см и защищены от попадания через них дождя и снега.

4.2.223. Вытяжные шахты камер масляных трансформаторов, пристроенных к зданиям, имеющих кровлю из горючего материала, должны быть отнесены от стен здания не менее чем на 1,5 м или же конструкции кровли из горючего материала должны быть защищены парапетом из негорючего материала высотой не менее 0,6 м. Вывод шахт выше кровли здания в этом случае необязателен.

Отверстия вытяжных шахт не должны располагаться против оконных проемов зданий. При устройстве выходных вентиляционных отверстий непосредственно в стене камеры они не должны располагаться под выступающими элементами кровли из горючего материала или под проемами в стене здания, к которому камера примыкает.

Если над дверью или выходным вентиляционным отверстием камеры трансформатора имеется окно, то под ним следует устраивать козырек из негорючего материала с вылетом не менее 0,7 м. Длина козырька должна быть более ширины окна не менее чем на 0,8 м в каждую сторону.

4.2.224. Трансформаторы с принудительной системой охлаждения должны быть снабжены устройствами для автоматического пуска и останова системы охлаждения.

Автоматический пуск должен осуществляться в зависимости от температуры верхних слоев масла и, независимо от этого, по току нагрузки трансформатора.

4.2.225. При применении вынесенных охладительных устройств они должны размещаться так, чтобы не препятствовать выкатке трансформатора с фундамента и допускать проведение их обслуживания при работающем трансформаторе. Поток воздуха от вентиляторов дутья не должен быть направлен на бак трансформатора.

4.2.226. Расположение задвижек охладительных устройств должно обеспечивать удобный доступ к ним, возможность отсоединения трансформатора от системы охлаждения или отдельного охладителя от системы и выкатки трансформатора без слива масла из охладителей.

4.2.227. Охладительные колонки, адсорберы и другое оборудование, устанавливаемое в системе охлаждения Ц (OFWF), должны располагаться в помещении, температура в котором не снижается ниже +5 °С.

При этом должна быть обеспечена возможность замены адсорбента на месте.

4.2.228. Внешние маслопроводы систем охлаждения ДЦ (OFAF) и Ц (OFWF) должны выполняться из нержавеющей стали или материалов, устойчивых против коррозии.

Расположение маслопроводов около трансформатора не должно затруднять обслуживание трансформатора и охладителей и должно обеспечивать минимальные трудозатраты при выкатке трансформатора. При необходимости должны быть предусмотрены площадки и лестницы, обеспечивающие удобный доступ к задвижкам и вентиляторам дутья.

4.2.229. При вынесенной системе охлаждения, состоящей из отдельных охладителей, все размещаемые в один ряд одиночные или сдвоенные охладители должны устанавливаться на общий фундамент.

Групповые охладительные установки могут размещаться как непосредственно на фундаменте, так и на рельсах, уложенных на фундамент, если предусматривается выкатка этих установок на своих катках.

4.2.230. Шкафы управления электродвигателями системы охлаждения ДЦ (OFAF), НДЦ (ODAF) и Ц (OFWF) должны устанавливаться за пределами маслоприемника. Допускается навешивание шкафа управления системой охлаждения Д (ONAF) на бак трансформатора, если шкаф рассчитан на работу в условиях вибрации, создаваемой трансформатором.

4.2.231. Трансформаторы с принудительной системой охлаждения должны быть снабжены сигнализацией о прекращении циркуляции масла, охлаждающей воды или останове вентиляторов дутья, а также об автоматическом включении или отключении резервного охладителя или резервного источника питания.

4.2.232. Для шкафов приводов устройств регулирования напряжения под нагрузкой и шкафов автоматического управления системой охлаждения трансформаторов должен быть предусмотрен электрический подогрев с автоматическим управлением.

4.2.233. Планово-предупредительный ремонт трансформаторов на подстанциях следует предусматривать на месте их установки с помощью автокранов или (и) инвентарных устройств. При этом рядом с каждым трансформатором должна быть предусмотрена площадка, рассчитанная на размещение элементов, снятых с ремонтируемого трансформатора, такелажной оснастки и оборудования, необходимого для ремонтных работ.

В стесненных условиях ПС допускается предусматривать одну ремонтную площадку с сооружением к ней путей перекатки.

На ПС, расположенных в удаленных и труднодоступных районах, следует предусматривать совмещенные порталы.

На ПС напряжением 500-750 кВ, расположенных в районах со слаборазвитыми и ненадежными транспортными связями, а также на ОРУ электростанций при установке на них трансформаторов, если трансформаторы невозможно доставить на монтажную площадку гидроэлектростанций и ремонтную площадку машинного зала электростанции, для проведения планово-предупредительных ремонтных работ допускается предусматривать стационарные устройства - башни, оборудованные мостовыми кранами, с мастерской или аппаратной маслохозяйства с коллектором для передвижных установок.

Необходимость сооружения башни определяется заданием на проектирование.

4.2.234. При открытой установке трансформаторов вдоль машинного зала электростанции должна быть обеспечена возможность перекатки трансформатора к месту ремонта без разборки трансформатора, снятия вводов и разборки поддерживающих конструкций токопроводов, порталов, шинных мостов и т. п.

4.2.235. Грузоподъемность крана в трансформаторной башне должна быть рассчитана на массу съемной части бака трансформатора.

4.2.236. Продольные пути перекатки трансформаторов на подстанциях должны предусматриваться:

при наличии подъездной железной дороги;

при наличии башни для ремонта трансформаторов;

при аварийном вводе в работу резервной фазы автотрансформатора методом перекатки, если это обосновано в сравнении с другими способами.

Приложение

СПРАВОЧНЫЙ МАТЕРИАЛ К ГЛАВЕ 4.2. ПУЭ.

ПЕРЕЧЕНЬ
ССЫЛОЧНЫХ НОРМАТИВНЫХ ДОКУМЕНТОВ

В соответствии с правилами оформления нормативных документов в тексте гл. 4.2. приведены ссылки на строительные нормы и правила (СНиП), Государственные стандарты (ГОСТ) и Санитарные правила и нормы (СанПиН) в общем виде без указания их наименований.

Для обеспечения удобства пользования гл. 4.2. и во избежание возникновения при этом ошибок ниже приводятся номера параграфов главы 4.2. и наименования и номера относящихся к ним СНиПов, ГОСТов и СанПиНов.

Параграф Нормативные документы
4.2.54 ГОСТ 1516.3-96 "Электрооборудование переменного тока на напряжение от 1 до 750 кВ"
4.2.72 ГОСТ 12.1.002-84 "Электрические поля промышленной частоты"
4.2.73 СанПиН 2.2.4.723-98 "Переменные магнитные поля промышленной частоты (50 Гц) в производственных условиях"
4.2.80 СанПиН 2.2.4.723-98 "Переменные магнитные поля промышленной частоты (50 ГЦ) в производственных условиях"
4.2.94 СНиП 21-01-97 "Пожарная безопасность зданий и сооружений"
4.2.148 ГОСТ 1516.3-96 "Электрооборудование переменного тока на напряжение от 1 до 750 кВ"
4.2.154 ГОСТ 16357-83 "Разрядники вентильные переменного тока на номинальные напряжения от 3,8 до 600 кВ"
4.2.155 ГОСТ 16357-83 "Разрядники вентильные переменного тока на номинальное напряжение от 3,8 до 600 кВ"
4.2.160 ГОСТ 16357-83 "Разрядники вентильные переменного тока на номинальное напряжение от 3,8 до 600 кВ"
4.2.161 ГОСТ 16357-83 "Разрядники вентильные переменного тока на номинальное напряжение от 3,8 до 600 кВ"
4.2.162 ГОСТ 16357-83 "Разрядники вентильные переменного тока на номинальное напряжение от 3,8 до 600 кВ"
4.2.164 ГОСТ 16357-83 "Разрядники вентильные переменного тока на номинальное напряжение от 3,8 до 600 кВ"
4.2.165 ГОСТ 16357-83 "Разрядники вентильные переменного тока на номинальное напряжение от 3,8 до 600 кВ"

Глава 4.3 ПРЕОБРАЗОВАТЕЛЬНЫЕ ПОДСТАНЦИИ И УСТАНОВКИ (издание 6, утв. Главтехуправлением, Госэнергонадзором Минэнерго СССР 05.10.79)

Область применения, определения

4.3.1. Настоящая глава Правил распространяется на стационарные преобразовательные подстанции и установки с полупроводниковыми преобразовательными агрегатами мощностью 100 кВт и более в единице, предназначенные для питания промышленных потребителей.

Правила не распространяются на тяговые подстанции электрифицированных железных дорог и на специальные преобразовательные установки, например для газоочистки, лабораторий и т. п.

4.3.2. Преобразовательные подстанции и установки должны удовлетворять требованиям других глав в той мере, в какой они не изменены настоящей главой.

4.3.3. Преобразовательным агрегатом называется комплект оборудования, состоящий из одного или нескольких полупроводниковых преобразователей, трансформатора, а также приборов и аппаратуры, необходимых для пуска и работы агрегата.

Полупроводниковым преобразователем называется комплект полупроводниковых вентилей (неуправляемых или управляемых), смонтированных на рамах или в шкафах, с системой воздушного или водяного охлаждения, а также приборов и аппаратуры, необходимых для пуска и работы преобразователя.

4.3.4. Класс напряжения отдельных элементов преобразовательного агрегата, в соответствии с которым устанавливаются допустимые наименьшие расстояния между частями, находящимися под напряжением, от этих частей до земли, ограждений, а также ширина проходов, необходимость устройства блокировок дверей определяются:

1) для трансформаторов, автотрансформаторов, реакторов - по наибольшему действующему значению напряжения между каждыми двумя выводами, а также между каждым выводом и заземленными деталями этих аппаратов;

2) для полупроводникового преобразователя - по наибольшему действующему значению напряжения между каждыми двумя выводами на стороне переменного тока.

Класс напряжения комплектного устройства, состоящего из преобразователя, трансформатора, реакторов и т. п. и смонтированного в общем корпусе, определяется наибольшими значениями напряжений, указанных в п. 1 и 2.

Общие требования

4.3.5. На преобразовательных подстанциях и установках, предназначенных для питания промышленных потребителей, должны применяться полупроводниковые преобразователи.

4.3.6. На преобразовательных подстанциях и установках должны быть предусмотрены меры по ограничению:

влияния подстанции (установки) на качество электрической энергии в питающей сети до значений, оговоренных в ГОСТ 13109-87*,

радиопомех, создаваемых подстанцией (установкой), до значений, оговоренных в общесоюзных нормах допускаемых индустриальных радиопомех.

4.3.7. На преобразовательных подстанциях и установках следует предусматривать устройства для компенсации реактивной мощности в объеме, определяемом технико-экономическим расчетом.

4.3.8. Степень резервирования питания собственных нужд преобразовательных подстанций и установок должна соответствовать степени резервирования питания преобразовательных агрегатов.

4.3.9. Преобразовательные подстанции и установки должны быть оборудованы телефонной связью, а также пожарной сигнализацией и другими видами сигнализации, которые требуются по условиям их работы.

4.3.10. Преобразовательные подстанции и установки должны быть оборудованы устройствами для продувки электрооборудования сухим, очищенным от пыли и свободным от масла сжатым воздухом давлением не более 0,2 МПа от передвижного компрессора или от сети сжатого воздуха, а также промышленными передвижными пылесосами.

4.3.11. Для монтажа, разборки и сборки преобразователей и другого оборудования следует, как правило, предусматривать инвентарные (применяемые стационарно или передвижные) подъемно-транспортные устройства.

4.3.12. На преобразовательных подстанциях и установках должны быть предусмотрены пункты питания для переносных электроинструментов, машин для уборки помещений и переносных светильников. Для питания переносных светильников следует применять напряжение не выше 42 В.

Защита преобразовательных агрегатов

4.3.13. Трансформатор преобразовательного агрегата в зависимости от типовой мощности и первичного напряжения должен быть оборудован следующими устройствами защиты:

1. Максимальной токовой защитой мгновенного действия от многофазных замыканий в обмотках и на выводах трансформатора и, если это возможно, от КЗ в преобразователе, действующей на отключение.

Защита должна быть отстроена по току срабатывания от толчков тока намагничивания при включении ненагруженного трансформатора и от возможных толчков тока нагрузки; защита, как правило, должна быть селективной по отношению к автоматическим выключателям на стороне выпрямленного напряжения и к предохранителям полупроводниковых преобразователей.

Должно быть обеспечено срабатывание защиты при всех предусмотренных значениях вторичного напряжения трансформатора для возможных значений коэффициента трансформации.

В установках с первичным напряжением выше 1 кВ максимальная токовая защита, как правило, должна выполняться двухфазной в трехрелейном исполнении.

В установках с первичным напряжением до 1 кВ защиту трансформатора следует выполнять автоматическим выключателем, имеющим максимальные токовые расцепители в двух фазах при изолированной нейтрали и в трех фазах при глухозаземленной нейтрали сети первичного напряжения.

2. Газовой защитой от внутренних повреждений и понижения уровня масла в трансформаторе.

Газовая защита должна устанавливаться на трансформаторах мощностью 1 MB·А и более, а для внутрицеховых преобразовательных подстанций и установок - на трансформаторах мощностью 0,4 MB·А и более. Газовая защита должна действовать на сигнал при слабых газообразованиях и понижении уровня масла и на отключение при интенсивном газообразовании.

В зависимости от наличия персонала или сроков его прибытия после появления сигнала, а также от конструкции газового реле может предусматриваться действие защиты на отключение при дальнейшем понижении уровня масла. Для защиты от понижения уровня масла может быть применено отдельное реле уровня в расширителе трансформатора.

3. Защитой от повышения давления (реле давления) герметичных трансформаторов с действием ее на сигнал для трансформаторов мощностью до 0,63 MB·А и с действием на отключение для трансформаторов мощностью более 0,63 MB·A

4. Защитой от перенапряжений на стороне вторичного напряжения трансформатора при выпрямленном напряжении 600 В и выше.

5. Пробивным предохранителем, установленным в нейтрали или фазе на стороне низшего напряжения трансформатора, при вторичном напряжении до 1 кВ.

Устройства защиты с действием на отключение должны действовать на выключатель, установленный на стороне первичного напряжения трансформатора, и при необходимости на автоматический выключатель на стороне выпрямленного тока преобразовательного агрегата.

4.3.14. Полупроводниковый преобразователь в зависимости от мощности, значения выпрямленного напряжения, типа, назначения и режима работы дополнительно к защите по 4.3.13 должен быть оборудован:

1. Быстродействующими предохранителями в каждой параллельной ветви для защиты отдельных или нескольких последовательно соединенных вентилей. При перегорании двух и более предохранителей должно производиться автоматическое отключение преобразовательного агрегата. Следует предусматривать сигнализацию, реагирующую на перегорание предохранителей.

2. Быстродействующим неполяризованным автоматическим выключателем в одном полюсе на стороне выпрямленного напряжения для защиты от междуполюсных замыканий за преобразователем и для защиты от опрокидывания инвертора в реверсивных преобразовательных агрегатах при работе по схеме блок - преобразователь - потребитель.

Количество автоматических выключателей, необходимых для защиты преобразователя, определяется, кроме того, схемой силовых цепей преобразователя и потребителя.

3. Защитой снятия импульсов управления или сдвига импульсов управления в сторону увеличения угла регулирования тиристорных преобразователей для предотвращения сверхтоков.

4. Быстродействующим неполяризованным автоматическим выключателем в одном полюсе при работе одного или параллельной работе нескольких полупроводниковых преобразователей на общие сборные шины.

5. Защитой от внутренних и внешних перенапряжений.

4.3.15. Преобразовательный агрегат должен быть оборудован устройствами защиты, контроля и сигнализации, действующими при следующих ненормальных режимах работы:

1. Превышение допустимой температуры масла или негорючей жидкости трансформатора.

2. Превышение допустимой температуры воды, охлаждающей полупроводниковый преобразователь.

3. Перегорание предохранителя в силовой цепи полупроводникового вентиля.

4. Прекращение действия воздушного или водяного охлаждения.

5. Длительная перегрузка преобразовательного агрегата.

6. Отсутствие управляющих импульсов.

7. Повреждение (снижение уровня) изоляции установки.

8. Нарушение работы в других устройствах собственных нужд преобразовательного агрегата, препятствующих его нормальной работе.

4.3.16. На преобразовательных подстанциях (установках) с дежурством персонала или при контроле их работы диспетчером устройства защиты, контроля и сигнализации, указанные в 4.3.15, п. 1 - 5, 7 и 8, должны действовать на сигнал, а указанные в 4.3.15, п. 6, - на отключение преобразовательного агрегата.

На преобразовательных подстанциях (установках) без дежурства персонала и без передачи сигналов на диспетчерский пункт устройства защиты, контроля и сигнализации, перечисленные в 4.3.15, должны действовать на отключение преобразовательного агрегата.

В отдельных случаях исходя из местных условий допускается действие устройств, указанных в 4.3.15, п. 1, на сигнал.

Размещение оборудования, защитные мероприятия

4.3.17. Трансформатор, регулировочный автотрансформатор, уравнительные реакторы, анодные делители и фильтровые реакторы, относящиеся к одному преобразовательному агрегату, могут устанавливаться в общей камере.

Установка маслонаполненного оборудования должна производиться в соответствии с требованиями гл. 5.1. На комплектные преобразовательные подстанции и установки распространяются также требования, указанные в 4.2.111, 4.2.112.

4.3.18. Полупроводниковые преобразователи допускается устанавливать совместно с другим оборудованием электротехнических или производственных помещений, если этому не препятствуют условия окружающей среды (сильные магнитные поля, температура, влажность, запыленность и т. п.).

4.3.19. В производственных помещениях полупроводниковые преобразователи следует устанавливать в шкафах.

4.3.20. Двери шкафов преобразователей при выпрямленном напряжении выше 1 кВ вне зависимости от места установки шкафов (электротехническое или производственное помещение) должны быть снабжены блокировкой, отключающей преобразователь со стороны переменного и со стороны выпрямленного тока и не позволяющей включить его при открытых дверях. Двери шкафов преобразователей, устанавливаемых вне электропомещений, должны быть снабжены внутренними замками, отпираемыми специальными ключами.

4.3.21. Открытые полупроводниковые преобразователи, т. е. такие, которые имеют доступные для прикосновения части, находящиеся под напряжением, следует устанавливать только в электропомещениях. При этом преобразователи выше 1 кВ должны иметь сплошное или сетчатое ограждение высотой не менее 1,9 м. Ячейки сетки ограждения должны быть размером не более 25 x 25 мм. Двери ограждений должны иметь блокировку, отключающую преобразователь без выдержки времени как со стороны переменного, так и со стороны выпрямленного тока при открывании дверей.

4.3.22. Открытые преобразователи до 1 кВ могут устанавливаться:

1. На участках пола, изолированных от земли. При этом пол должен быть покрыт слоем изоляции под самим преобразователем и в зоне до 1,5 м от проекции преобразователя. Слой изоляции должен быть механически достаточно прочным и рассчитанным на 10-кратное рабочее напряжение выпрямленного тока. Стены и заземленные предметы, расположенные на расстоянии по горизонтали менее 1,5 м от проекции преобразователя, должны быть покрыты таким же слоем изоляции на высоту 1,9 м либо должны быть защищены изолированными от земли ограждениями.

Преобразователь должен быть огражден поручнями или шнуром из изолированных материалов на изолированных стойках. Ширина прохода в свету от преобразователя до изолированных от земли ограждений, стен и других предметов должна быть не менее 1 м.

2. На неизолированном полу. При этом преобразователи должны иметь сплошные или сетчатые индивидуальные ограждения высотой не менее 1,9 м. Двери ограждения должны иметь блокировку, аналогичную указанной в 4.3.20 блокировке дверей шкафов, или запираться на замок. В последнем случае над дверями ограждения или на стене должна быть выполнена сигнализация об отключении преобразователя как со стороны переменного, так и со стороны выпрямленного напряжения.

Измерительные приборы, установленные на корпусе преобразователя, должны быть расположены и смонтированы таким образом, чтобы персонал мог следить за показаниями приборов, не заходя за ограждение преобразователя.

4.3.23. Несколько открытых преобразователей, относящихся к одному преобразовательному агрегату, допускается ограждать одним общим ограждением.

4.3.24. При установке открытых преобразователей до 1 кВ на неизолированном полу в электропомещениях расстояния по горизонтали должны быть не менее:

1) от частей преобразователя, находящихся под напряжением, до заземленных ограждений, стен и т. п. со стороны, где не требуется обслуживание преобразователей, 50 мм;

2) от частей одного преобразователя, находящихся под напряжением, до заземленных частей другого преобразователя, заземленных ограждений, стен и т. п. со стороны обслуживания 1,5 м;

3) между заземленными частями разных преобразователей, а также от заземленных частей преобразователя до заземленных ограждений, стен и т. п. со стороны обслуживания 0,8 м;

4) между частями, находящимися под напряжением, разных преобразователей со стороны обслуживания 2,0 м.

Расстояния, указанные в п. 2-4, установлены из условия обеспечения захода обслуживающего персонала внутрь ограждений без снятия напряжения с преобразователей.

При установке открытых преобразователей выше 1 кВ в электропомещениях расстояния по горизонтали должны быть не менее:

от частей преобразователя, находящихся под напряжением, до ограждений, стен и т. п. со стороны, где не требуется обслуживание преобразователей: при напряжении 3 кВ - 165 мм, 6 кВ - 190 мм, 10 кВ - 220 мм;

между заземленными частями разных преобразователей, а также от заземленных частей преобразователя до ограждений, стен и т. п. со стороны обслуживания - 0,8 м; это расстояние установлено из условия обеспечения обслуживания преобразователя при отсутствии напряжения.

4.3.25. В установках, в которых преобразовательный агрегат состоит из двух или более преобразователей и, кроме того, требуется работа части преобразователей при отсутствии напряжения на остальных, электрические соединения отдельных элементов должны быть выполнены так, чтобы имелась возможность отключения каждого преобразователя со стороны переменного и со стороны выпрямленного напряжений.

4.3.26. При установке шкафов с электрооборудованием преобразовательных агрегатов в один ряд ширина прохода со стороны дверей или съемных стенок должна быть не менее 1 м; при открытой на 90° двери шкафа допускается сужение прохода до 0,6 м.

При двухрядном расположении шкафов ширина прохода обслуживания между шкафами должна быть не менее 1,2 м; при открытых на 90° дверях двух шкафов, расположенных один против другого, между дверями должен оставаться проход шириной не менее 0,6 м.

При установке электрооборудования в шкафах на выдвижных тележках ширина проходов должна быть не менее:

при однорядном размещении шкафов - длины тележки плюс 0,6 м;

при двухрядном размещении - длины тележки плюс 0,8 м.

Во всех случаях ширина проходов должна быть не менее размера тележки по диагонали.

4.3.27. Аноды преобразователей и их охладители должны быть окрашены в яркий цвет, отличный от цвета остальных частей преобразователя.

4.3.28. На корпусе преобразователя должны быть нанесены предупреждающие знаки с указанием напряжения преобразователя при холостом ходе.

4.3.29. В установках с полупроводниковыми преобразователями изоляция цепей, связанных с вентильными обмотками преобразовательных трансформаторов, цепей управления и "сеточной" защиты, а также цепей, которые могут оказаться под потенциалом вентильных обмоток при пробое изоляции, должна выдерживать в течение 1 мин следующее испытательное напряжение переменного тока частотой 50 Гц:

Номинальное напряжение цепей, В До 60 220 500 Выше 500
Испытательное напряжение, кВ 1 1,5 2 2,5U_d0 + 1,
но не менее 3

U_d0 - выпрямленное напряжение холостого хода.

За номинальное напряжение изоляции принимается наибольшее из номинальных напряжений (действующее значение), воздействующих на изоляцию в проверяемой цепи.

4.3.30. Первичные цепи выпрямленного тока должны иметь изоляцию, соответствующую их рабочему напряжению.

Охлаждение преобразователей

4.3.31. Для обеспечения температурного режима преобразователей, требуемого заводом-изготовителем, должны быть предусмотрены устройства для их охлаждения. Способы охлаждения, температура охлаждающей воды или воздуха и их расход задаются заводом-изготовителем.

4.3.32. При воздушном охлаждении преобразователей содержание пыли в воздухе не должно превышать 0,7 мг/м3. При большей концентрации пыли должна быть предусмотрена очистка воздуха.

4.3.33. При воздушном охлаждении преобразователей воздуховод каждого преобразователя должен иметь заслонку (шибер), обеспечивающую прекращение подачи воздуха к преобразователю вне зависимости от подачи воздуха к другим преобразователям.

4.3.34. При охлаждении преобразователей водой, как правило, следует применять замкнутую циркуляционную систему.

Вода по своим химическим и физическим свойствам (химический состав, электропроводность, жесткость, содержание механических примесей) должна соответствовать требованиям завода-изготовителя.

4.3.35. При охлаждении преобразователей водой по проточной и по циркуляционной системам трубопроводы, подводящие и отводящие охлаждающую воду, должны быть изолированы от охладительной системы, имеющей потенциал преобразователя.

Изоляция должна быть выполнена в виде изоляционных труб или шлангов между преобразователем и теплообменником (при циркуляционной системе) или между преобразователем и водопроводом (при проточной системе). Длина изоляционных труб и шлангов должна быть не менее задаваемой заводом-изготовителем преобразователей. При проточной системе охлаждения изоляцию между преобразователем и сточной трубой допускается осуществлять посредством струи воды, свободно падающей в приемную воронку.

4.3.36. При применении в качестве охлаждающей жидкости антикоррозионных растворов, имеющих высокую проводимость, оборудование охладительной установки (теплообменник, насос, подогреватели), имеющее в этом случае потенциал корпуса преобразователя, должно быть установлено на изоляторах, а трубопроводы между охладительной установкой и преобразователем в случае доступности их для прикосновения при работающем преобразователе должны выполняться из изоляционных труб или шлангов. Охлаждающую воду следует подавать в теплообменник через изоляционную вставку (шланг или трубу). Если охладительная установка находится вне ограждения преобразователя, она должна иметь сетчатое или сплошное ограждение, отвечающее требованиям 4.3.22, п. 2, при этом блокировка дверей ограждения должна обеспечивать отключение насоса и подогревателя теплообменника при открывании дверей.

4.3.37. Вентили для регулирования количества охлаждающей воды должны быть установлены в безопасном и удобном для обслуживания месте. В зависимости от места нахождения они должны быть изолированы от земли или заземлены.

4.3.38. Степень резервирования обеспечения преобразовательной подстанции (установки) водой должна соответствовать степени резервирования питания ее электроэнергией.

4.3.39. Для контроля за работой охлаждающих устройств должно быть установлено достаточное количество контрольно-измерительных приборов и аппаратуры (термометры, манометры, реле давления и протекания, расходомеры и т. п.).

Отопление, вентиляция и водоснабжение

4.3.40. В помещениях преобразовательных подстанций и установок должно быть предусмотрено отопление.

4.3.41. В холодное время при неработающем оборудовании отопление должно обеспечивать температуру не ниже: в помещении преобразовательных агрегатов +16 °С, в помещениях теплообменников +10 °С. Во всех остальных помещениях должна быть обеспечена температура, указанная в санитарных нормах.

4.3.42. В летний период температура воздуха в рабочей зоне помещений преобразовательных подстанций и установок не должна превышать температуру наружного воздуха более чем на 5 °С, при этом наибольшая температура должна быть не выше +40 °С.

4.3.43. В помещениях подстанции (установки) должны быть приняты меры для удаления избыточной теплоты, выделяемой преобразовательными агрегатами, аппаратурой, резисторами и другим оборудованием при работе установки.

4.3.44. В устройстве общеобменной вентиляции, используемой для удаления избыточной теплоты из помещений, должна быть предусмотрена очистка воздуха от пыли.

4.3.45. Рекомендуется предусматривать раздельные системы вентиляции для первого этажа, подвала и других изолированных помещений. Допускается устройство общей системы вентиляции при наличии управляемых заслонок (шиберов), позволяющих прекратить подачу воздуха в отдельные помещения в случае пожара.

4.3.46. Преобразовательные подстанции и установки должны быть обеспечены водой исходя из потребности для охлаждения преобразовательных агрегатов и для санитарно-технических устройств.

4.3.47. Водопровод должен быть оборудован сетчатыми фильтрами, исключающими попадание крупных включений в систему охлаждения преобразователей.

Строительная часть

4.3.48. Здания преобразовательных подстанций и помещения преобразовательных установок следует относить к производствам категории Г по СНиП.

4.3.49. Стены помещений преобразователей должны быть оштукатурены и окрашены до потолка светлой масляной краской, а потолки - побелены. Окраска и отделка остальных помещений производятся в соответствии с их назначением.

4.3.50. Полы помещений преобразователей должны иметь покрытие, не допускающее образования пыли (например, цемент с мраморной крошкой, метлахская плитка).

4.3.51. В перекрытиях и стенах помещений следует предусматривать монтажные люки или проемы для транспортировки тяжелого и громоздкого оборудования. Люки должны быть расположены в зоне действия грузоподъемного устройства. Перекрытие люка должно иметь ту же степень огнестойкости, что и перекрытие помещения, в котором люк расположен.

4.3.52. Подвал помещений должен иметь гидроизоляцию и дренажное устройство.

4.3.53. Кабельные туннели, входящие в здания преобразовательных подстанций или помещения преобразовательных установок, в месте их примыкания к зданиям (помещениям) должны быть отделены от них перегородками, имеющими предел огнестойкости 0,75 ч, и дверями, имеющими предел огнестойкости не менее 0,6 ч. Двери должны открываться в сторону помещения подстанции (установки) и иметь самозапирающийся замок, отпираемый без ключа со стороны туннеля.

Глава 4.4 АККУМУЛЯТОРНЫЕ УСТАНОВКИ (издание 6, утв. Главтехуправлением, Госэнергонадзором Минэнерго СССР 05.10.79)

Область применения

4.4.1. Настоящая глава Правил распространяется на стационарные установки кислотных аккумуляторных батарей.

Правила не распространяются на установки аккумуляторных батарей специального назначения.

4.4.2. Помещения аккумуляторных батарей, в которых производится заряд аккумуляторов при напряжении более 2,3 В на элемент, относятся к взрывоопасным класса В-Iа (см/ также 4.4.29 и 4.4.30).

Помещения аккумуляторных батарей, работающих в режиме постоянного подзаряда и заряда с напряжением до 2,3 В на элемент, являются взрывоопасными только в периоды формовки батарей и заряда после их ремонта с напряжением более 2,3 В на элемент. В условиях нормальной эксплуатации с напряжением до 2,3 В на элемент эти помещения не являются взрывоопасными.

Электрическая часть

4.4.3. Выбор электронагревательных устройств, светильников, электродвигателей вентиляции и электропроводок для основных и вспомогательных помещений аккумуляторных батарей, а также установка и монтаж указанного электрооборудования должны производиться в соответствии с требованиями, приведенными в гл. 7.3.

4.4.4. Зарядное устройство должно иметь мощность и напряжение, достаточные для заряда аккумуляторной батареи на 90% номинальной емкости в течение не более 8 ч при предшествующем 30-минутном разряде.

4.4.5. Аккумуляторная установка должна быть оборудована вольтметром с переключателем и амперметрами в цепях зарядного, подзарядного устройств и аккумуляторной батареи.

4.4.6. Для зарядных и подзарядных двигателей-генераторов должны предусматриваться устройства для их отключения при появлении обратного тока.

4.4.7. В цепи аккумуляторной батареи, как правило, должен устанавливаться автоматический выключатель, селективный по отношению к защитным аппаратам сети.

4.4.8. Подзарядное устройство должно обеспечивать стабилизацию напряжения на шинах батареи в пределах ± 2%.

4.4.9. Аккумуляторные установки, в которых применяется режим заряда батарей с напряжением не более 2,3 В на элемент, должны иметь устройство, не допускающее самопроизвольного повышения напряжения до уровня выше 2,3 В на элемент.

4.4.10. Выпрямительные установки, применяемые для заряда и подзаряда аккумуляторных батарей, должны присоединяться со стороны переменного тока через разделительный трансформатор.

4.4.11. Шины постоянного тока должны быть снабжены устройством для постоянного контроля изоляции, позволяющим оценивать значение сопротивления изоляции и действующим на сигнал при снижении сопротивления изоляции одного из полюсов до 20 кОм в сети 220 В, 10 кОм в сети 110 В, 5 кОм в сети 48 В и 3 кОм в сети 24 В.

4.4.12. Для аккумуляторной батареи следует предусматривать блокировку, не допускающую проведения заряда батареи с напряжением более 2,3 В на элемент при отключенной вентиляции.

4.4.13. В помещении аккумуляторной батареи один светильник должен быть присоединен к сети аварийного освещения.

4.4.14. Аккумуляторы должны устанавливаться на стеллажах или на полках шкафа. Расстояния по вертикали между стеллажами или полками шкафа должны обеспечивать удобное обслуживание аккумуляторной батареи. Аккумуляторы могут устанавливаться в один ряд при одностороннем их обслуживании или в два ряда при двустороннем.

В случае применения сдвоенных стеклянных сосудов они рассматриваются как один аккумулятор.

4.4.15. Стеллажи для установки аккумуляторов должны быть выполнены, испытаны и маркированы в соответствии с требованиями ГОСТ или технических условий; они должны быть защищены от воздействия электролита стойким покрытием.

4.4.16. Аккумуляторы должны быть изолированы от стеллажей, а стеллажи - от земли посредством изолирующих подкладок, стойких против воздействия электролита и его паров. Стеллажи для аккумуляторных батарей напряжением не выше 48 В могут устанавливаться без изолирующих подкладок.

4.4.17. Проходы для обслуживания аккумуляторных батарей должны быть шириной в свету между аккумуляторами не менее 1 м при двустороннем расположении аккумуляторов и 0,8 м при одностороннем. Размещение аккумуляторных батарей должно производиться с соблюдением требований ГОСТ на стеллажи для стационарных установок электрических аккумуляторов.

4.4.18. Расстояние от аккумуляторов до отопительных приборов должно быть не менее 750 мм. Это расстояние может быть уменьшено при условии установки тепловых экранов из несгораемых материалов, исключающих местный нагрев аккумуляторов.

4.4.19. Расстояния между токоведущими частями аккумуляторов должны быть не менее 0,8 м при напряжении выше 65 В до 250 В в период нормальной работы (не заряда) и 1 м - при напряжении выше 250 В.

При установке аккумуляторов в два ряда без прохода между рядами напряжение между токоведущими частями соседних аккумуляторов разных рядов не должно превышать 65 В в период нормальной работы (не заряда).

Электрооборудование, а также места соединения шин и кабелей должны быть расположены на расстоянии не менее 1 м от негерметичных аккумуляторов и не менее 0,3 м ниже самой низкой точки потолка.

4.4.20. Ошиновка аккумуляторных батарей должна выполняться медными или алюминиевыми неизолированными шинами или одножильными кабелями с кислотостойкой изоляцией.

Соединения и ответвления медных шин и кабелей должны выполняться сваркой или пайкой, алюминиевых - только сваркой. Соединение шин с проходными стержнями выводной плиты должно выполняться сваркой.

Места присоединения шин и кабелей к аккумуляторам должны обслуживаться.

Электрические соединения от выводной плиты из помещения аккумуляторной батареи до коммутационных аппаратов и распределительного щита постоянного тока должны выполняться одножильными кабелями или неизолированными шинами.

4.4.21. Неизолированные проводники должны быть дважды окрашены кислотостойкой, не содержащей спирта краской по всей длине, за исключением мест соединения шин, присоединения к аккумуляторам и других соединений. Неокрашенные места должны быть смазаны техническим вазелином.

4.4.22. Расстояние между соседними неизолированными шинами определяется расчетом на динамическую стойкость. Указанное расстояние, а также расстояние от шин до частей здания и других заземленных частей должно быть в свету не менее 50 мм.

4.4.23. Шины должны прокладываться на изоляторах и закрепляться на них шинодержателями.

Пролет между опорными точками шин определяется расчетом на динамическую стойкость (с учетом 4.4.22), но должен быть не более 2 м. Изоляторы, их арматура, детали для крепления шин и поддерживающие конструкции должны быть электрически и механически стойкими против длительного воздействия паров электролита. Заземление поддерживающих конструкций не требуется.

4.4.24. Выводная плита из помещения аккумуляторной батареи должна быть стойкой против воздействия паров электролита. Рекомендуется применять плиты из пропитанного парафином асбоцемента, эбонита и т. п. Применение для плит мрамора, а также фанеры и других материалов слоистой структуры не допускается.

При установке плит в перекрытии плоскость плиты должна возвышаться над ним не менее чем на 100 мм.

4.4.25. При выборе и расчете аккумуляторной батареи следует учитывать уменьшение ее емкости при температуре в помещении аккумуляторной батареи ниже +15 °С.

Строительная часть

4.4.26. Стационарные аккумуляторные батареи должны устанавливаться в специально предназначенных для них помещениях. Допускается установка в одном помещении нескольких кислотных батарей.

4.4.27. Помещения аккумуляторных батарей относятся к производствам категории Е и должны размещаться в зданиях не ниже II степени огнестойкости по противопожарным требованиям СНиП 21-01-97 Госстроя России.

Двери и оконные рамы могут быть деревянными.

4.4.28. Аккумуляторные батареи рекомендуется устанавливать в помещениях с естественным освещением; для окон необходимо применять матовое или покрытое белой клеевой краской стекло.

Помещения аккумуляторных батарей допускается выполнять без естественного освещения; допускается также размещение их в сухих подвальных помещениях. В этих случаях не требуется применения легкосбрасываемых панелей.

4.4.29. Переносные аккумуляторы закрытого типа (например, стартерные), применяемые для питания стационарных электроустановок, а также открытые аккумуляторные батареи до 60 В общей емкостью не более 72 А·ч могут устанавливаться как в отдельном помещении с вентиляцией, имеющей естественное побуждение, так и в общем производственном невзрыво- и непожароопасном помещении, в вентилируемых металлических шкафах с удалением воздуха вне помещения. Переносные аккумуляторы закрытого типа, работающие в режиме разряда или постоянного подзаряда, заряд которых производится вне места их установки, могут быть установлены и в металлических шкафах с жалюзи без удаления воздуха вне помещения.

При соблюдении указанных условий класс помещений в отношении взрыво- и пожароопасности не изменяется.

4.4.30. Герметичные стационарные аккумуляторы, заряд которых производится при напряжении не выше 2,3 В на элемент, могут устанавливаться в общем производственном невзрыво- и непожароопасном помещении при условии установки над ними вентиляционного зонта. При этом класс помещений в отношении взрыво- и пожароопасности не изменяется.

4.4.31. Помещение аккумуляторной батареи должно быть:

расположено возможно ближе к зарядным устройствам и распределительному щиту постоянного тока;

изолировано от попаданий в него пыли, испарений и газа, а также от проникновения воды через перекрытие;

легко доступно для обслуживающего персонала.

Кроме того, помещение аккумуляторной батареи не следует размещать вблизи источников вибрации и тряски.

4.4.32. Вход в помещение аккумуляторной батареи должен осуществляться через тамбур. Устройство входа из бытовых помещений не допускается.

Тамбур должен иметь такие размеры, чтобы дверь из помещения аккумуляторной батареи в тамбур можно было открывать и закрывать при закрытой двери из тамбура в смежное помещение; площадь тамбура должна быть не менее 1,5 м2. Двери тамбура должны открываться наружу и должны быть снабжены самозапирающимися замками, допускающими открывание их без ключа с внутренней стороны.

На дверях должны быть надписи: "Аккумуляторная", "Огнеопасно", "С огнем не входить", "Курение запрещается".

4.4.33. При помещениях аккумуляторных батарей должна быть отдельная комната для хранения кислоты, сепараторов, принадлежностей и для приготовления электролита площадью не менее 4 м2.

4.4.34. Потолки помещений аккумуляторных батарей должны быть, как правило, горизонтальными и гладкими. Допускаются потолки с выступающими конструкциями или наклонные при условии выполнения требований 4.4.43.

4.4.35. Полы помещений аккумуляторных батарей должны быть строго горизонтальными, на бетонном основании с кислотостойким покрытием (керамические кислотостойкие плитки с заполнением швов кислотостойким материалом или асфальт).

При установке стеллажей на асфальтовом покрытии должны быть применены опорные площадки из прочного кислотостойкого материала. Установка стеллажей непосредственно на асфальтовое покрытие не допускается.

Внутри помещений аккумуляторной батареи и кислотной, а также у дверей этих помещений должен быть устроен плинтус из кислотостойкого материала.

4.4.36. Стены, потолки, двери и оконные рамы, вентиляционные короба (с наружной и внутренней сторон), металлические конструкции и другие части помещений аккумуляторных батарей должны окрашиваться кислотостойкой краской.

4.4.37. При размещении аккумуляторов в вытяжных шкафах внутренняя поверхность шкафов должна быть окрашена кислотостойкой краской.

4.4.38. В помещениях аккумуляторных батарей с номинальным напряжением более 250 В в проходах для обслуживания должны устанавливаться деревянные решетки, изолирующие персонал от пола.

4.4.39. При применении инвентарных вентиляционных устройств должны быть предусмотрены места для их установки и выводы к ним коробов приточно-вытяжной вентиляции помещения аккумуляторной батареи.

Санитарно-техническая часть

4.4.40. Помещения аккумуляторных батарей, в которых производится заряд аккумуляторов при напряжении более 2,3 В на элемент, должны быть оборудованы стационарной принудительной приточно-вытяжной вентиляцией.

Для помещений аккумуляторных батарей, работающих в режиме постоянного подзаряда и заряда при напряжении до 2,3 В на элемент, должно быть предусмотрено применение стационарных или инвентарных устройств принудительной приточно-вытяжной вентиляции на период формовки батарей и контрольных перезарядов.

Требуемый объем свежего воздуха V, м3/ч, определяется по формуле

V = 0,07 I_зар n,

где I_зар - наибольший зарядный ток, А;

n - количество элементов аккумуляторной батареи; при этом концентрация серной кислоты в воздухе помещения аккумуляторной батареи должна быть не более указанной в СНиП 2.04.05-91* (изд. 1994 г.) Госстроя России.

Кроме того, для вентиляции помещений аккумуляторных батарей должна быть выполнена естественная вытяжная вентиляция, которая обеспечивает не менее чем однократный обмен воздуха в час. В тех случаях, когда естественная вентиляция не может обеспечить требуемую кратность обмена воздуха, должна применяться принудительная вытяжная вентиляция.

4.4.41. Вентиляционная система помещений аккумуляторной батареи должна обслуживать только аккумуляторные батареи и кислотную. Выброс газов должен производиться через шахту, возвышающуюся над крышей здания не менее чем на 1,5 м. Шахта должна быть защищена от попадания в нее атмосферных осадков. Включение вентиляции в дымоходы или в общую систему вентиляции здания запрещается.

4.4.42. При устройстве принудительной вытяжной вентиляции вентилятор должен иметь взрывобезопасное исполнение.

4.4.43. Отсос газов должен производиться как из верхней, так и из нижней части помещения со стороны, противоположной притоку свежего воздуха.

Если потолок имеет выступающие конструкции или наклон, то должна быть предусмотрена вытяжка воздуха соответственно из каждого отсека или из верхней части пространства под потолком.

Расстояние от верхней кромки верхних вентиляционных отверстий до потолка должно быть не более 100 мм, а от нижней кромки нижних вентиляционных отверстий до пола - не более 300 мм.

Поток воздуха из вентиляционных каналов не должен быть направлен непосредственно на поверхность электролита аккумуляторов.

Металлические вентиляционные короба не должны располагаться над открытыми аккумуляторами.

Применение инвентарных вентиляционных коробов в помещениях аккумуляторных батарей не допускается.

Скорость воздуха в помещениях аккумуляторных батарей и кислотных при работе вентиляционных устройств должна соответствовать требованиям СНиП 2.04.05-91* (изд. 1994 г.).

4.4.44. Температура в помещениях аккумуляторных батарей в холодное время на уровне расположения аккумуляторов должна быть не ниже +10 °С.

На подстанциях без постоянного дежурства персонала, если аккумуляторная батарея выбрана из расчета работы только на включение и отключение выключателей, допускается принимать указанную температуру не ниже 0 °С.

4.4.45. Отопление помещения аккумуляторной батареи рекомендуется осуществлять при помощи калориферного устройства, располагаемого вне этого помещения и подающего теплый воздух через вентиляционный канал. При применении электроподогрева должны быть приняты меры против заноса искр через канал.

При устройстве парового или водяного отопления оно должно выполняться в пределах помещения аккумуляторной батареи гладкими трубами, соединенными сваркой. Фланцевые соединения и установка вентилей запрещаются.

4.4.46. На электростанциях, а также на подстанциях, оборудованных водопроводом, вблизи помещения аккумуляторной батареи должны быть установлены водопроводный кран и раковина. Над раковиной должна быть надпись: "Кислоту и электролит не сливать".